
Purpose
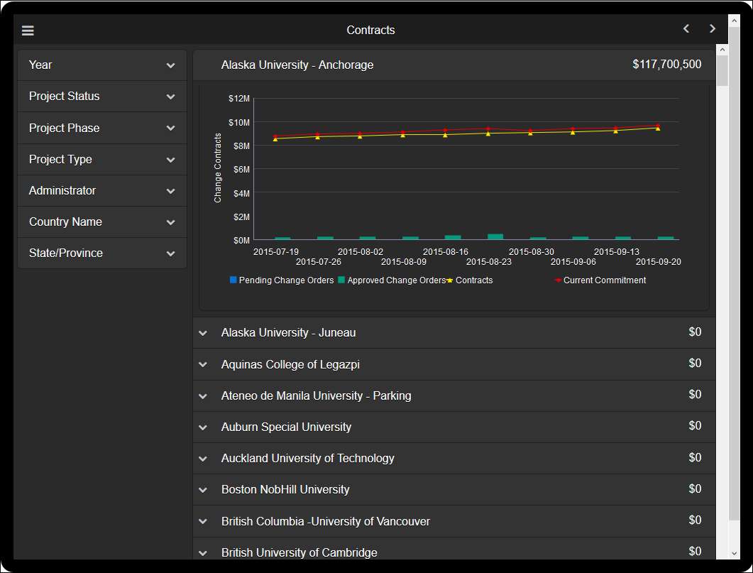
The line-bar chart shows weekly contract cost sheet values. The bars show Pending and Approved amounts. The lines represent Contracts and Current Commitments.
Subject Area
Cost Sheet History

The line-bar chart shows weekly contract cost sheet values. The bars show Pending and Approved amounts. The lines represent Contracts and Current Commitments.
Cost Sheet History
Legal Notices | Your Privacy Rights
Copyright © 2013, 2021
Last Published Tuesday, March 30, 2021