Contracts Section

Purpose
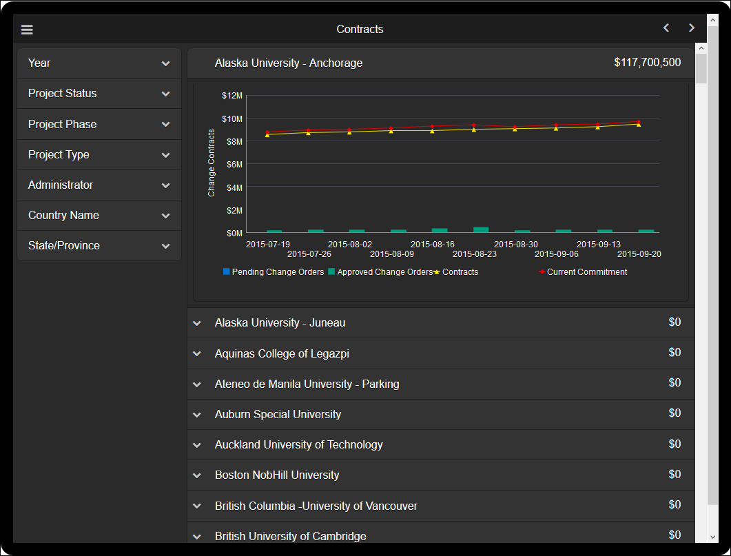
The line-bar chart shows weekly contract cost sheet values. The bars show Pending and Approved amounts. The lines represent Contracts and Current Commitments.
Subject Area
Cost Sheet History
Last Published Tuesday, December 20, 2022