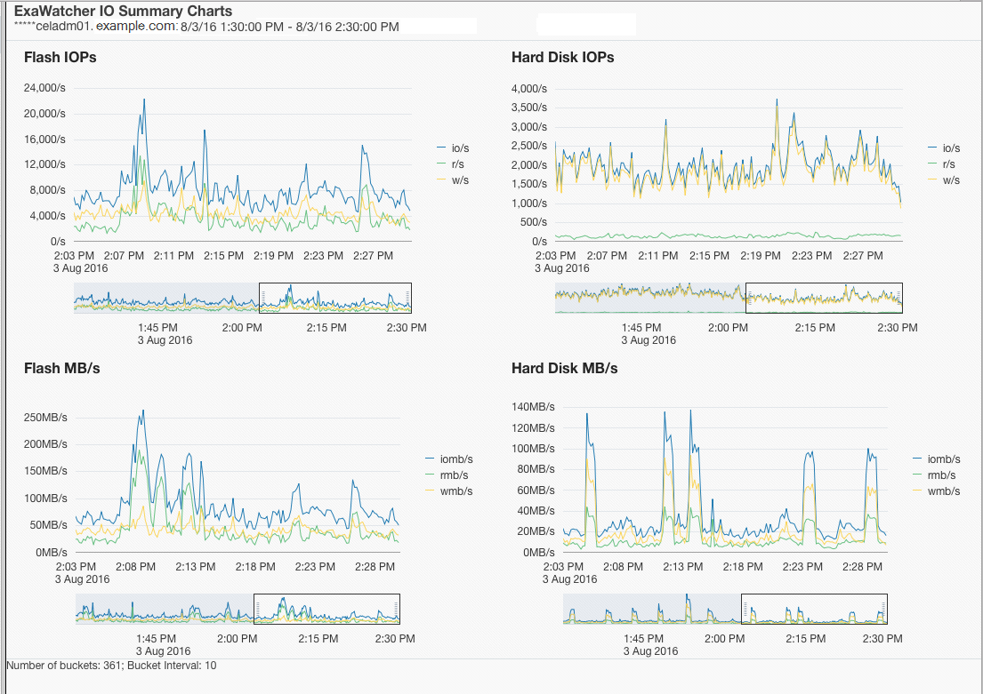
1.14.3.1 IO統計サマリー
IOStatサマリーには、サーバー全体のIOパフォーマンスのサマリーが示されます。このページには次の4つのチャートが表示されます。
表1-4 IOStatサマリーの統計
| 統計 | 説明 |
|---|---|
|
フラッシュIOP ハード・ディスクIOP |
サーバーの1秒当たりの読取りの合計数、1秒当たりの書込みの合計数および1秒当たりのIOの合計数(1秒当たりの読取り数 + 1秒当たりの書込み数)。 ここでは、 |
|
フラッシュMB/s ハード・ディスクMB/s |
1秒当たりの読取りの合計量(MB)、1秒当たりの書込みの合計量(MB)および1秒当たりのIOの合計量(MB)。 ここでは、 |
統計は、適用可能な場合にフラッシュおよびハード・ディスクに対して表示されます。Exadata Extreme Flashには、ハード・ディスクはありません。データベース・サーバーには、フラッシュ・デバイスはありません。
I/Oのパフォーマンスの問題が疑われる場合は、ストレージ・サーバーのIOPとMB/sの統計をデータ・シートと比較して、ストレージが最大容量に達したかどうかを特定できます。データベースの確認された読取り回数が多い場合は、それをiostatからのサービス時間および平均待機時間と比較して、ストレージ・サーバーが原因で読取り回数が多い可能性があるかどうかを特定することもできます。通常、このデータベースでの回数には、フラッシュ・キャッシュおよびハード・ディスクで対応されたIOが含まれます。また、これらのチャートでは、時間枠内のピークをビジュアル化できます。
次の部分的なスクリーンショットに、フラッシュおよびハード・ディスクのIOPとMB/sのチャートを示します。
各チャートの下に、チャート内の特定の時間のドリルダウンに使用できる範囲セレクタがあります。いずれかのチャートの範囲セレクタを移動すると、ページ上のすべてのチャートに影響します。
ノート:
範囲セレクタは、スクリーン・リーダーにアクセスできません。また、チャートに表示されるすべての値がスクリーン・リーダーにアクセスできるわけではありません。それぞれのチャートのデータ・ポイントの最初の値のみが該当します。範囲セレクタを使用すると、表示されるチャートが変更されて、範囲セレクタで指定した時間枠のデータのみが表示されます。
親トピック: IOチャート

