Grafanaアラート
Grafanaアラートはデフォルトで有効になっており、EM App for Grafana v4.0.0以降では、システムで問題が発生した直後にその問題を確認できます。
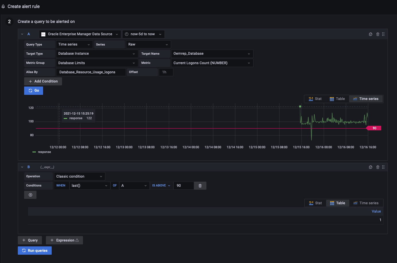
これはGrafanaアラート・ルールの例で、現在のログオン数メトリックの最後の値が特定のデータベースのしきい値を超えたときにトリガーされます。

前述のアラート・ルールによってトリガーされるアラート通知の例です:

詳細は、Grafanaアラート・ドキュメント(https://grafana.com/docs/grafana/latest/alerting/)を参照してください。