サンプル・ダッシュボード
次のダッシュボードは、Grafanaを使用することで柔軟に情報を表示できる例を示しています。
Exadata容量計画ダッシュボード

EM App for Grafana v4.0.0以降、新しいExadata容量計画ダッシュボードでは、Exadataデータベース・マシン(オンプレミスExadata)のキー・パフォーマンス・インジケータの履歴リソース消費が示されます。CPU、メモリー、ストレージ、I/O (入力/出力)、およびネットワーク使用率のグラフが含まれています。
Exadata Cloud容量計画ダッシュボード

EM App for Grafana v4.0.0以降、新しいExadata Cloud容量計画ダッシュボードでは、Exadata Cloud - Generation 1のキー・パフォーマンス・インジケータの履歴リソース消費が示されます。(Cloud@CustomerおよびCloud Service)。CPU、メモリー、ストレージ、I/O (入力/出力)使用率のグラフが含まれています。
Oracleホスト状態レポート・ダッシュボードでは、ホストのステータスおよび状態の包括的なビューを示します:

ノート:
このダッシュボードのOSログオン数パネルは、ホストに現在ログオンしているユーザー数を取得するための、リポジトリ・データベースに対するカスタムSQL問合せを使用して作成されています。メトリックは、Enterprise Manager (「ユーザー」→「ログイン数」)から有効にする必要があります。
「Oracle Single Instance Database Overview Report」ダッシュボードでは、単一インスタンス・データベースのステータスと状態を包括的に確認できます:

ノート:
このダッシュボードの「Redo Switches」パネルでは、このダッシュボードからモニタリングする各データベース・ターゲットにメトリック拡張を作成してデプロイする必要がありますSQLメトリック拡張の作成の詳細は、Enterprise Manager管理者ガイドのメトリック拡張の使用を参照してください。
メトリック拡張を作成する場合、次のSQLを使用します:
select *
From (SELECT to_char(first_time,'YYYY/MM/DD HH24') day_hour, count(*) "#"
from v$log_history
GROUP by to_char(first_time,'YYYY/MM/DD HH24')
order by 1 DESC)
where rownum=1;
ノート:
「Oracle Single Instance Database Overview Report」の「Archive Area Used %」パネルは、Enterprise Managerからメトリックを有効にする必要があります。付加価値を高めるために、データベース上でアーカイブを構成する必要があります。
様々な系列タイプによるダッシュボード:

単一のターゲット・タイプと複数ターゲットによるダッシュボード(単一のEnterprise Managerサイトからのデータ、複数ターゲット) :

単一のターゲット・タイプと単一のターゲット選択によるダッシュボード(単一のEnterprise Managerサイトからのデータ、単一ターゲット) :

異なるEnterprise Managerサイトからデータを採取した個別のパネルによるダッシュボード(複数のEnterprise Managerサイトからの複数ターゲットのデータ) :

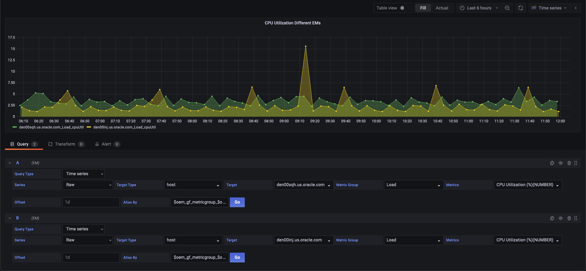
異なるEnterprise Managerサイトからデータを採取した単一のパネルによるダッシュボード(複数のEnterprise Managerサイトからのデータ、単一のパネル) :

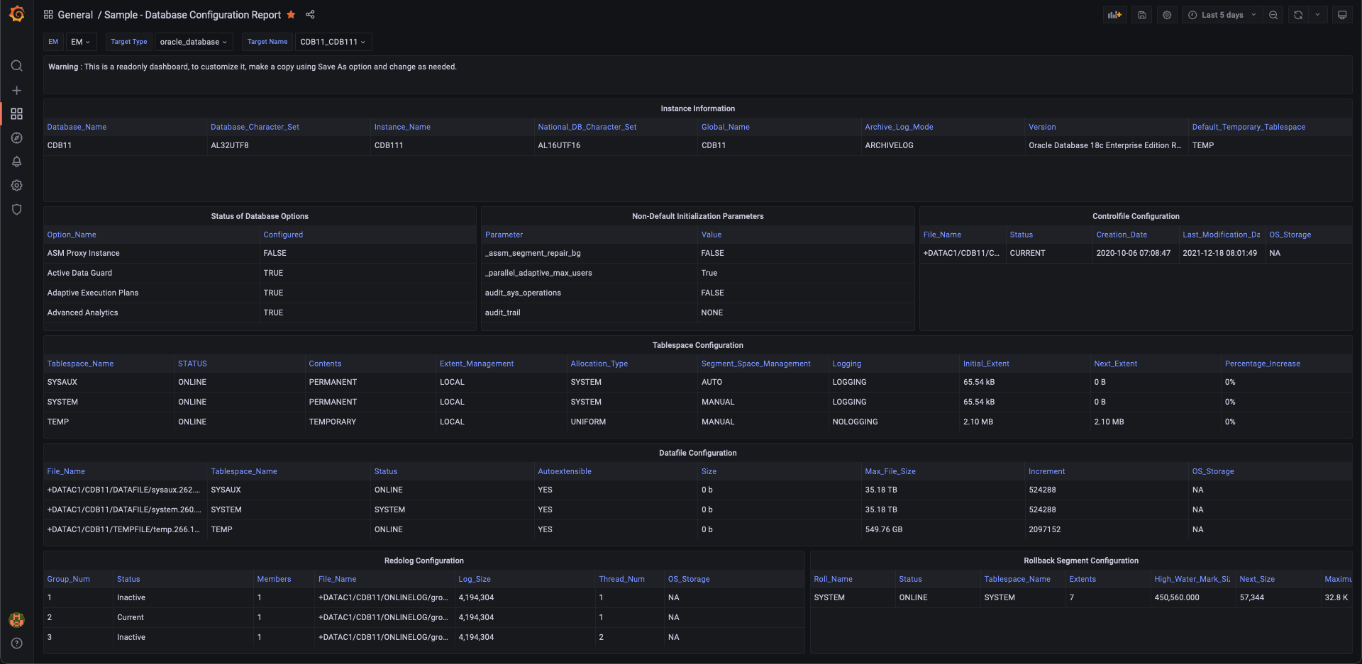
データベース構成のダッシュボード

データベース・パフォーマンスのダッシュボード

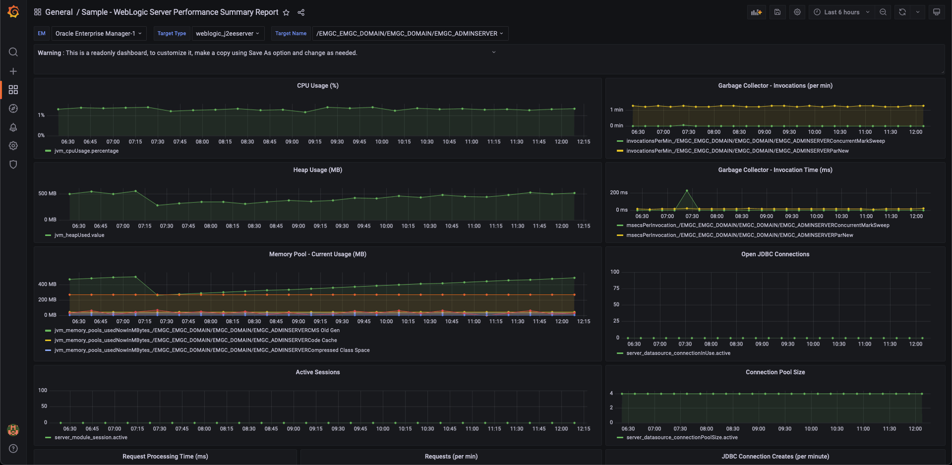
WebLogic Serverパフォーマンス・サマリー・ダッシュボード

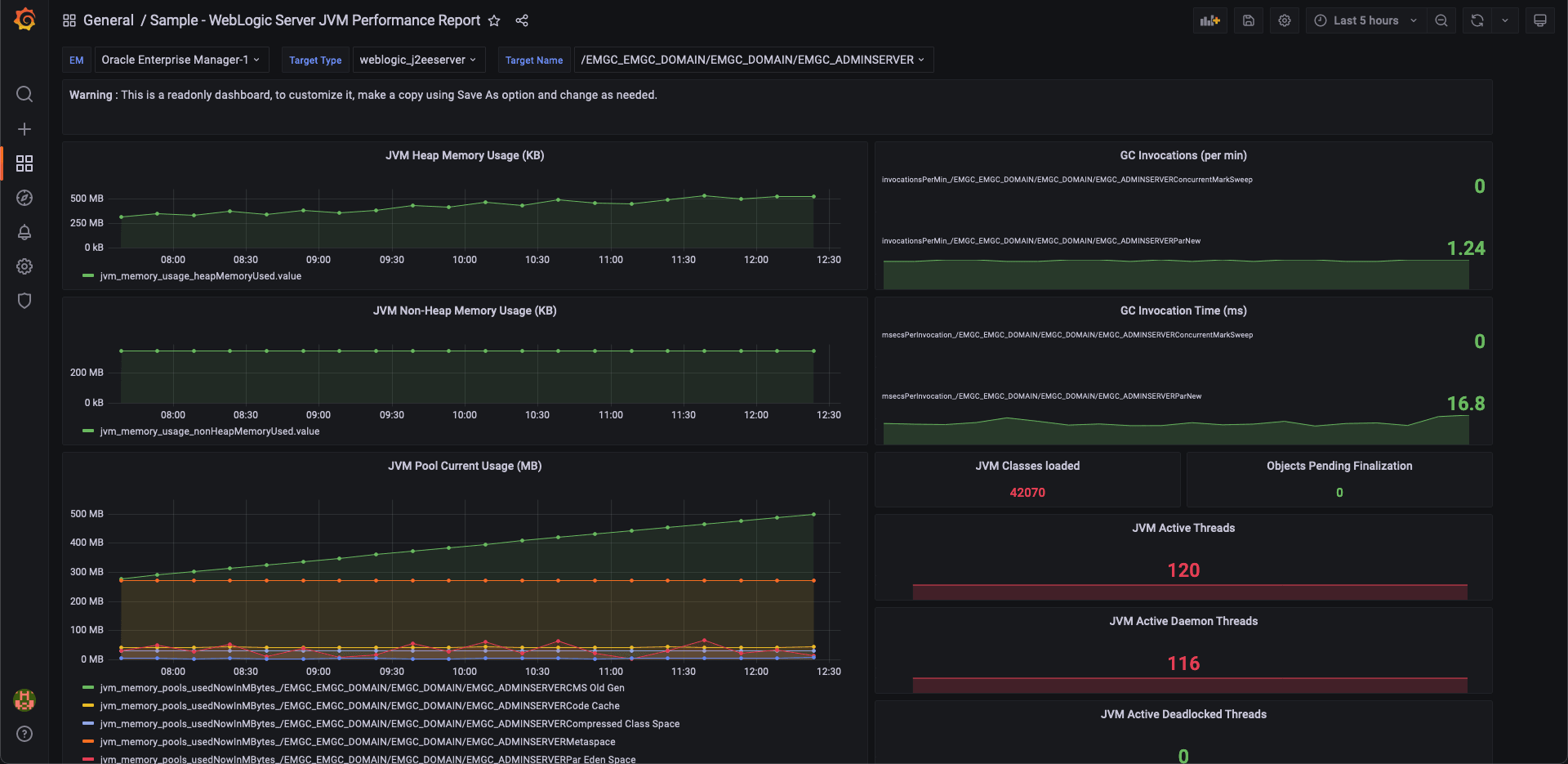
WebLogic Server JVMパフォーマンス・ダッシュボード
