IPM Insights unterstützt Finanz- und betriebliche Anwender mit Data Science, die für multidimensionale Planungs- und Prognoseanwendungsfälle optimiert ist.
IPM Insights analysiert Daten aus der Vergangenheit und Vorhersagedaten, und unterstützt Sie bei der Suche nach Mustern und Insights in den Daten, die Sie möglicherweise selbst nicht gefunden hätten. Dabei kann es sich um Trends, Anomalien, Prognosebias oder Abweichungen handeln. Mit IPM Insights wird die Phase zur Insights-Ermittlung im Planungsprozess mit Data Science und Finanzmustererkennung automatisiert, um so die Effektivität der Prognosen zu verbessern. Mit IPM Insights können Sie Daten kontenübergreifend analysieren und untersuchen. IPM Insights automatisiert die Verarbeitung großer Mengen an multidimensionalen Daten. Wenn also neue Istdaten im System eingehen, können Sie dadurch schnell Muster in Ihren Daten oder verborgene Korrelationen erkennen und somit das Reporting optimieren, Ihre Vorhersagen verbessern und die Entscheidungsfindung stärken. Sie verbringen weniger Zeit mit der Analyse und sparen so Zeit im gesamten Planungsprozess.
IPM Insights bietet folgende Vorteile:
IPM Insights bietet diese Arten von Insights. Dabei werden historische Daten und Vorhersagedaten verwendet:
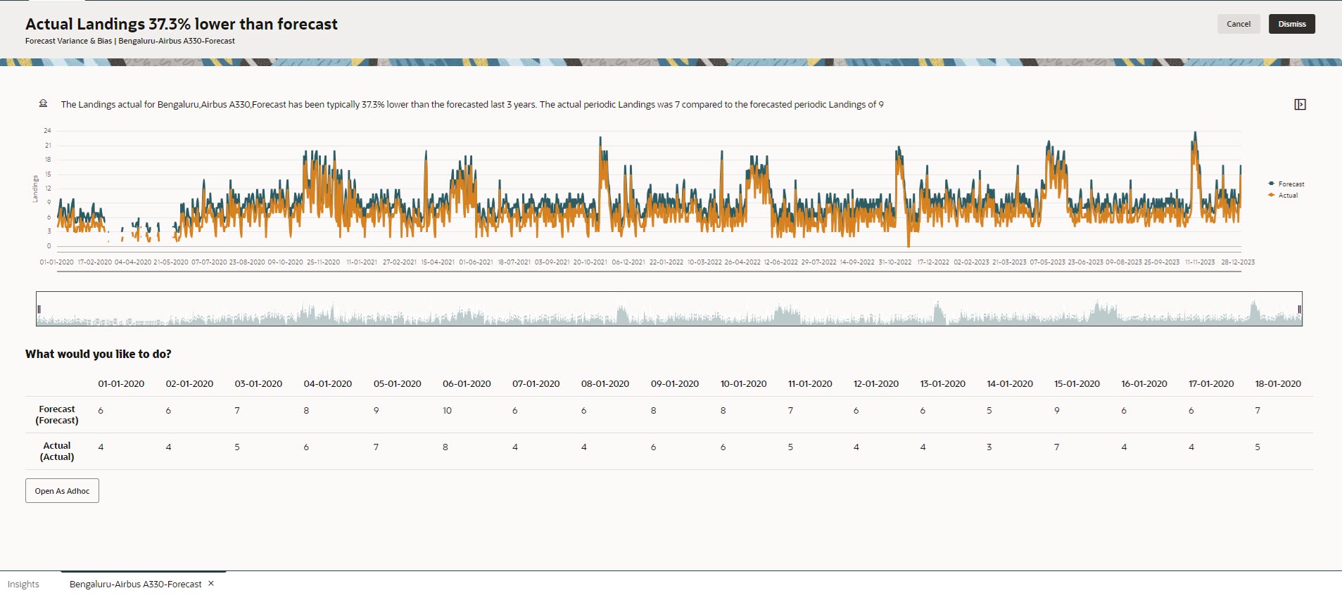
Mit der Prognoseabweichung wird die Genauigkeitsstufe der von Planern übermittelten Prognosen angegeben. Der Prognosebias gibt die Tendenz für die Richtung des Prognosefehlers an. Beispiel: Eine Tendenz, eine Prognose zu erstellen, die weit über den Istwerten liegt, wird als Bias mit Überprognose bezeichnet, während eine Tendenz zu Prognosewerten unterhalb der Istwerte als Bias mit Unterprognose bezeichnet wird.
IPM Insights löst eine Insight aus, wenn entweder die Abweichung oder das Risiko den festgelegten Schwellenwert überschreitet.
Durch den Vergleich einer Prognose eines Planers mit einer computergenerierten Vorhersage messen Vorhersage-Insights die Abweichung sowie das Vorhandensein eines verdeckten Bias (die Tendenz eines Planers zu Über- oder Unterprognose).
IPM Insights löst eine Insight aus, wenn entweder die Abweichung oder der Bias den festgelegten Schwellenwert überschreitet.
Anomalien können sich aus wichtigen Geschäftsaktionen ergeben oder wertvolle Informationen zu einem verborgenen Trend enthalten.
Anomalien in historischen Daten können auch das Ergebnis von Ereignissen sein, die in der Vergangenheit zu Spitzen oder Rückgängen in den Daten geführt haben. Sie können diese Spitzen oder Rückgänge während einer Insight-Generierung berücksichtigen, sodass sich historische Spitzen oder Rückgänge auch in zukünftigen Vorhersagen widerspiegeln.
IPM Insights löst eine Insight aus, wenn ein Ausreißerwert den festgelegten Schwellenwert überschreitet.
Für die ersten Schritte mit IPM Insights konfigurieren Administratoren Insights und führen diese aus. Die Ausführung kann auch regelmäßig eingeplant werden.
Planer können die Insights dann in einem Dashboard prüfen und analysieren und entsprechende Maßnahmen ergreifen, um die Prognose zu verbessern.
Figure 10-1 Insight für Prognoseabweichung und -bias

Figure 10-2 Anomalie-Insight

Videos
| Ihr Ziel | Video |
|---|---|
|
Dieser Überblick bietet eine Einführung in Insights. Insights unterstützen Finanz- und betriebliche Anwender mit Data Science, die für multidimensionale Planungs- und Prognoseanwendungsfälle optimiert ist. IPM Insights analysiert Daten aus der Vergangenheit und Vorhersagedaten, und unterstützt Sie bei der Suche nach Mustern und Insights in den Daten, die Sie möglicherweise selbst nicht gefunden hätten. Sie können diese Insights auswerten und entsprechende Maßnahmen ergreifen. |
|