IPM Insights offre aux utilisateurs des domaines financiers et opérationnels une science des données optimisée pour les scénarios de planification et de prévision multidimensionnels.
IPM Insights analyse les données passées et les données prévues pour vous aider à identifier les modèles et les informations clés à côté desquels vous auriez pu passer. Les informations clés peuvent être des tendances, des anomalies, des biais de prévision ou des variations. Avec IPM Insights, la phase de détection des informations clés du processus de planification est automatisée grâce à la science des données et à la reconnaissance des modèles financiers, ce qui améliore l'efficacité des prévisions. Grâce à IPM Insights, vous pouvez analyser et explorer les données de n'importe quel compte. IPM Insights automatise le traitement de grandes quantités de données multidimensionnelles. Ainsi, lorsque de nouvelles données réelles apparaissent sur le système, vous pouvez détecter rapidement les modèles de données ou les corrélations cachées, ce qui rationalise le reporting, améliore les prévisions et renforce vos prises de décisions. Les analyses vous prennent moins de temps, ce qui vous en fait gagner sur le processus global de planification.
IPM Insights offre les avantages suivants :
IPM Insights fournit les types d'information clé suivants, à l'aide des données historiques et prévues :
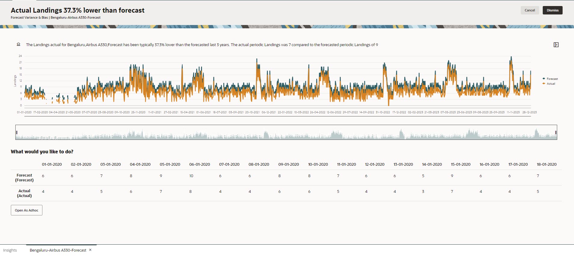
La variation de prévision indique le niveau de précision des prévisions soumises par des planificateurs. Le biais de prévision indique la tendance de direction des erreurs de prévision. Par exemple, la tendance de prévision au-dessus des données réelles est appelée biais de surprévision. En revanche, la tendance de prévision en dessous des données réelles est appelée biais de sous-prévision.
IPM Insights déclenche une information clé lorsque la variation ou le risque dépasse le seuil spécifié.
En comparant les prévisions d'un planificateur à celles générées par ordinateur, les informations clés de prévision mesurent la variation, ainsi que la présence de biais cachés (tendance du planificateur à la surprévision ou à la sous-prévision).
IPM Insights déclenche une information clé lorsque la variation ou le biais dépasse le seuil spécifié.
Les anomalies peuvent être issues d'actions métier clés ou contenir de précieuses informations sur une tendance cachée.
Les anomalies dans les données historiques peuvent également provenir d'événements ayant mené historiquement à des pics ou à des chutes dans les données. Vous pouvez choisir de prendre en compte ces pics ou ces chutes dans la génération des informations clés, afin qu'ils soient également reflétés dans les prévisions futures.
IPM Insights déclenche une information clé lorsqu'une mesure aberrante dépasse le seuil spécifié.
Pour démarrer avec IPM Insights, les administrateurs configurent les informations clés puis les exécutent, et ils peuvent planifier leur exécution régulière.
Les planificateurs peuvent ensuite vérifier et analyser les informations clés dans un tableau de bord, et effectuer les actions appropriées pour améliorer les prévisions.
Figure 10-1 Informations clés de biais et de variation de prévision

Figure 10-2 Informations clés d'anomalie

Vidéos
| Votre objectif | Regarder cette vidéo |
|---|---|
|
Cette présentation vous permet de faire connaissance avec Insights. Insights offre aux utilisateurs des domaines financiers et opérationnels une science des données optimisée pour les scénarios de planification et de prévision multidimensionnels. Insights analyse les données passées et les données prévues pour vous aider à y identifier les modèles et les informations clés à côté desquels vous auriez pu passer. Vous pouvez évaluer ces informations clés et effectuer des actions associées. |
|