IPM Insights fornisce agli utenti del settore finanziario e operativo una data science ottimizzata per i casi d'uso di pianificazione e previsione multidimensionali.
IPM Insights analizza i dati del passato e quelli previsti, contribuendo a individuare nei dati pattern e approfondimenti che sarebbe stato difficile trovare autonomamente. Gli approfondimenti possono essere tendenze, anomalie, distorsioni di previsione o variazioni. Con IPM Insights, la fase di rilevamento degli approfondimenti del processo di pianificazione è automatizzato con la data science e il riconoscimento di pattern finanziari, ottimizzando l'efficacia di previsione. Utilizzando IPM Insights, è possibile analizzare ed esplorare i dati di qualsiasi account. IPM Insights consente di automatizzare grandi quantità di dati multidimensionali, in modo che, durante l'immissione di valori effettivi nel sistema, sia possibile individuare rapidamente pattern dei dati o correlazioni nascoste, semplificando le attività di reporting, migliorando le previsioni e rafforzando il processo decisionale. Viene dedicato meno tempo all'analisi, con un risparmio di tempo a livello di processo di pianificazione complessivo.
IPM Insights offre i seguenti vantaggi:
IPM Insights offre i tipi di approfondimento descritti di seguito, avvalendosi di dati cronologici e previsti.
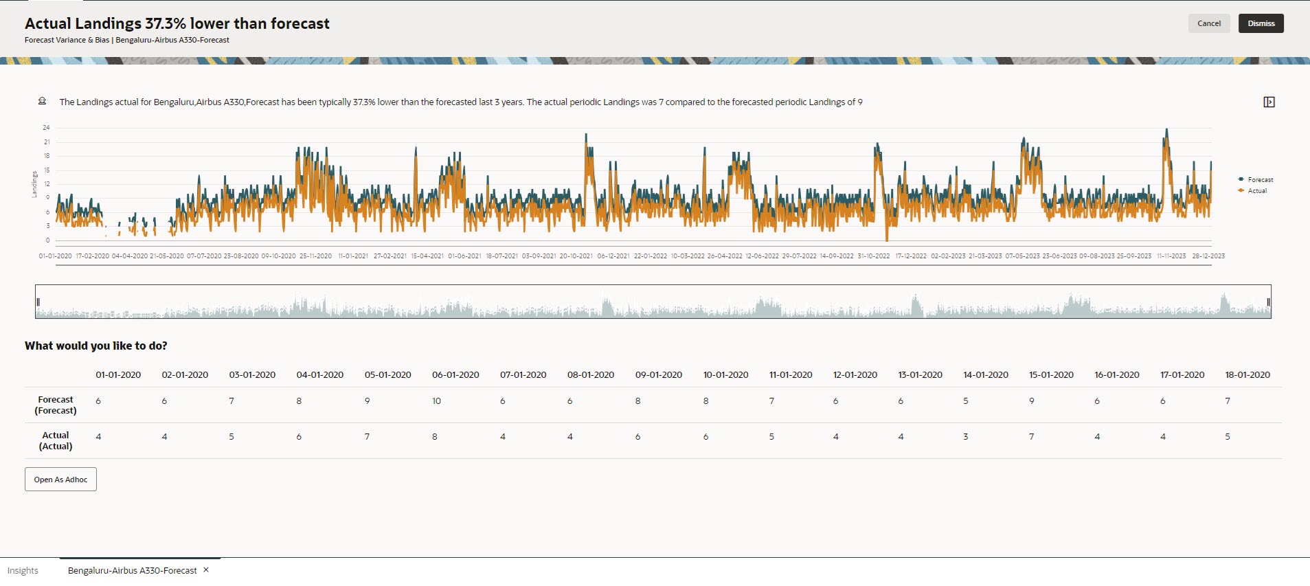
La varianza di previsione indica la precisione di livello delle previsioni sottomesse dai responsabili della pianificazione. La distorsione di previsione indica la tendenza della direzione dell'errore di previsione. Ad esempio, una tendenza di previsione in eccesso rispetto ai valori effettivi viene detta distorsione di sovraprevisione; una tendenza a prevedere in difetto rispetto ai valori effettivi viene detta distorsione di sottoprevisione.
IPM Insights genera un approfondimento quando il valore di varianza o di rischio supera la soglia specificata.
Confrontando la previsione di un responsabile della pianificazione con una previsione generata dal computer, gli approfondimenti di previsione misurano la varianza nonché la presenza di distorsioni nascoste (la tendenza di un responsabile della pianificazione alla sovraprevisione o alla sottoprevisione).
IPM Insights genera un approfondimento quando il valore di varianza o di distorsione supera la soglia specificata.
Le anomalie possono derivare da azioni business chiave oppure potrebbero contenere informazioni importanti in merito a una tendenza nascosta.
Anomalie nei dati cronologici possono anche derivare da eventi che storicamente hanno portato a picchi o cali nei dati. È possibile scegliere di prendere in considerazione questi picchi o cali durante la generazione degli approfondimenti, in modo che i picchi o i cali cronologici si riflettano anche nelle previsioni future.
IPM Insights genera un approfondimento quando la misura di un valore anomalo supera la soglia specificata.
Per iniziare a utilizzare IPM Insights, gli amministratori configurano gli approfondimenti e quindi li eseguono e possono programmarli per eseguirli a intervalli regolari.
I responsabili della pianificazione possono quindi rivedere e analizzare gli approfondimenti in un dashboard e adottare le azioni adeguate per migliorare la previsione.
Figure 13-1 Approfondimento varianze e distorsioni previsione

Figure 13-2 Approfondimento anomalia

Video
| Obiettivo | Video |
|---|---|
|
Questa panoramica serve da presentazione di Insights. Insights offre agli utenti del settore finanziario e operativo data science ottimizzata per i casi d'uso di pianificazione e previsione multidimensionali. Insights analizza i dati del passato e quelli previsti, contribuendo a individuare nei dati pattern e approfondimenti che sarebbe stato difficile trovare autonomamente. È possibile valutare tali approfondimenti e intervenire su di essi. |
|