IPMインサイトは、マルチディメンショナル・プランニングおよび予測のユースケースに最適化されたデータ・サイエンスにより、財務および運用ユーザーを支援します。
IPMインサイトは、過去のデータとプレディクト・データを分析し、自力では発見できなかった可能性のあるデータのパターンおよびインサイトを見つけるために役立ちます。インサイトは、トレンド、異常、予測偏向または差異である可能性があります。IPMインサイトを使用すると、プランニング・プロセスのインサイト検出フェーズがデータ・サイエンスおよび財務パターン認識によって自動化され、予測の有効性が向上します。IPMインサイトを使用すると、任意の勘定科目のデータを分析および探索できます。IPMインサイトは、大量のマルチディメンショナル・データの処理を自動化するため、新しい実績がシステムに取り込まれると、データのパターンまたは隠れた相関をすばやく検出し、レポートを合理化し、予測を向上させ、意思決定を強化します。分析に費やす時間が減ることで全体的なプランニング・プロセスの時間を節約できます。
IPMインサイトは次の利点を提供します:
IPMインサイトは、履歴データとプレディクト・データを使用して、次のタイプのインサイトを提供します:
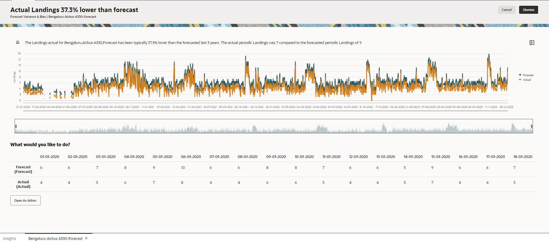
予測差異は、プランナが送信した予測のレベルの精度を示します。予測偏向は、予測誤差の方向の傾向を示します。たとえば、実績を上回って予測する傾向は過大予測偏向と呼ばれ、実績を下回って予測する傾向は過少予測偏向と呼ばれます。
IPMインサイトは、差異またはリスクのいずれかが指定されたしきい値を超えると、インサイトをトリガーします。
プランナの予測とマシン生成プレディクションを比較することにより、プレディクション・インサイトは差異と隠れた偏向の存在(プランナの過大予測または過少予測の傾向)を測定します。
IPMインサイトは、差異または偏向のいずれかが指定されたしきい値を超えると、インサイトをトリガーします。
異常は、主要なビジネス・アクションに起因する場合もあれば、隠れたトレンドに関する貴重な情報が含まれる場合もあります。
また、履歴データの異常は、過去にデータの急増や減少につながったイベントに起因する場合があります。過去の急増や減少も将来のプレディクションに反映されるように、インサイト生成中にこれらの急増や減少を考慮することを選択できます。
IPMインサイトは、外れ値測度が指定されたしきい値を超えると、インサイトをトリガーします。
IPMインサイトの使用を開始するには、管理者はインサイトを構成して実行し、定期的に実行するようにスケジュールできます。
プランナは、ダッシュボードでインサイトを確認および分析し、予測を改善するために適切なアクションを実行できます。
Figure 13-1 予測差異および偏向インサイト

Figure 13-2 異常インサイト

ビデオ
| 目的 | 視聴 |
|---|---|
|
この概要では、インサイトを紹介します。インサイトは、マルチディメンショナル・プランニングおよび予測のユースケースに最適化されたデータ・サイエンスにより、財務および運用ユーザーを支援します。インサイトは、過去のデータとプレディクト・データを分析し、自力では発見できなかった可能性のあるデータのパターンおよびインサイトを見つけるために役立ちます。それらのインサイトを評価し、それに対してアクションを実行できます。 |
|