IPM Insights는 다차원 계획 및 예측 사용 사례에 최적화된 데이터 과학으로 재무 및 운영 사용자를 지원합니다.
IPM Insights는 과거 데이터 및 예측 데이터를 분석하여 사용자가 혼자서는 찾지 못했을 수 있는 데이터 패턴과 인사이트를 찾을 수 있도록 지원합니다. 인사이트는 추세, 변칙, 예측 편향 또는 변형일 수 있습니다. IPM Insights를 사용하면 계획 프로세스의 인사이트 검색 단계가 데이터 과학 및 재무 패턴 인식으로 자동화되어 예측 효율성을 높일 수 있습니다. IPM Insights를 사용하여 모든 계정의 데이터를 분석하고 탐색할 수 있습니다. IPM Insights는 대량의 다차원 데이터 처리를 자동화하므로 새 실제값이 시스템에 들어올 때 데이터 패턴이나 숨겨진 상관관계를 빠르게 감지하여 보고를 간소화하고, 예측을 향상하고, 의사 결정을 강화할 수 있습니다. 분석 시간을 줄여 전반적인 계획 프로세스 시간을 절약할 수 있습니다.
IPM Insights는 다음과 같은 이점을 제공합니다.
IPM Insights는 과거 및 예측 데이터를 사용하여 다음 유형의 인사이트를 제공합니다.
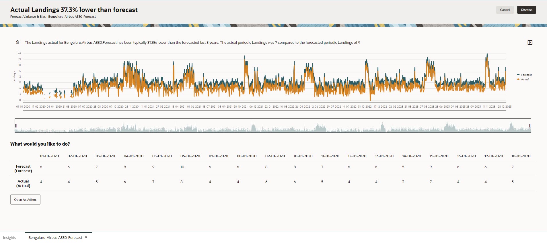
예측 차이는 플래너가 제출한 예측의 레벨 정확도를 나타냅니다. 예측 편향은 예측 오류 방향의 경향을 나타냅니다. 예를 들어 예측이 실제값을 초과하는 경향을 과다 예측 편향이라고 하고, 예측이 실제값 미만인 경향을 미달 예측 편향이라고 합니다.
IPM Insights는 차이 또는 위험이 지정된 임계값을 초과할 때 인사이트를 트리거합니다.
예측 인사이트는 플래너 예측과 시스템 생성 예측을 비교하여 숨겨진 편향(플래너의 과다 예측 또는 미달 예측 경향)이 있는지 여부와 차이를 측정합니다.
IPM Insights는 차이 또는 편향이 지정된 임계값을 초과할 때 인사이트를 트리거합니다.
변칙은 주요 비즈니스 작업의 결과로 발생하거나 숨겨진 추세에 대한 중요한 정보를 포함할 수 있습니다.
과거 데이터에 있는 변칙으로 인해 과거에 데이터 급증 또는 감소를 초래한 이벤트가 생성될 수도 있습니다. 인사이트 생성 중에 이러한 급증이나 감소를 고려하도록 선택할 수 있으므로 과거 급증 또는 감소도 미래 예측에 반영됩니다.
IPM Insights는 이상치 측정항목이 지정된 임계값을 초과할 때 인사이트를 트리거합니다.
IPM Insights를 시작하기 위해 관리자는 인사이트를 구성한 후 실행하며, 주기적으로 실행되도록 스케줄링할 수 있습니다.
플래너는 대시보드에서 인사이트를 검토 및 분석하고 적절한 작업을 수행하여 예측을 향상할 수 있습니다.
Figure 13-1 예측 차이 및 편향 인사이트

Figure 13-2 변칙 인사이트

비디오
| 목표 | 비디오 보기 |
|---|---|
|
이 개요에서는 Insights를 소개합니다. Insights는 다차원 계획 및 예측 사용 사례에 최적화된 데이터 과학으로 재무 및 운영 사용자를 지원합니다. Insights는 과거 데이터와 예측 데이터를 분석하여 사용자가 혼자서는 찾지 못했을 수 있는 데이터 패턴과 인사이트를 찾을 수 있도록 지원합니다. 이러한 인사이트를 평가하고 작업을 수행할 수 있습니다. |
|