Viewing the MySQL Database Target Homepage
The MySQL Database target page enables you to gather monitoring and metrics information specific to MySQL targets.
To open the Oracle Enterprise Manager for MySQL Database target page, do the following:
- Select All Targets from the Targets menu.
The All Targets page is displayed.
- Expand the Databases section of the Target Type section and select MySQL Database.
The list of available MySQL Database targets is filtered to display only the available MySQL hosts.
- Select the target.
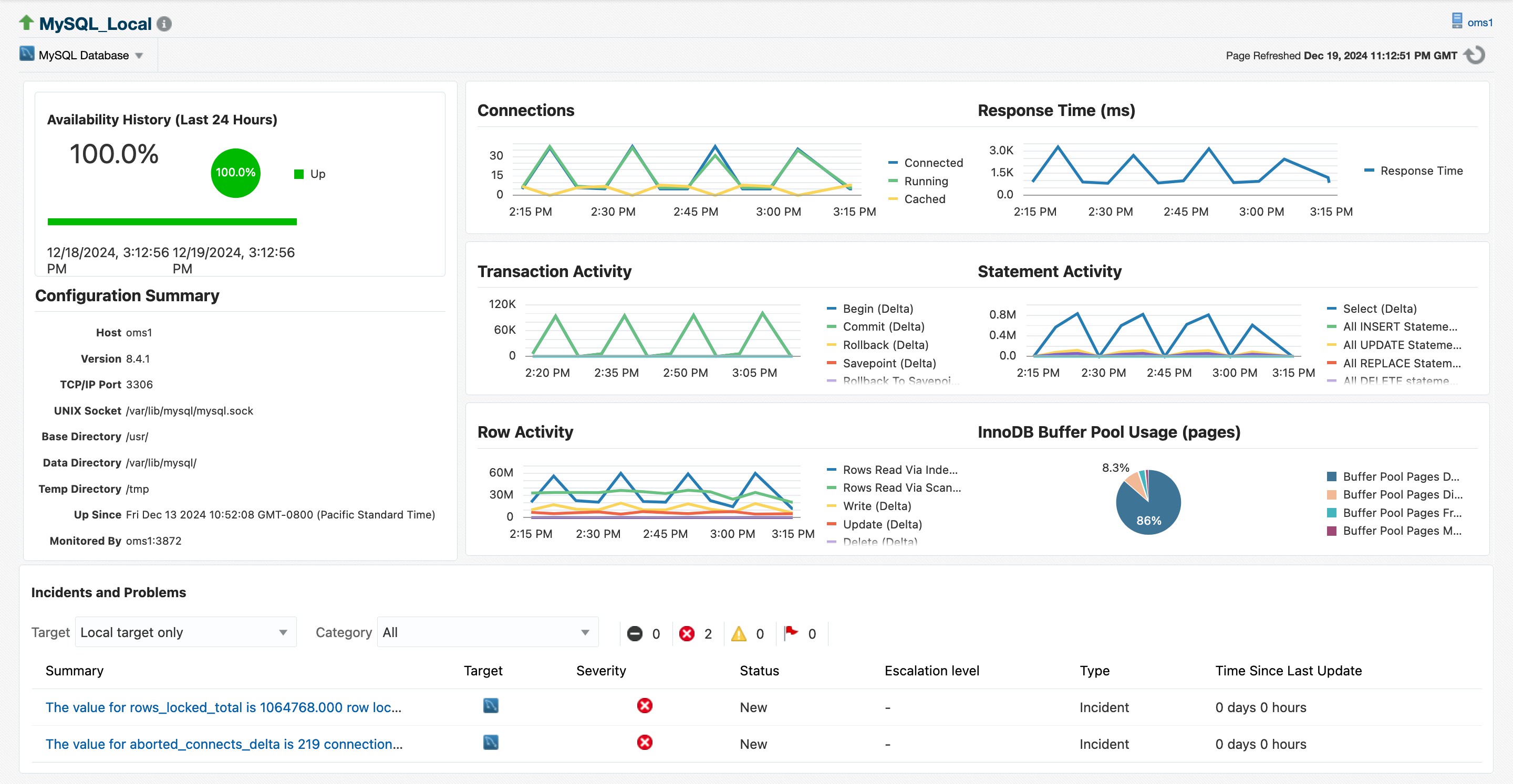
The MySQL Database target page is displayed.
