7.6 Managing Experiments
To view the experiments, follow these steps:
- Click
Open Ask Oracle to display the Ask Oracle window. - Click Experiments menu to display the Experiments window. The following
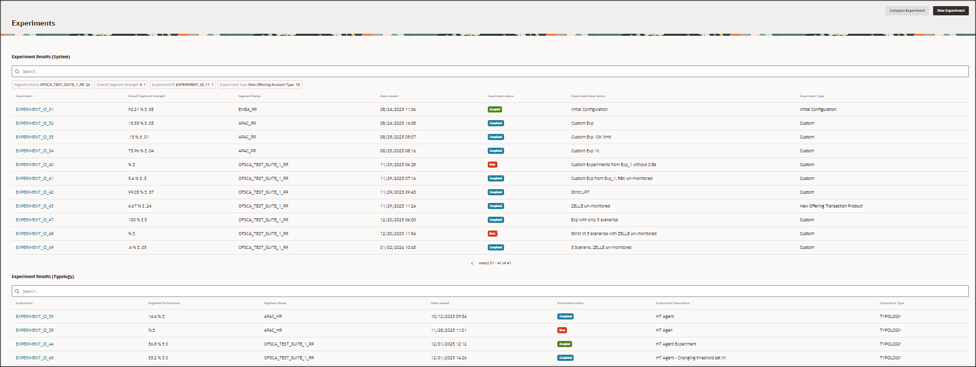
window is displayed.The following table describes fields and buttons in the experiments window.
Table 7-1 Experiment
Fields Description New Experiment Click New Experiment to generate a new experiment for the segment. To create a new experiment, see the User Defined Experiment section. Compare Experiment Click Compare Experiment to compare the two selected experiment in the same segment. For more information, see the Comparing an Experiment section. Search The field to search for Experiment. Enter a specific segment name for which you want to search, and press Enter on the keyboard to display the results. The search is available for all the fields. Experiment Experiment name of the created segment. Overall Segment Strength Displays the segment strength. Segment Name Displays the segment strength. Segment Name Name of the segment. Date Created The date on which the Experiment is created. Experiment Status Displays the status of the Experiment. The statuses are: - In progress: The experiment is in running state.
- Completed: The running experiment is completed.
- Accepted: Currently, the user has accepted experiment and the controls evaluated in this experiment are in production.
- Inactive: Initially, it was accepted by the user. To improve segment strength, the user conducted another new experiment for the segment, which has been accepted. So, the previous experiment status of the segment will be changed to inactive.
- Error: It is due to a convergence problem. To resolve this issue, contact the support team.
Experiment Description The description of the Experiment. Experiment Type Displays the type of the Experiment. The types are: - Initial setup: The experiment is generated through the initial configuration of the system.
- Custom: New experiment is generated through the experiment workflow.
- Recommendation: The experiment is generated through recommendation method.
