耐火性最佳化
耐火應用機器為生產準備新的襯線,或修理襯線,以增加工廠物流允許的壁厚。
透過在短生產停靠期間修理耐火鍍膜的磨損區域,這些機器會將牆厚度增加到臨界門檻上,以允許使用既有襯線生產其他鋼批次,直到下次牆厚度達到嚴重門檻為止。此週期會持續到總成本增加為止,因為襯線達到壽命結束,所以必須關閉程序以進行關聯。
業務解決方案
- 增加耐火應用機器的正常運作時間,使鋼材製造商的生產量更高。
- 降低耐火材料使用和庫存成本。
- 提高耐火材料性能和使用的透明度,無需延遲。
- 根據零件可用性和受過訓練的人員,透過更佳的替換時間預測,提升耐火應用機器的服務效率。
- 藉由減少二氧化碳 (CO2) 的製造排放量來支援永續性。例如,1 噸的 MgO 可以產生 1 噸 CO2 排放量。
個性面板
此架構顯示耐火最佳化解決方案的工作流程與目標角色。

smart-mfg-personas.png 圖解描述
在此範例中,下列資源會使用資料:
- 從各種來源 (包括製造執行系統 (MES)、資料歷史者和企業應用系統) 收集的資料會流向 Oracle Autonomous Database。
- 從 Plant Sensors 和 Refractory Data 收集的資料會流入資料湖。
人員使用下列資料:
- 工廠經理:追蹤成本,包括耐火耗用和維護,根據預測發出額外的耐火材料訂單。
- 流程工程師:執行功能測試 (參數關聯)、分析生產與營運異常值,以及複查耐火分析。
- 資料科學家:設計機器學習 (ML) 模型以預測維護時段和耐火消耗。
技術解決方案
- 偵測機器上的異常並發出通知。
- 擷取折舊耗用量以提供目前行銷活動的預測。
- 在維護時段建立預測。
- 分析耗用量達 1 公斤的耐火材料,並預測計畫活動的未來原物料訂單。
架構
從客戶的互連耐火應用機器接收營運資料。您可以使用 OCI 資料流程以批次方式串流或收集此資料,然後儲存至 Oracle Autonomous Database 。系統會使用 OCI 資料流程清除此資料,然後傳送至製造湖庫進行分析。耐火耗用資料會饋送至使用 OCI 資料科學開發及部署的自訂機器學習演算法。一個演算法會預測折舊應用程式機器的維護,該機器會在 Oracle Fusion Cloud Maintenance 中產生工單。其他演算法會預測饋送至 Supply Chain Management 之目前或計畫行銷活動的未來耐火耗用量。您可以使用 IoT Production Monitoring 或 Grafana 之類的第三方工具,來提供目前讀數和操作資料歷史趨勢的可見性。

smart-mfg-architecture.png 圖解描述
此架構可提供下列功能和優點:
- 可靠的耐火消耗追蹤
- 監控所有相關的耐火應用機器感測器
- 提前數週預測耐火耗用量,且準確度合理
- 建議何時檢查或變更耐火應用機器元件
- 對再訂購耐火數量提出建議
此架構支援下列元件:
- 串流處理
Oracle Cloud Infrastructure Streaming 提供完全託管、可擴展且持久的儲存解決方案,可讓您擷取連續的大量資料串流,以即時使用及處理。您可以使用「串流處理」來擷取大量資料 (例如應用程式日誌、作業遙測、Web 點擊串流資料),或是其他在發布 / 訂閱訊息傳遞模型中以持續且順序方式產生及處理資料的使用案例。
- Oracle Data Integration,資料整合
Oracle Integration 是一項完全託管的服務,可讓您整合應用系統、將流程自動化、深入瞭解業務流程,以及建立視覺化應用系統。
使用 OCI 資料整合在系統之間進行最佳的資料流程。它支援宣告式、無程式碼或低程式碼 ETL 及資料管線開發。
- Oracle GoldenGate Cloud Service
Oracle GoldenGate Cloud Service 是一種即時雲端服務,可用來在雲端和雲端或雲端和非雲端資料庫之間移轉、整合或卸載資料。這些資料庫包括 Oracle Base Database Service 、Oracle Big Data Cloud Service 、Oracle MySQL Cloud Service ,以及 Oracle GoldenGate 支援的所有資料庫。有了 Oracle GoldenGate Cloud Service ,您不需自行設定基礎架構或平台需求,就能快速在雲端設定 Oracle GoldenGate 環境。
- Autonomous Database
Oracle Cloud Infrastructure Autonomous Database 是一個完全受管理且預先設定的資料庫環境,可用來處理交易和資料倉儲工作負載。您不需要設定或管理任何硬體,或是安裝任何軟體。Oracle Cloud Infrastructure 可處理建立資料庫,以及備份、打補丁、升級及調整資料庫。
- 物件儲存
物件儲存可快速存取任何內容類型的大量結構化與非結構化資料,包括資料庫備份、分析資料,以及豐富內容 (例如影像和影片)。您可以安全地儲存,然後直接從網際網路或雲端平台內擷取資料。您可以無縫擴充儲存,而不會發生任何效能或服務可靠性的降低。針對快速、立即和經常存取的「熱」儲存,使用標準儲存。將封存儲存用於長時間且鮮少存取的「冷」儲存。
- 資料流程
Oracle Cloud Infrastructure (OCI) 資料流程是完全託管的 Apache Spark 服務,可在極大型的資料集上執行處理工作,但不需要部署或管理基礎架構。開發者也可以使用 Spark Streaming 在持續產生的串流資料上執行雲端 ETL。這樣可以快速交付應用程式,因為開發人員可以專注於應用程式開發,而不是基礎架構管理。
- 資料目錄
Oracle Cloud Infrastructure Data Catalog 是一個完全受管理的自助服務資料探索與治理解決方案,適用於您的企業資料。它為資料工程師、資料科學家、資料管理人員和資料主管提供單一的協同合作環境,以管理組織的技術、業務及營運描述資料。
- 資料湖庫
資料湖庫是現代化的開放式架構,可讓您儲存、瞭解及分析所有資料。它結合了資料倉儲的強大功能和豐富性,以及最受歡迎的開源資料湖技術的廣度和彈性。您可以在 Oracle Cloud Infrastructure (OCI) 上建置資料湖庫,以使用最新的 AI 架構和預先建置的 AI 服務。
透過我們的託管 Spark、Hadoop、Elasticsearch 和 Kafka 相容服務全方位平台,結合業界頂尖的資料倉儲和資料管理服務,獲得所有資料的全新洞察力。
- 人工智慧
Oracle Cloud Infrastructure AI Services 是一組服務,包括 OCI AI Anomaly Detection and Forecasting 服務,提供預建的機器學習模型,讓開發人員更容易將 AI 套用至應用程式和業務作業。
- 資料科學
Oracle Cloud Infrastructure Data Science 是一個完全託管、無伺服器的平台,資料科學團隊可用來在 Oracle Cloud Infrastructure (OCI) 上建置、訓練及管理機器學習 (ML) 模型。它可以輕鬆與其他 OCI 服務整合,例如 Oracle Autonomous Data Warehouse 、Oracle Cloud Infrastructure Object Storage 等。您可以建置和評估高品質機器學習模型,透過讓企業信任的資料快速運作,提高業務靈活性,而您可以輕鬆部署 ML 模型來支援資料導向的業務目標。
- 通知
Oracle Cloud Infrastructure Notifications 服務會透過發布 / 訂閱模式,將訊息廣播至分散式元件,為 Oracle Cloud Infrastructure 代管的應用系統提供安全、高度可靠、低延遲及持久性訊息。
- Grafana
Grafana 是一個開放原始碼分析和互動式視覺化 Web 應用程式。它使用各種資料來源來產生 Web 的圖表與圖形。
- 分析
Oracle Analytics Cloud 是一項可擴展且安全的公有雲服務,可為業務分析師提供資料準備、視覺化、企業報告、增強分析和自然語言處理與產生的現代化 AI 驅動自助服務分析功能。透過 Oracle Analytics Cloud ,您還可以獲得靈活的服務管理功能,包括快速設定、輕鬆擴展和修補,以及自動化生命週期管理。
資料面板
以下是耐火最佳化解決方案的範例儀表板。
Oracle Analytics Cloud 儀表板會顯示機器學習模型的輸出。Plant Manager 可使用此儀表板來識別資料的可操作見解。
oac-dashboard-refractory.png 圖解描述
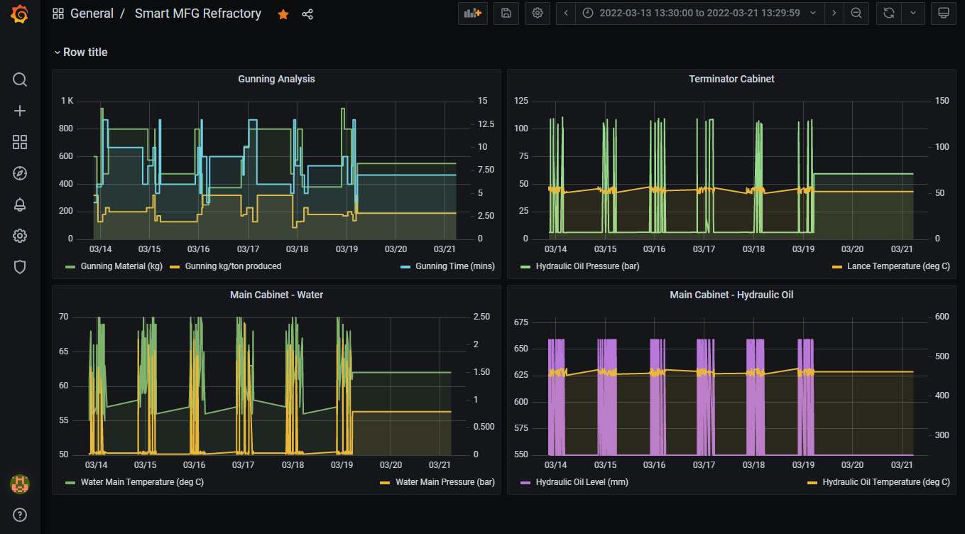
IoT 資料從耐火應用機器流入 OCI。此資料可快速在 Grafana 中顯示。工程師可以使用 Grafana 從遠端監控折舊應用程式機器的作業資料。

grafana-dashboard-refractory.png 圖解描述