データベース・アクティビティのスパイクの原因の確認
「パフォーマンス」ページにデータベース・アクティビティのスパイクが表示されている場合は、「ASH分析」ページにアクセスすると、多くのデータベース時間を消費しているセッションを特定することができます。このページには積上げ面グラフが表示され、待機クラス、モジュール、アクション、SQL ID、インスタンス、ユーザー・セッション、コンシューマ・グループなど、様々なディメンションのアクティブ・セッション・アクティビティをビジュアル化できます。ディメンションの特定のメンバーにドリルダウン(垂直ズーム)したり、任意の期間にズーム・インまたはズーム・アウト(水平ズーム)できます。
アクティブ・セッション・アクティビティを「ASH分析」ページに表示するには:
-
データベース・ホームページにアクセスします。
詳細は、「データベースのホームページのアクセス」を参照してください。
-
「パフォーマンス」メニューから、「パフォーマンス・ハブ」を選択し、「ASH分析」を選択します。
「データベース・ログイン」ページが表示されたら、管理者権限のあるユーザーとしてログインします。「ASH分析」ページが表示されます。
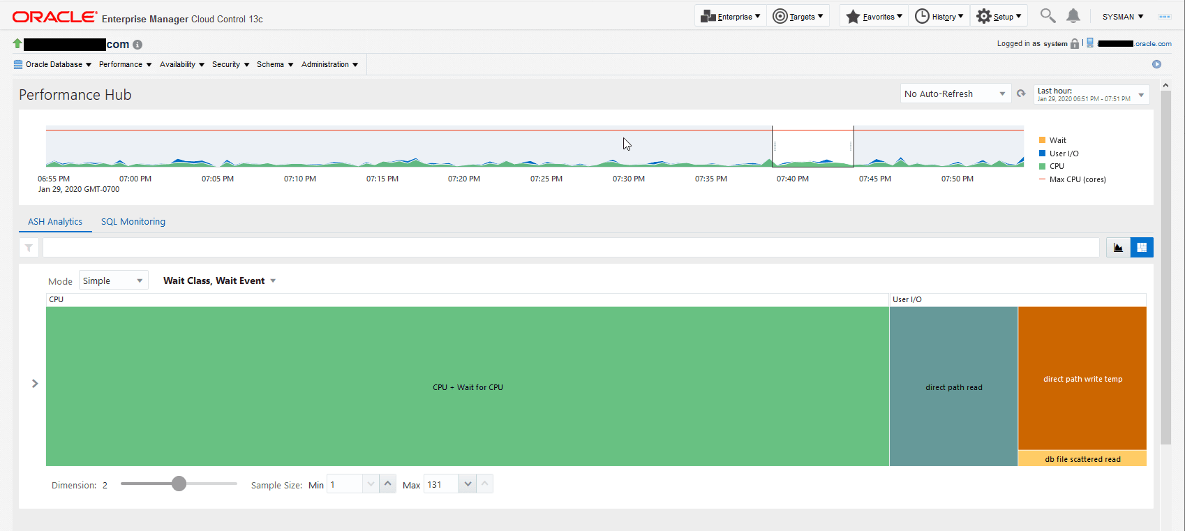
図4-10に、「ASH分析」ページの例を示します。
-
最上部のグラフ内の影付き領域を目的の期間にドラッグすることにより、選択した期間中のトップ・アクティビティの概要を表示します。
ヒント:
スライダのどちらかの端でコントロールを選択し、左または右にドラッグすることによって、影付きのスライダ領域の選択期間を変更することができます。
デフォルト設定の1時間の期間を選択することも、グラフ上のセレクタ・ボタンを使用して1日、1週間または1か月の各期間を選択することもできます。また、「カレンダ」または「カスタム」ボタンを使用して、事前設定された選択肢以外の期間を表示することもできます。
-
選択した期間をより詳細な視点で表示するには、このページのアクティビティ・グラフを使用します。デフォルトでは、待機クラスのワークロード・アクティビティのブレークダウンが表示されます。
-
システムに悪影響を与えているトップ・アクティビティ・セッションの詳細な統計を表示することにより、影響を調査します。
セッションの詳細な統計を表示するには:
-
グラフ内の最大スパイクか、グラフの横にある凡例内の対応する待機クラスを選択します。これにより、興味のある待機クラスを除くグラフ内のすべてがフィルタで除去されます。
たとえば、「並行性」待機クラスのスパイクが最大であったことがグラフに示されている場合は、「並行性」の凡例のグラフ領域を選択します。これにより、グラフがリフレッシュされ、「並行性」値のみが表示され、「フィルタ」バーに「待機クラス: 並行性」アイコンが表示されます。
ヒント:
フィルタの数は無制限に作成できます。
-
「アクティビティ」セッションで、ディメンション・リストから「トップ・ディメンション」を選択します。選択内容に応じてグラフがリフレッシュされ、選択した特定のカテゴリの値が表示されます。
たとえば、前述のように「並行性」のフィルタを作成した後、リストから「トップ・ディメンション」を選択し、次に「ユーザー・セッション」を選択すると、グラフに「並行性」のユーザー・セッションのみが表示されます。
図4-11は、選択した「トップ・ディメンション」でのアクティビティ・リストを示します。
-
-
オプションとして、システム・アクティビティのグラフィカル・ビューを表示するには、ロード・マップを使用します。
ロード・マップは、選択した期間内でアクティビティの変更を時系列で確認しない場合に1次元または多次元レイアウトのアクティビティを表示する際に役立ちます。
図4-12は、待機クラスと待機イベントによるアクティビティのロード・マップを示しています。


