IPM Insights proporciona a los usuarios financieros y operativos una ciencia de datos optimizada para la planificación multidimensional, además de casos de uso de previsión.
IPM Insights analiza los datos pasados y los previstos, lo que permite encontrar patrones y obtener análisis de los datos que podría no haber logrado por sí mismo. Los análisis pueden ser tendencias, anomalías, tendencias de previsión o variaciones. Con IPM Insights, la fase de detección de análisis del proceso de planificación se automatiza con ciencia de datos y reconocimiento de patrones financieros, lo que mejora la efectividad de la previsión. Con IPM Insights, puede analizar y explorar los datos en cualquier cuenta. IPM Insights automatiza el procesamiento de grandes cantidades de datos multidimensionales, de forma que conforme se introduzcan nuevos valores reales en el sistema, pueda detectar rápidamente patrones en los datos o correlaciones ocultas, lo que optimiza la generación de informes, mejorando las previsiones y fortaleciendo la toma de decisiones. Dedicará menos tiempo a los análisis, ahorrando tiempo del proceso de planificación general.
IPM Insights ofrece estas ventajas:
IPM Insights proporciona estos tipos de análisis, en los que se usan tanto datos históricos como previstos:
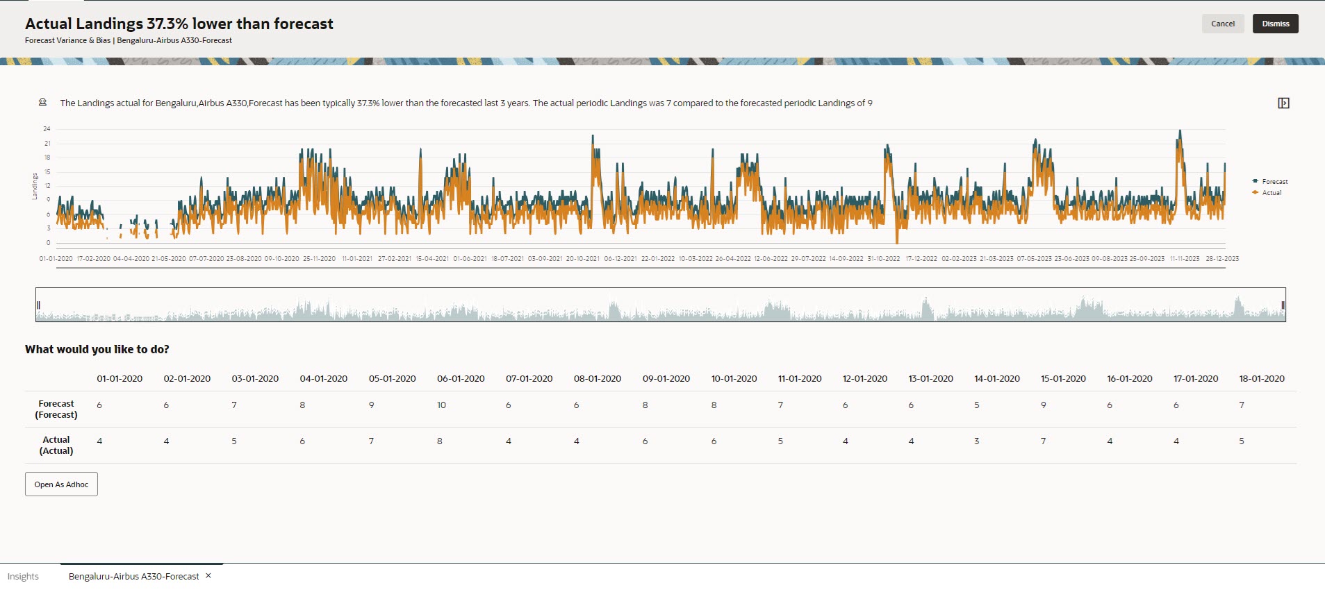
La varianza de previsión indica el nivel de precisión de las previsiones enviadas por los planificadores. La tendencia de previsión indica la tendencia de la dirección del error de previsión. Por ejemplo, una tendencia para realizar la previsión de exceso de los valores reales se denomina tendencia con previsión excesiva; una tendencia para realizar la previsión por debajo de los valores reales se denomina tendencia por debajo de la previsión.
IPM Insights dispara un análisis cuando la varianza o el riesgo traspasan el umbral especificado.
Al comparar la previsión de un planificador con una previsión generada por máquina, los análisis de predicción miden la varianza, así como la presencia de cualquier tendencia oculta (la tendencia de un planificador hacia una previsión en exceso o defecto).
IPM Insights dispara un análisis cuando la varianza o la tendencia traspasan el umbral especificado.
Las anomalías pueden producirse de acciones de negocio clave, o bien podrían contener información valiosa sobre una tendencia oculta.
Las anomalías en los datos históricos también pueden ser el resultado de eventos que históricamente generaban picos o descensos en los datos. Puede seleccionar que se tengan en cuenta estos picos o descensos durante la generación de análisis, de modo que los picos o los descensos históricos también se reflejen en futuras predicciones.
IPM Insights dispara un análisis cuando una medida de valor atípico traspasa el umbral especificado.
Para empezar a utilizar IPM Insights, los administradores configurar análisis para su posterior ejecución. Además, puede programarlos para que se ejecuten de forma periódica.
A continuación, los planificadores pueden revisar y evaluar análisis en un panel y realizar la acción adecuada para mejorar la previsión.
Figure 10-1 Análisis de tendencias y varianza de predicción

Figure 10-2 Análisis de anomalías

Vídeos
| Su objetivo | Vea este vídeo |
|---|---|
|
En esta descripción general se presenta Insights. Insights ofrece a los usuarios operativos y de finanzas la ciencia de datos optimizada para una planificación multidimensional y la previsión de casos de uso. Insights analiza los datos pasados y los previstos, lo que permite encontrar patrones y análisis en los datos, que podría no haber encontrado usted solo. Puede evaluar esos análisis y realizar alguna acción. |
|