Oracle Cloud Infrastructure Database mit PostgreSQL mit Prometheus und Grafana überwachen
Einführung
PostgreSQL ist eine der beliebtesten Datenbanken unter Anwendungsentwicklern. Neben der Eliminierung der Verwaltungsgemeinkosten, die Oracle Cloud Infrastructure Database mit PostgreSQL (OCI Database with PostgreSQL) bietet, geht es auch noch einen Schritt weiter, wenn es darum geht, eine einfache Überwachung zu implementieren. Prometheus und Grafana sind ein sehr beliebtes Paar, wenn es darum geht, die Anwendungsleistung für die Datenspeicherung und Visualisierung der Zeitreihen zu überwachen.
In diesem Tutorial zeigen wir, wie Sie eine OCI Database with PostgreSQL überwachen, indem Sie Metriken auf Abfrageebene mit dem PostgreSQL-Exporteur extrahieren, mit Prometheus auswerten, in Grafana visualisieren und Alerts für Bloat-Metriken einrichten.
Architektur - Überblick
Das folgende Schema zeigt den Gesamtansatz. Folgende Komponenten werden verwendet:
- OCI Database with PostgreSQL.
- Postgres Exporter, um Metriken anzuzeigen.
- Prometheus zum Scrape von Metriken.
- Grafana zur Visualisierung von Metriken.

Hinweis: Während die Architektur aus Gründen der Übersichtlichkeit drei Subnetze anzeigt, verwendet dieses Tutorial nur zwei, und der Sprunghost ist auch die VM, mit der Prometheus und Grafana bereitgestellt werden.
Ziele
-
Extrahieren Sie PostgreSQL-Metriken mit dem PostgreSQL-Exporteur für Prometheus.
-
Nehmen Sie diese Metriken in Prometheus auf.
-
Visualisieren Sie die Metriken mit Grafana-Dashboards.
-
Richten Sie Alerts ein, um mit Metriken zu ermitteln, die über den PostgreSQL-Exporteur bereitgestellt werden.
Voraussetzungen
-
Zugriff auf einen OCI-Mandanten mit einem bereitgestellten OCI Database with PostgreSQL-Cluster. Weitere Informationen finden Sie unter Melden Sie sich mit PostgreSQL über DBeaver bei Oracle Cloud Infrastructure Database an.
-
OCI Compute-Instanz (Sprunghost) in einem öffentlichen Subnetz im selben VCN wie die OCI Database with PostgreSQL.
-
OCI-Sicherheitsliste: Lassen Sie die eingehenden Ports
9090,9187,3000zu. -
Führen Sie die folgenden Befehle aus, um die Firewall auf der Instanz einzurichten.
sudo firewall-cmd --permanent --add-port=9090/tcp sudo firewall-cmd --permanent --add-port=9187/tcp sudo firewall-cmd --permanent --add-port=3000/tcp sudo firewall-cmd --reload
Aufgabe 1: Monitoringerweiterungen in OCI Database with PostgreSQL aktivieren
-
Aktivieren Sie die Erweiterung
pg_stat_statements.Fügen Sie über die OCI-Konsole
pg_stat_statementszu den OCI Database with PostgreSQL-Konfigurationen hinzu. Weitere Informationen finden Sie unter Erweiterungen für eine Datenbank aktivieren. -
Monitoringbenutzer erstellen.
Führen Sie die folgenden Abfragen aus, um den Benutzer mit DBeaver über den Jump-Host zu erstellen und zu verbinden.
CREATE USER postgres_exporter WITH PASSWORD '<password>'; GRANT CONNECT ON DATABASE postgres TO postgres_exporter; GRANT pg_monitor TO postgres_exporter;Hinweis: Die Erweiterung
pg_stat_ioist ab OCI Database with PostgreSQL v16 verfügbar.
Aufgabe 2: PostgreSQL Exporter für Prometheus installieren
Hinweis: Führen Sie die folgenden Befehle auf Ihrer OCI Compute-Instanz aus.
-
Installieren Sie PostgreSQL Exporter.
wget https://github.com/prometheus-community/postgres_exporter/releases/download/v0.15.0/postgres_exporter-0.15.0.linux-amd64.tar.gz tar -xvf postgres_exporter-0.15.0.linux-amd64.tar.gz sudo mv postgres_exporter-0.15.0.linux-amd64/postgres_exporter /usr/local/bin/ -
Erstellen Sie ein benutzerdefiniertes
queries.yaml.nano queries.yaml# Custom PostgreSQL Query Metrics for Postgres Exporter # Top 5 slowest SQL statements top_sql_statements: query: > SELECT query, calls, total_exec_time + total_plan_time AS total_time FROM pg_stat_statements ORDER BY total_time DESC LIMIT 5; metrics: - query: usage: "LABEL" description: "SQL query text" - calls: usage: "COUNTER" description: "Number of executions" - total_time: usage: "GAUGE" description: "Total execution + plan time" # 2. Top users by total execution time top_sql_users: query: > SELECT usename, SUM(total_exec_time + total_plan_time) AS total_exec_time FROM pg_stat_statements JOIN pg_user ON pg_stat_statements.userid = pg_user.usesysid GROUP BY usename ORDER BY total_exec_time DESC LIMIT 5; metrics: - usename: usage: "LABEL" description: "PostgreSQL user" - total_exec_time: usage: "GAUGE" description: "Total execution time by user" # 3. Top client IPs by connection count top_clients: query: > SELECT client_addr, COUNT(*) AS connections FROM pg_stat_activity WHERE client_addr IS NOT NULL GROUP BY client_addr ORDER BY connections DESC LIMIT 5; metrics: - client_addr: usage: "LABEL" description: "Client IP address" - connections: usage: "GAUGE" description: "Number of active connections" # 4. Currently running queries by user and IP active_queries_by_user_ip: query: > SELECT usename, client_addr, COUNT(*) as active_queries FROM pg_stat_activity WHERE state = 'active' GROUP BY usename, client_addr; metrics: - usename: usage: "LABEL" description: "User running queries" - client_addr: usage: "LABEL" description: "Client IP address" - active_queries: usage: "GAUGE" description: "Number of currently active queries" # 5. Query frequency (most called) frequent_sql: query: > SELECT query, calls FROM pg_stat_statements ORDER BY calls DESC LIMIT 5; metrics: - query: usage: "LABEL" description: "SQL query text" - calls: usage: "COUNTER" description: "Number of executions" # 6. Table bloat statistics table_bloat: query: > SELECT current_database() AS current_db, schemaname AS schema_name, tblname AS table_name, (bs * tblpages) / 1024 AS actual_table_size_kb, ((tblpages - est_tblpages) * bs) / 1024 AS wasted_space_kb, CASE WHEN tblpages > 0 AND tblpages - est_tblpages > 0 THEN 100 * (tblpages - est_tblpages) / tblpages::float ELSE 0 END AS wasted_space_percent, fillfactor AS table_fill_factor, CASE WHEN tblpages - est_tblpages_ff > 0 THEN (tblpages - est_tblpages_ff) * bs / 1024 ELSE 0 END AS bloat_size_kb, CASE WHEN tblpages > 0 AND tblpages - est_tblpages_ff > 0 THEN 100 * (tblpages - est_tblpages_ff) / tblpages::float ELSE 0 END AS bloat_size_percent FROM ( SELECT ceil(reltuples / ((bs - page_hdr) / tpl_size)) + ceil(toasttuples / 4) AS est_tblpages, ceil(reltuples / ((bs - page_hdr) * fillfactor / (tpl_size * 100))) + ceil(toasttuples / 4) AS est_tblpages_ff, tblpages, fillfactor, bs, schemaname, tblname FROM ( SELECT (4 + tpl_hdr_size + tpl_data_size + (2 * ma) - CASE WHEN tpl_hdr_size % ma = 0 THEN ma ELSE tpl_hdr_size % ma END - CASE WHEN ceil(tpl_data_size)::int % ma = 0 THEN ma ELSE ceil(tpl_data_size)::int % ma END ) AS tpl_size, (heappages + toastpages) AS tblpages, reltuples, toasttuples, bs, page_hdr, schemaname, tblname, fillfactor, ma, tpl_hdr_size, tpl_data_size FROM ( SELECT ns.nspname AS schemaname, tbl.relname AS tblname, tbl.reltuples, tbl.relpages AS heappages, COALESCE(toast.relpages, 0) AS toastpages, COALESCE(toast.reltuples, 0) AS toasttuples, COALESCE(substring(array_to_string(tbl.reloptions, ' ') FROM 'fillfactor=([0-9]+)')::smallint, 100) AS fillfactor, current_setting('block_size')::numeric AS bs, CASE WHEN version() ~ 'mingw32|64-bit|x86_64|ppc64|ia64|amd64' THEN 8 ELSE 4 END AS ma, 24 AS page_hdr, 23 + CASE WHEN MAX(COALESCE(s.null_frac, 0)) > 0 THEN (7 + count(s.attname)) / 8 ELSE 0 END + CASE WHEN bool_or(att.attname = 'oid' AND att.attnum < 0) THEN 4 ELSE 0 END AS tpl_hdr_size, SUM((1 - COALESCE(s.null_frac, 0)) * COALESCE(s.avg_width, 0)) AS tpl_data_size FROM pg_attribute AS att JOIN pg_class AS tbl ON att.attrelid = tbl.oid JOIN pg_namespace AS ns ON ns.oid = tbl.relnamespace LEFT JOIN pg_stats AS s ON s.schemaname = ns.nspname AND s.tablename = tbl.relname AND s.attname = att.attname LEFT JOIN pg_class AS toast ON tbl.reltoastrelid = toast.oid WHERE NOT att.attisdropped AND tbl.relkind IN ('r', 'm') GROUP BY 1, 2, 3, 4, 5, 6, 7, 8, 9 ) AS inner_subquery ) AS mid_subquery ) AS bloat_subquery WHERE schemaname = 'public' ORDER BY schema_name, table_name; metrics: - schema_name: usage: "LABEL" description: "Schema name" - table_name: usage: "LABEL" description: "Table name" - bloat_size_kb: usage: "GAUGE" description: "Bloat size in KB" - bloat_size_percent: usage: "GAUGE" description: "Bloat size as a percentage" -
Umgebungsvariable für die Datenquelle festlegen.
export DATA_SOURCE_NAME="postgresql://postgres_exporter:<password>@<POSTGRES_HOST>:5432/postgres?sslmode=require"Hinweis:
<POSTGRES_HOST>ist der primäre Endpunkt-FQDN. Sie finden sie auf der Seite mit den Clusterdetails PostgreSQL in der OCI-Konsole. -
Starten Sie den PostgreSQL Exporter.
Führen Sie den PostgreSQL Exporter mit der benutzerdefinierten Datei
queries.yamlmit dem folgenden Befehl aus. Dadurch wird der Exporteur an Port9187gestartet, und die Ausgabe wird inexporter.logprotokolliert.nohup /usr/local/bin/postgres_exporter --extend.query-path=/home/opc/queries.yaml --web.listen-address=":9187" > exporter.log 2>&1 &Hinweis: Damit die Vorgänge nach dem Neustart weiterhin ausgeführt werden, sollten Sie den Service mit systemd einrichten.
-
Exporteur prüfen.
curl http://localhost:9187/metrics
Aufgabe 3: Prometheus installieren und konfigurieren
-
Installieren Sie Prometheus.
wget https://github.com/prometheus/prometheus/releases/download/v2.52.0/prometheus-2.52.0.linux-amd64.tar.gz tar -xvf prometheus-2.52.0.linux-amd64.tar.gz sudo mv prometheus-2.52.0.linux-amd64/prometheus /usr/local/bin/ sudo mv prometheus-2.52.0.linux-amd64/promtool /usr/local/bin/ -
Prometheus-Konfiguration erstellen.
Erstellen Sie die Datei
/etc/prometheus/prometheus.ymlmit dem folgenden Inhalt.global: scrape_interval: 15s scrape_configs: - job_name: 'postgres_exporter' static_configs: - targets: ['127.0.0.1:9187'] -
Prometheus starten.
nohup prometheus --config.file=/etc/prometheus/prometheus.yml > prometheus.log 2>&1 &Hinweis: Damit die Vorgänge nach dem Neustart weiterhin ausgeführt werden, sollten Sie den Service mit systemd einrichten.
-
Ziele prüfen.
Besuchen Sie hier:
http://<instance_ip>:9090/targets.
Aufgabe 4: Grafana installieren und konfigurieren
-
Grafana installieren.
sudo yum install -y https://dl.grafana.com/oss/release/grafana-10.4.2-1.x86_64.rpm sudo systemctl enable grafana-server sudo systemctl start grafana-server -
Melden Sie sich bei Grafana an.
Gehen Sie zur folgenden URL:
http://<instance_ip>:3000, und geben Sie Username alsadminund Password alsadminein. -
Datenquelle in Grafana hinzufügen.
-
Gehen Sie zu Verbindungen, Datenquellen, und klicken Sie auf Datenquelle hinzufügen.
-
Wählen Sie Prometheus aus.
-
Geben Sie URL als
http://localhost:9090ein.

-
-
PostgreSQL-Dashboard importieren.
-
Wählen Sie Dashboard importieren aus.
-
Importieren Sie die Dashboard-ID 9628 aus Grafana-Dashboards.

-
Aufgabe 5: OCI Database with PostgreSQL-Metriken in Grafana kennenlernen
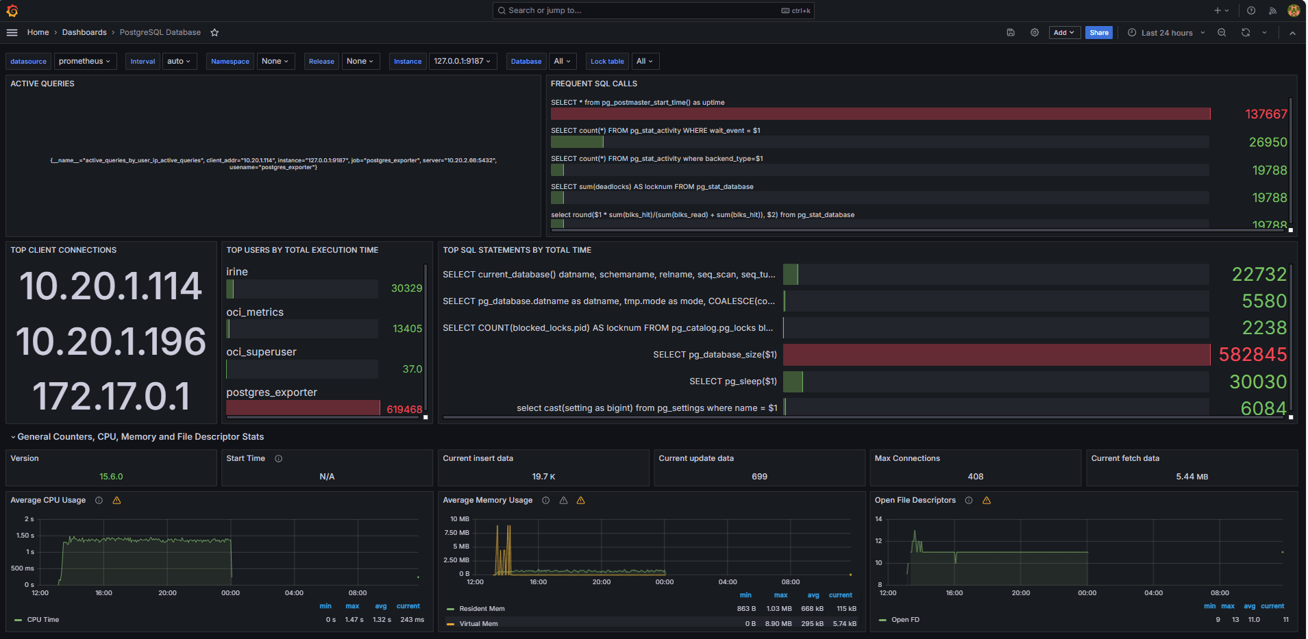
Die folgenden Bilder zeigen die endgültigen Dashboards.


-
Zeigen Sie Metriken an, die in Ihrer benutzerdefinierten
queries.yaml-Datei auf der Registerkarte Durchsuchen in Grafana verfügbar gemacht wurden. -
Visualisierungen hinzufügen für:
- Top langsamste SQL-Anweisungen.
- Top-Benutzer.
- Aktive Abfragen
- Top-Client-IPs.
- Abfragehäufigkeit (die meisten Abfragen).
Aufgabe 6: Alert für OCI Database with PostgreSQL Bloat-Metriken in Grafana einrichten
-
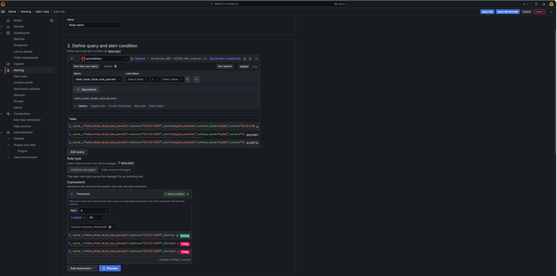
Bloat-Metrik erfassen.
-
Eine benutzerdefinierte SQL-Abfrage wurde verwendet, um die Tabellenblüte basierend auf PostgreSQL-Systemkatalogansichten wie
pg_class,pg_namespace,pg_attributeundpg_statszu schätzen. -
Diese Abfrage wurde als benutzerdefinierte Metrik über einen PostgreSQL-Exporter bereitgestellt, indem sie der Datei
queries.yamlhinzugefügt wurde, wie in Aufgabe 2.2 gezeigt, und anschließend von Prometheus als Scraping verwendet wurde.
-
-
Alertregel konfigurieren.
-
Navigieren Sie zu Alerting, und klicken Sie in Grafana auf Alertregeln.
-
Klicken Sie auf + Neue Alert-Regel.

-
Geben Sie einen Namen für die Alertregel an.
-
Wählen Sie Prometheus als Datenquelle aus.
-
Geben Sie im Abschnitt Abfrage- und Alertbedingung definieren die folgenden Informationen ein.
-
Suchen Sie nach der Metrik
table_bloat_bloat_size_percent. -
Geben Sie im Builder für die Alertbedingung die folgenden Informationen ein.
-
Eingabe festlegen: Wählen Sie A aus.
-
Bedingung: Wählen Sie IS ABOVE 30 aus.
Hinweis: Sie können auf Vorschau klicken, um zu prüfen, ob der Alert unter aktuellen Bedingungen ausgelöst wird.

-
-
-
Geben Sie im Abschnitt Bewertungsverhalten festlegen die folgenden Informationen ein.
-
Klicken Sie auf + Neue Bewertungsgruppe.
-
Auswertungsgruppe: Geben Sie
postgres-bloat-alertsein. -
Auswertungsintervall: Wählen Sie
5maus (dadurch wird definiert, wie oft Grafana die Alertregel auswertet). -
Ausstehender Zeitraum: Setzen Sie diesen Wert auf
5m(der Alert muss 5 Minuten lang gültig bleiben, bevor er ausgelöst wird). Dies sollte gleich oder länger als das Auswertungsintervall sein).
-
-
Klicken Sie auf Regel speichern, und beenden, um den Alert zu aktivieren.


-
-
Konfigurieren Sie E-Mail-Alerting über SMTP (Gmail).
Um E-Mail-Benachrichtigungen für Alerts in Grafana zu aktivieren, konfigurieren Sie den Abschnitt
smtpder Dateigrafana.ini.-
Bearbeiten Sie die Grafana-Konfigurationsdatei in der OCI Compute-Instanz, in der Sie Grafana installiert haben.
sudo nano /etc/grafana/grafana.ini -
Entfernen Sie die Kommentarzeichen, und aktualisieren Sie den Abschnitt
smtpmit dem folgenden Inhalt.[smtp] enabled = true host = smtp.gmail.com:587 user = your_email@gmail.com password = *************** skip_verify = true from_address = your_email@gmail.com from_name = Grafana ehlo_identity = localhost startTLS_policy = OpportunisticStartTLS enable_tracing = falseHinweis: Um Gmail zu verwenden, müssen Sie die 2-Schritt-Verifizierung aktivieren und ein App-Kennwort aus Ihren Google-Kontoeinstellungen generieren. Verwenden Sie Ihr normales Gmail-Passwort nicht.
-
Starten Sie nach dem Speichern der Konfiguration Grafana neu, um die Änderungen mit dem folgenden Befehl anzuwenden.
sudo systemctl restart grafana-server
-
-
Kommunikation für Alertbenachrichtigungen einrichten.
Kontaktpunkte definieren, wo und wie Grafana Alerts sendet, wenn eine Regel ausgelöst wird, z.B. E-Mail, Slack, Webhook usw.
-
Navigieren Sie zu Alerting, und klicken Sie in Grafana auf Kontaktpunkte.
-
Klicken Sie auf + Neue Kontaktmöglichkeit, um eine zu erstellen, oder wählen Sie eine vorhandene Kontaktmöglichkeit aus, und bearbeiten Sie sie.
-
Geben Sie die folgenden Informationen ein, um eine E-Mail-Kommunikation zu konfigurieren.
-
Name: Geben Sie den Namen der Kontaktmöglichkeit ein (Beispiel:
grafana-default-email). -
Integration: Wählen Sie E-Mail aus.
-
Adressen: Geben Sie eine oder mehrere E-Mail-Adressen ein.
-
-
Klicken Sie auf Testen, um die E-Mail-Zustellung zu prüfen.
-
Klicken Sie auf Kontaktmöglichkeit speichern.

-
-
Benachrichtigungs-Policy konfigurieren
Benachrichtigungs-Policys in Grafana steuern, wie und wann Alerts an Kontaktpunkte weitergeleitet werden. Nachdem Sie eine Kontaktmöglichkeit eingerichtet haben, müssen Sie eine Benachrichtigungs-Policy erstellen, um Alerts mit dieser Kontaktmöglichkeit zu verbinden.
-
Navigieren Sie zu Alerting, und klicken Sie in Grafana auf Benachrichtigungs-Policys.
-
Klicken Sie in der Standard-Policy auf Bearbeiten oder auf + Neue Policy.
-
Wählen Sie unter Standardkontaktmöglichkeit Ihren Kontakt aus (
grafana-default-email). -
Unter Gruppieren nach können Sie Alerts basierend auf Labelwerten gruppieren, wie:
-
grafana_folder -
alertname
-
-
Klicken Sie auf Timing-Optionen, und geben Sie die folgenden Informationen an.
-
Gruppenwartezeit: Wählen Sie 30s aus. Dies ist die Zeit, die gewartet werden muss, bevor der erste Alert in einer Gruppe gesendet wird.
-
Gruppenintervall: Wählen Sie 5m aus. Dies ist die Zeit zwischen Batches gruppierter Alerts.
-
Wiederholungsintervall: Wählen Sie 30m aus. Dies ist die Zeit, nach der der derselbe Alert erneut gesendet wird, wenn er noch ausgelöst wird.
-
-
Klicken Sie zum Speichern auf Standard-Policy aktualisieren.

-
-
Alert auslösen und prüfen.
-
Simulieren Sie einen Schwellenwertverstoß (optional).
Zum Testen von Alert-Triggern können Sie:
-
Verringern Sie den Alertschwellenwert vorübergehend (Beispiel:
bloat_size_percent > 0).oder
-
Führen Sie Blähungen durch, indem Sie wiederholte UPDATE- oder DELETE-Vorgänge an einer großen Testtabelle durchführen.
-
-
Warten Sie auf die Bewertung.
Grafana prüft Alert-Bedingungen in Ihrem definierten Auswertungsintervall (z.B. alle 5 Minuten). Wenn die Bedingung für den ausstehenden Zeitraum wahr ist (z.B. 5 Minuten), wird der Alert ausgelöst.
-
Email Delivery Check.
Beim Auslösen wird der Alert über den konfigurierten SMTP-Kontaktpunkt (z.B. Gmail) gesendet. Prüfen Sie den Posteingang der Empfängeradresse auf eine Benachrichtigungs-E-Mail von Grafana.

-
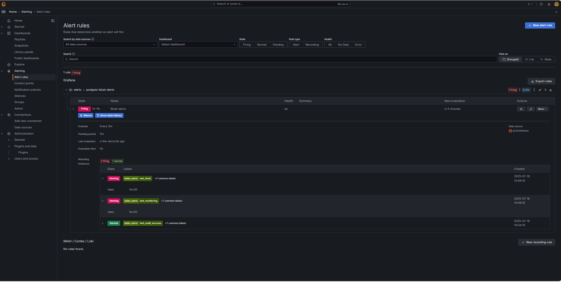
Grafana-UI-Feedback.
Navigieren Sie zu Alerting, und klicken Sie auf Alertregeln, um den Alertstatus anzuzeigen. Statusindikatoren wie Auslösend werden auf der Seite Alertregeln angezeigt.

-
Verwandte Links
Bestätigungen
- Autor – Irine Benoy (Open-Source-Daten-Black Belt)
Weitere Lernressourcen
Sehen Sie sich weitere Übungen zu docs.oracle.com/learn an, oder greifen Sie auf weitere kostenlose Lerninhalte im Oracle Learning YouTube-Kanal zu. Besuchen Sie außerdem education.oracle.com/learning-explorer, um ein Oracle Learning Explorer zu werden.
Die Produktdokumentation finden Sie im Oracle Help Center.
Monitor an OCI Database with PostgreSQL using Prometheus and Grafana
G39864-01
Copyright ©2025, Oracle and/or its affiliates.