Surveiller une base de données Oracle Cloud Infrastructure Database avec PostgreSQL à l'aide de Prometheus et Grafana
Présentation
PostgreSQL est l'une des bases de données les plus populaires parmi les développeurs d'applications. Au-delà de l'élimination des frais généraux de gestion qu'Oracle Cloud Infrastructure Database avec PostgreSQL (OCI Database with PostgreSQL) offre, elle va également plus loin lorsqu'il s'agit de mettre en oeuvre une facilité de surveillance. Prometheus et Grafana sont une paire très populaire lorsqu'il s'agit de surveiller les performances des applications pour le stockage et la visualisation de données de série chronologique, respectivement.
Dans ce tutoriel, nous allons démontrer comment surveiller une base de données OCI Database with PostgreSQL en extrayant des mesures au niveau de l'interrogation à l'aide de l'exportateur PostgreSQL, en les grattant avec Prometheus, en les visualisant dans Grafana et en configurant des alertes pour les mesures bloat.
Aperçu de l'architecture
Le schéma suivant décrit l'approche globale. Les composants suivants sont utilisés :
- Service OCI Database with PostgreSQL.
- Exportateur Postgres pour exposer les mesures.
- Prometheus pour gratter les mesures.
- Grafana pour visualiser les mesures.

Note : Bien que l'architecture affiche trois sous-réseaux pour plus de clarté, ce tutoriel n'en utilise que deux et l'hôte de saut est également la machine virtuelle utilisée pour déployer Prometheus et Grafana.
Objectifs
-
Extraire les mesures PostgreSQL avec l'exportateur PostgreSQL pour Prometheus.
-
Ingérez ces métriques dans Prometheus.
-
Visualisez les mesures à l'aide des tableaux de bord Grafana.
-
Configurez des alertes pour détecter le gonflement des tables à l'aide des mesures exposées au moyen de l'exportateur PostgreSQL.
Conditions requises
-
Accès à une location OCI avec une base de données OCI Database with PostgreSQL provisionnée avec une grappe PostgreSQL. Pour plus d'informations, voir Se connecter à Oracle Cloud Infrastructure Database avec PostgreSQL à l'aide de DBeaver.
-
Instance de calcul OCI (hôte de saut) dans un sous-réseau public du même VCN que la base de données OCI Database with PostgreSQL.
-
Liste de sécurité OCI : Autorisez les ports entrants
9090,9187,3000. -
Exécutez les commandes suivantes pour configurer le pare-feu sur l'instance.
sudo firewall-cmd --permanent --add-port=9090/tcp sudo firewall-cmd --permanent --add-port=9187/tcp sudo firewall-cmd --permanent --add-port=3000/tcp sudo firewall-cmd --reload
Tâche 1 : Activer la surveillance des extensions sur OCI Database with PostgreSQL
-
Activez l'extension
pg_stat_statements.Ajoutez
pg_stat_statementsdans la base de données OCI Database with PostgreSQL au moyen de la console OCI. Pour plus d'informations, voir Activation des extensions pour une base de données. -
Créer un utilisateur du service de surveillance.
Exécutez les interrogations suivantes pour créer et connecter l'utilisateur à l'aide de DBeaver par l'intermédiaire de l'hôte de saut.
CREATE USER postgres_exporter WITH PASSWORD '<password>'; GRANT CONNECT ON DATABASE postgres TO postgres_exporter; GRANT pg_monitor TO postgres_exporter;Note : L'extension
pg_stat_ioest disponible à partir de OCI Database with PostgreSQL v16.
Tâche 2 : Installer l'exportateur PostgreSQL pour Prometheus
Note : Exécutez les commandes suivantes sur votre instance de calcul OCI.
-
Installer l'exportateur PostgreSQL.
wget https://github.com/prometheus-community/postgres_exporter/releases/download/v0.15.0/postgres_exporter-0.15.0.linux-amd64.tar.gz tar -xvf postgres_exporter-0.15.0.linux-amd64.tar.gz sudo mv postgres_exporter-0.15.0.linux-amd64/postgres_exporter /usr/local/bin/ -
Créez
queries.yamlpersonnalisé.nano queries.yaml# Custom PostgreSQL Query Metrics for Postgres Exporter # Top 5 slowest SQL statements top_sql_statements: query: > SELECT query, calls, total_exec_time + total_plan_time AS total_time FROM pg_stat_statements ORDER BY total_time DESC LIMIT 5; metrics: - query: usage: "LABEL" description: "SQL query text" - calls: usage: "COUNTER" description: "Number of executions" - total_time: usage: "GAUGE" description: "Total execution + plan time" # 2. Top users by total execution time top_sql_users: query: > SELECT usename, SUM(total_exec_time + total_plan_time) AS total_exec_time FROM pg_stat_statements JOIN pg_user ON pg_stat_statements.userid = pg_user.usesysid GROUP BY usename ORDER BY total_exec_time DESC LIMIT 5; metrics: - usename: usage: "LABEL" description: "PostgreSQL user" - total_exec_time: usage: "GAUGE" description: "Total execution time by user" # 3. Top client IPs by connection count top_clients: query: > SELECT client_addr, COUNT(*) AS connections FROM pg_stat_activity WHERE client_addr IS NOT NULL GROUP BY client_addr ORDER BY connections DESC LIMIT 5; metrics: - client_addr: usage: "LABEL" description: "Client IP address" - connections: usage: "GAUGE" description: "Number of active connections" # 4. Currently running queries by user and IP active_queries_by_user_ip: query: > SELECT usename, client_addr, COUNT(*) as active_queries FROM pg_stat_activity WHERE state = 'active' GROUP BY usename, client_addr; metrics: - usename: usage: "LABEL" description: "User running queries" - client_addr: usage: "LABEL" description: "Client IP address" - active_queries: usage: "GAUGE" description: "Number of currently active queries" # 5. Query frequency (most called) frequent_sql: query: > SELECT query, calls FROM pg_stat_statements ORDER BY calls DESC LIMIT 5; metrics: - query: usage: "LABEL" description: "SQL query text" - calls: usage: "COUNTER" description: "Number of executions" # 6. Table bloat statistics table_bloat: query: > SELECT current_database() AS current_db, schemaname AS schema_name, tblname AS table_name, (bs * tblpages) / 1024 AS actual_table_size_kb, ((tblpages - est_tblpages) * bs) / 1024 AS wasted_space_kb, CASE WHEN tblpages > 0 AND tblpages - est_tblpages > 0 THEN 100 * (tblpages - est_tblpages) / tblpages::float ELSE 0 END AS wasted_space_percent, fillfactor AS table_fill_factor, CASE WHEN tblpages - est_tblpages_ff > 0 THEN (tblpages - est_tblpages_ff) * bs / 1024 ELSE 0 END AS bloat_size_kb, CASE WHEN tblpages > 0 AND tblpages - est_tblpages_ff > 0 THEN 100 * (tblpages - est_tblpages_ff) / tblpages::float ELSE 0 END AS bloat_size_percent FROM ( SELECT ceil(reltuples / ((bs - page_hdr) / tpl_size)) + ceil(toasttuples / 4) AS est_tblpages, ceil(reltuples / ((bs - page_hdr) * fillfactor / (tpl_size * 100))) + ceil(toasttuples / 4) AS est_tblpages_ff, tblpages, fillfactor, bs, schemaname, tblname FROM ( SELECT (4 + tpl_hdr_size + tpl_data_size + (2 * ma) - CASE WHEN tpl_hdr_size % ma = 0 THEN ma ELSE tpl_hdr_size % ma END - CASE WHEN ceil(tpl_data_size)::int % ma = 0 THEN ma ELSE ceil(tpl_data_size)::int % ma END ) AS tpl_size, (heappages + toastpages) AS tblpages, reltuples, toasttuples, bs, page_hdr, schemaname, tblname, fillfactor, ma, tpl_hdr_size, tpl_data_size FROM ( SELECT ns.nspname AS schemaname, tbl.relname AS tblname, tbl.reltuples, tbl.relpages AS heappages, COALESCE(toast.relpages, 0) AS toastpages, COALESCE(toast.reltuples, 0) AS toasttuples, COALESCE(substring(array_to_string(tbl.reloptions, ' ') FROM 'fillfactor=([0-9]+)')::smallint, 100) AS fillfactor, current_setting('block_size')::numeric AS bs, CASE WHEN version() ~ 'mingw32|64-bit|x86_64|ppc64|ia64|amd64' THEN 8 ELSE 4 END AS ma, 24 AS page_hdr, 23 + CASE WHEN MAX(COALESCE(s.null_frac, 0)) > 0 THEN (7 + count(s.attname)) / 8 ELSE 0 END + CASE WHEN bool_or(att.attname = 'oid' AND att.attnum < 0) THEN 4 ELSE 0 END AS tpl_hdr_size, SUM((1 - COALESCE(s.null_frac, 0)) * COALESCE(s.avg_width, 0)) AS tpl_data_size FROM pg_attribute AS att JOIN pg_class AS tbl ON att.attrelid = tbl.oid JOIN pg_namespace AS ns ON ns.oid = tbl.relnamespace LEFT JOIN pg_stats AS s ON s.schemaname = ns.nspname AND s.tablename = tbl.relname AND s.attname = att.attname LEFT JOIN pg_class AS toast ON tbl.reltoastrelid = toast.oid WHERE NOT att.attisdropped AND tbl.relkind IN ('r', 'm') GROUP BY 1, 2, 3, 4, 5, 6, 7, 8, 9 ) AS inner_subquery ) AS mid_subquery ) AS bloat_subquery WHERE schemaname = 'public' ORDER BY schema_name, table_name; metrics: - schema_name: usage: "LABEL" description: "Schema name" - table_name: usage: "LABEL" description: "Table name" - bloat_size_kb: usage: "GAUGE" description: "Bloat size in KB" - bloat_size_percent: usage: "GAUGE" description: "Bloat size as a percentage" -
Définir la variable d'environnement de la source de données.
export DATA_SOURCE_NAME="postgresql://postgres_exporter:<password>@<POSTGRES_HOST>:5432/postgres?sslmode=require"Note :
<POSTGRES_HOST>est le nom de domaine complet du point d'extrémité principal. Vous pouvez le trouver dans la page des détails de la grappe PostgreSQL dans la console OCI. -
Démarrez l'exportateur PostgreSQL.
Exécutez l'exportateur PostgreSQL avec le fichier
queries.yamlpersonnalisé à l'aide de la commande suivante. Cela démarre l'exportateur sur le port9187et enregistre la sortie dansexporter.log.nohup /usr/local/bin/postgres_exporter --extend.query-path=/home/opc/queries.yaml --web.listen-address=":9187" > exporter.log 2>&1 &Note : Pour que les opérations s'exécutent après le redémarrage, envisagez de configurer le service à l'aide de systemd
-
Vérifier l'exportateur.
curl http://localhost:9187/metrics
Tâche 3 : Installer et configurer Prometheus
-
Installer Prometheus.
wget https://github.com/prometheus/prometheus/releases/download/v2.52.0/prometheus-2.52.0.linux-amd64.tar.gz tar -xvf prometheus-2.52.0.linux-amd64.tar.gz sudo mv prometheus-2.52.0.linux-amd64/prometheus /usr/local/bin/ sudo mv prometheus-2.52.0.linux-amd64/promtool /usr/local/bin/ -
Créer la configuration Prometheus.
Créez le fichier
/etc/prometheus/prometheus.ymlavec le contenu suivant.global: scrape_interval: 15s scrape_configs: - job_name: 'postgres_exporter' static_configs: - targets: ['127.0.0.1:9187'] -
Démarrer Prometheus.
nohup prometheus --config.file=/etc/prometheus/prometheus.yml > prometheus.log 2>&1 &Note : Pour que les opérations s'exécutent après le redémarrage, envisagez de configurer le service à l'aide de systemd
-
Vérifier les cibles.
Visitez ici :
http://<instance_ip>:9090/targets.
Tâche 4 : Installer et configurer Grafana
-
Installer Grafana.
sudo yum install -y https://dl.grafana.com/oss/release/grafana-10.4.2-1.x86_64.rpm sudo systemctl enable grafana-server sudo systemctl start grafana-server -
Connectez-vous à Grafana.
Allez à l'URL suivante :
http://<instance_ip>:3000et entrez Nom d'utilisateur commeadminet Mot de passe commeadmin. -
Ajouter la source de données dans Grafana.
-
Allez à Connexions, Sources de données et cliquez sur Ajouter une source de données.
-
Sélectionnez Prometheus.
-
Entrez URL comme
http://localhost:9090.

-
-
Importer le tableau de bord PostgreSQL.
-
Sélectionnez Importer un tableau de bord.
-
Importer l'ID tableau de bord 9628 à partir des tableaux de bord Grafana.

-
Tâche 5 : Explorer les mesures de la base de données OCI Database with PostgreSQL dans Grafana
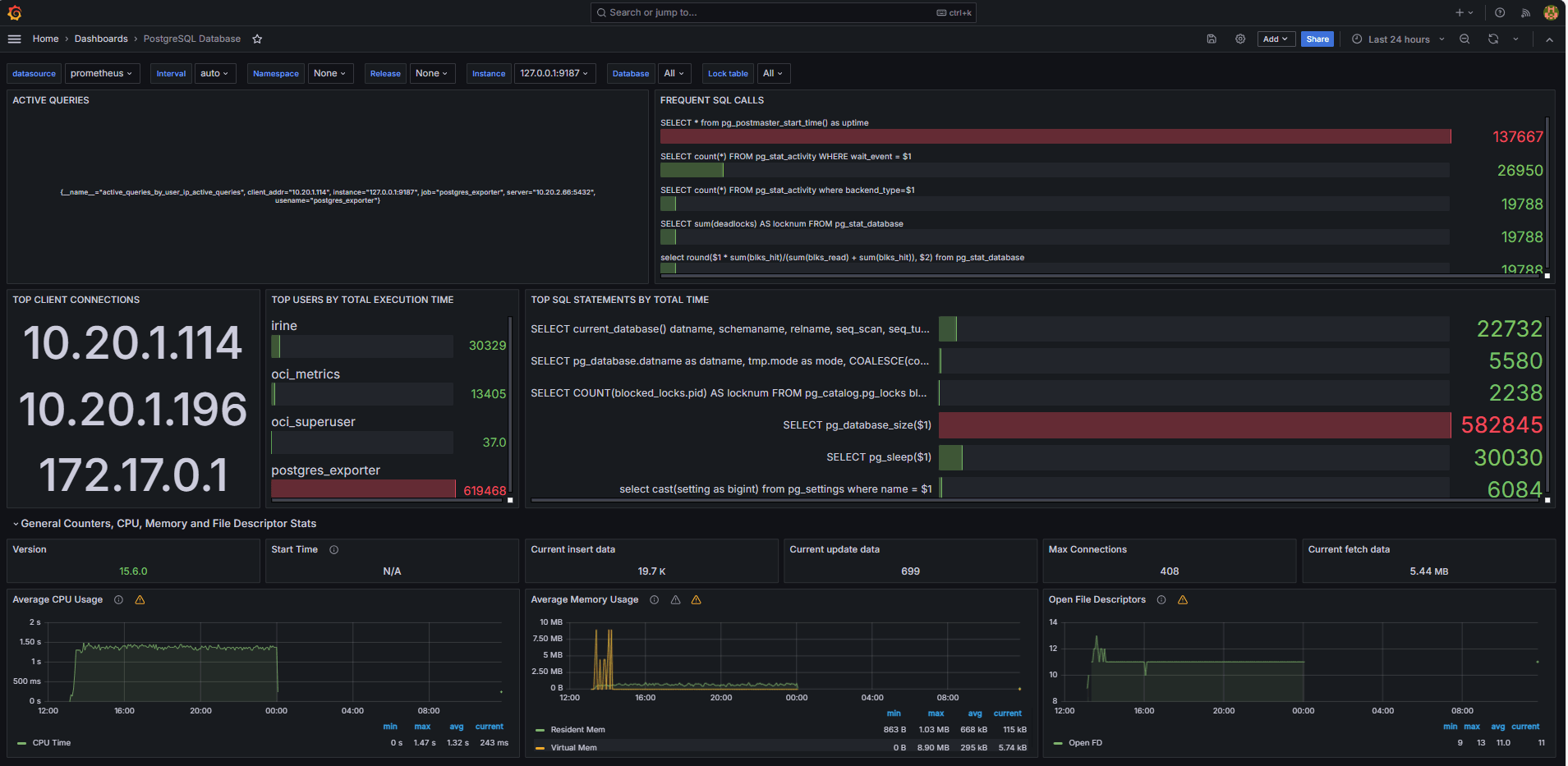
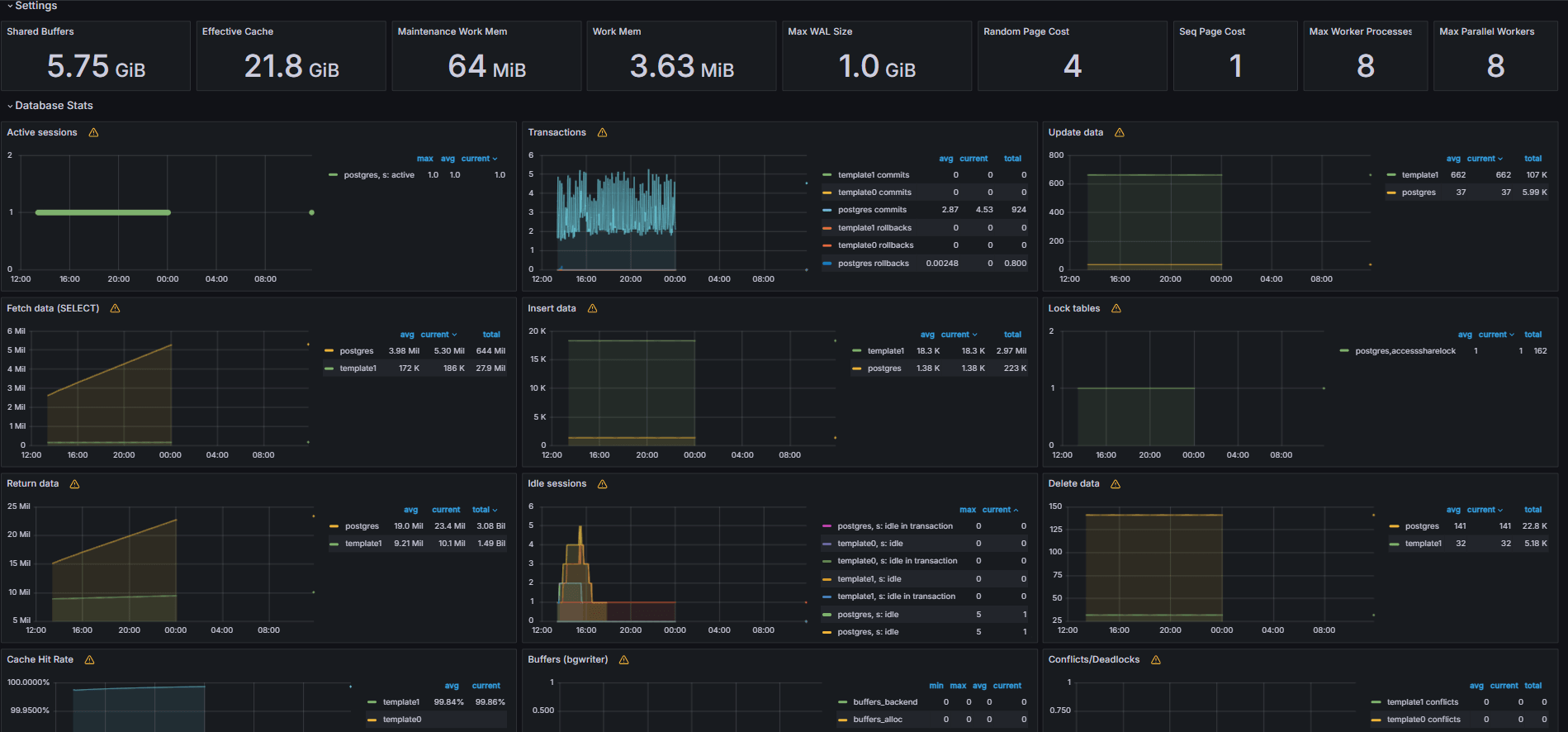
Les images suivantes montrent les tableaux de bord finaux.


-
Consultez les mesures exposées à partir de votre fichier
queries.yamlpersonnalisé dans l'onglet Explorer de Grafana. -
Ajouter des visualisations pour :
- Principales instructions SQL les plus lentes.
- Meilleurs utilisateurs.
- Interrogations actives.
- Principales adresses IP de client.
- Fréquence des interrogations (les plus appelées interrogations).
Tâche 6 : Configurer l'alerte pour la base de données OCI Database with PostgreSQL dans Grafana
-
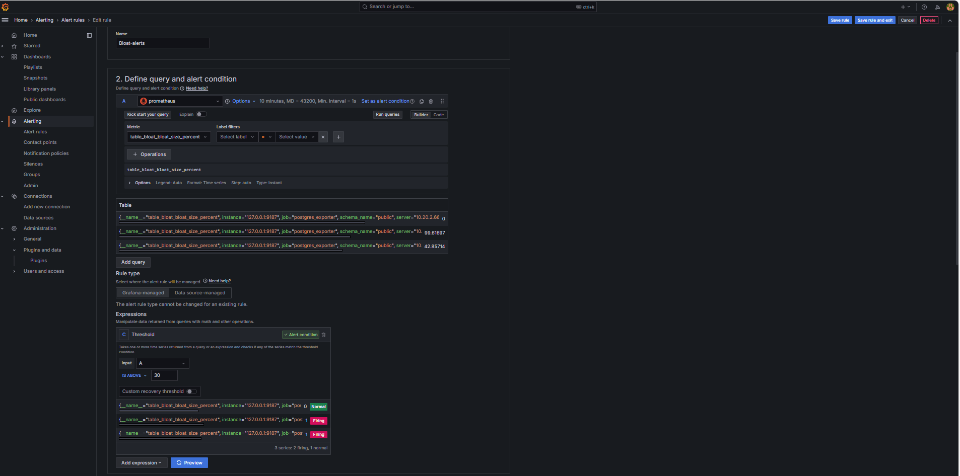
Collecter la mesure Bloat.
-
Une interrogation SQL personnalisée a été utilisée pour estimer la saturation de la table, en fonction des vues du catalogue système PostgreSQL telles que
pg_class,pg_namespace,pg_attributeetpg_stats. -
Cette interrogation a été exposée en tant que mesure personnalisée au moyen d'un exportateur PostgreSQL en l'ajoutant au fichier
queries.yaml, comme indiqué dans la tâche 2.2, et a ensuite été balayée par Prometheus.
-
-
Configurer une règle d'alerte.
-
Naviguez jusqu'à Alerte et cliquez sur Règles d'alerte dans Grafana.
-
Cliquez sur + Nouvelle règle d'alerte.

-
Entrez un nom pour votre règle d'alerte.
-
Sélectionnez Prometheus comme source de données.
-
Dans la section Définir une interrogation et une condition d'alerte, entrez les informations suivantes.
-
Recherchez la mesure
table_bloat_bloat_size_percent. -
Dans le générateur de condition d'alerte, entrez les informations suivantes.
-
Définir l'entrée : Sélectionnez A.
-
Condition : Sélectionnez IS ABOVE 30.
Note : Vous pouvez cliquer sur Prévisualiser pour vérifier si l'alerte est déclenchée dans les conditions courantes.

-
-
-
Dans la section Définir le comportement de l'évaluation, entrez les informations suivantes.
-
Cliquez sur + Nouveau groupe d'évaluation.
-
Groupe d'évaluations : Entrez
postgres-bloat-alerts. -
Intervalle d'évaluation : Sélectionnez
5m(qui définit la fréquence à laquelle Grafana évalue la règle d'alerte). -
Période en attente : Réglez à
5m(l'alerte doit rester vraie pendant 5 minutes continues avant qu'elle ne se déclenche. Cette valeur doit être égale ou supérieure à l'intervalle d'évaluation).
-
-
Cliquez sur Enregistrer la règle et quitter pour activer votre alerte.


-
-
Configurer l'alerte par courriel au moyen de SMTP (Gmail).
Pour activer les avis par courriel pour les alertes dans Grafana, configurez la section
smtpde votre fichiergrafana.ini.-
Modifiez le fichier de configuration Grafana dans l'instance de calcul OCI où vous avez installé Grafana.
sudo nano /etc/grafana/grafana.ini -
Annulez la mise en commentaire et mettez à jour la section
smtpavec le contenu suivant.[smtp] enabled = true host = smtp.gmail.com:587 user = your_email@gmail.com password = *************** skip_verify = true from_address = your_email@gmail.com from_name = Grafana ehlo_identity = localhost startTLS_policy = OpportunisticStartTLS enable_tracing = falseNote : Pour utiliser Gmail, vous devez activer la vérification en 2 étapes et générer un mot de passe d'application à partir des paramètres de votre compte Google. N'utilisez pas votre mot de passe Gmail habituel.
-
Après avoir enregistré la configuration, redémarrez Grafana pour appliquer les modifications à l'aide de la commande suivante.
sudo systemctl restart grafana-server
-
-
Configurer des points de contact pour les avis d'alerte.
Les points de contact définissent où et comment Grafana envoie des alertes lorsqu'une règle est déclenchée, comme le courriel, Slack, le webhook, etc.
-
Naviguez jusqu'à Alerte et cliquez sur Points de contact dans Grafana.
-
Cliquez sur + Nouveau point de contact pour en créer un, ou sélectionnez et modifiez un point existant.
-
Pour configurer un point de contact par courriel, entrez les informations suivantes.
-
Nom : Entrez le nom du point de contact (par exemple,
grafana-default-email). -
Intégration : Sélectionnez Courriel.
-
Adresses : Entrez une ou plusieurs adresses de courriel.
-
-
Cliquez sur Tester pour vérifier la transmission de messages.
-
Cliquez sur Enregistrer le point de contact.

-
-
Configurer une politique d'avis.
Les politiques de notification dans Grafana contrôlent comment et quand les alertes sont acheminées vers les points de contact. Après avoir configuré un point de contact, vous devez créer une politique de notification pour connecter des alertes à ce point de contact.
-
Naviguez jusqu'à Alerte et cliquez sur Politiques d'avis dans Grafana.
-
Cliquez sur Modifier dans la politique par défaut ou sur + Nouvelle politique.
-
Sous Point de contact par défaut, sélectionnez votre contact (
grafana-default-email). -
Sous Regrouper par, vous pouvez regrouper les alertes en fonction de valeurs d'étiquette telles que :
-
grafana_folder -
alertname
-
-
Cliquez sur Options de programmation et entrez les informations suivantes.
-
Attente de groupe : Sélectionnez 30s, c'est le temps d'attente avant l'envoi de la première alerte d'un groupe.
-
Intervalle de groupe : Sélectionnez 5m, c'est le temps entre les lots d'alertes regroupées.
-
Intervalle de répétition : Sélectionnez 30m, c'est l'heure après laquelle la même alerte est renvoyée si elle se déclenche toujours.
-
-
Cliquez sur Mettre à jour la politique par défaut pour enregistrer.

-
-
Déclencher et vérifier l'alerte.
-
Simuler une violation de seuil (facultatif).
Pour tester le déclenchement d'alerte, vous pouvez :
-
Réduisez temporairement le seuil d'alerte (par exemple, définissez
bloat_size_percent > 0).Ou,
-
Introduisez des ballonnements en effectuant des opérations UPDATE ou DELETE répétées sur une grande table de test.
-
-
Attendez l'évaluation.
Grafana vérifie les conditions d'alerte à l'intervalle d'évaluation défini (par exemple, toutes les 5 minutes). Si la condition est vraie pour la période en attente (par exemple, 5 minutes), l'alerte se déclenche.
-
Vérification du service de transmission de messages.
Lorsqu'elle est déclenchée, l'alerte est envoyée par le point de contact SMTP configuré (par exemple, Gmail). Vérifiez la boîte de réception de l'adresse du destinataire pour un courriel de notification envoyé par Grafana.

-
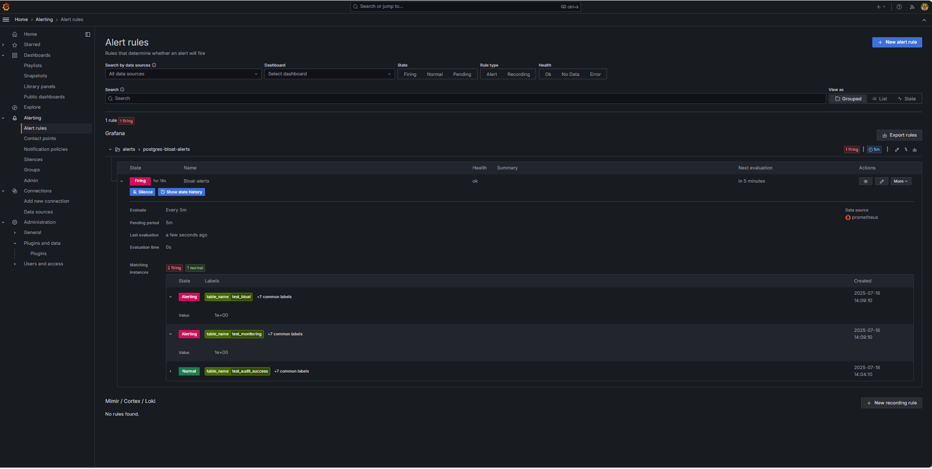
Rétroaction sur l'interface utilisateur Grafana.
Naviguez jusqu'à Alerte et cliquez sur Règles d'alerte pour voir le statut de l'alerte. Vous verrez des indicateurs de statut tels que Démarrage dans la page Règles d'alerte.

-
Liens connexes
Remerciements
- Auteur - Irine Benoy (Ceinture noire de données à code source libre)
Ressources d'apprentissage supplémentaires
Explorez d'autres laboratoires sur le site docs.oracle.com/learn ou accédez à plus de contenu d'apprentissage gratuit sur le canal Oracle Learning YouTube. De plus, visitez education.oracle.com/learning-explorer pour devenir un explorateur Oracle Learning.
Pour obtenir la documentation sur le produit, visitez Oracle Help Center.
Monitor an OCI Database with PostgreSQL using Prometheus and Grafana
G39866-01
Copyright ©2025, Oracle and/or its affiliates.