PrometheusおよびGrafanaを使用したPostgreSQLによるOracle Cloud Infrastructure Databaseの監視
はじめに
PostgreSQLは、アプリケーション開発者の間で最も人気のあるデータベースの1つです。Oracle Cloud Infrastructure Database with PostgreSQL (OCI Database with PostgreSQL)が提供する管理オーバーヘッドの排除に加えて、監視の容易さの実装に関しては、さらに一歩進みます。PrometheusとGrafanaは、それぞれ時系列データ・ストレージとビジュアライゼーションのアプリケーション・パフォーマンスを監視する際に非常に人気のあるペアです。
In this tutorial, we will demonstrate how to monitor an OCI Database with PostgreSQL by extracting query-level metrics using the PostgreSQL Exporter, scraping them with Prometheus, visualizing them in Grafana, and setting up alerts for bloat metrics.
アーキテクチャの概要
次のスキーマは、全体的なアプローチを示しています。以下のコンポーネントが使用されます。
- OCI Database with PostgreSQL.
- Postgresエクスポータ: メトリックを公開します。
- Prometheusはメトリックをスクレイプします。
- Grafana: メトリックをビジュアル化します。

ノート:アーキテクチャにはわかりやすくするために3つのサブネットが表示されますが、このチュートリアルでは2つのみを使用し、ジャンプ・ホストはPrometheusおよびGrafanaのデプロイに使用されるVMでもあります。
目的
-
PrometheusのPostgreSQLエクスポータを使用して、PostgreSQLメトリックを抽出します。
-
これらのメトリックをPrometheusに取り込みます。
-
Grafanaダッシュボードを使用してメトリックをビジュアル化します。
-
PostgreSQLエクスポータを介して公開されたメトリックを使用して、表の浮動を検出するアラートを設定します。
前提条件
-
Access to an OCI tenancy with a provisioned OCI Database with PostgreSQL cluster.詳細は、DBeaverを使用したPostgreSQLを使用したOracle Cloud Infrastructure Databaseへの接続を参照してください。
-
OCI Compute instance (jump host) in a public subnet in the same VCN as the OCI Database with PostgreSQL.
-
OCIセキュリティ・リスト:インバウンド・ポート
9090、9187、3000を許可します。 -
次のコマンドを実行して、インスタンスにファイアウォールを設定します。
sudo firewall-cmd --permanent --add-port=9090/tcp sudo firewall-cmd --permanent --add-port=9187/tcp sudo firewall-cmd --permanent --add-port=3000/tcp sudo firewall-cmd --reload
タスク1: PostgreSQLOCI Database with PostgreSQLを使用したOCI Databaseでの拡張の監視の有効化
-
pg_stat_statements拡張機能を有効にします。OCIコンソールを使用して、OCI Database with PostgreSQL構成に
pg_stat_statementsを追加します。詳細は、データベースの拡張機能の有効化を参照してください。 -
モニタリング・ユーザーの作成。
次の問合せを実行して、ジャンプ・ホストを介してDBeaverを使用してユーザーを作成および接続します。
CREATE USER postgres_exporter WITH PASSWORD '<password>'; GRANT CONNECT ON DATABASE postgres TO postgres_exporter; GRANT pg_monitor TO postgres_exporter;Note:
pg_stat_ioextension is available from OCI Database with PostgreSQL v16 onwards.
タスク2: PrometheusのPostgreSQLエクスポータのインストール
ノート: OCIコンピュート・インスタンスで次のコマンドを実行します。
-
PostgreSQLエクスポータをインストールします。
wget https://github.com/prometheus-community/postgres_exporter/releases/download/v0.15.0/postgres_exporter-0.15.0.linux-amd64.tar.gz tar -xvf postgres_exporter-0.15.0.linux-amd64.tar.gz sudo mv postgres_exporter-0.15.0.linux-amd64/postgres_exporter /usr/local/bin/ -
カスタム
queries.yamlを作成します。nano queries.yaml# Custom PostgreSQL Query Metrics for Postgres Exporter # Top 5 slowest SQL statements top_sql_statements: query: > SELECT query, calls, total_exec_time + total_plan_time AS total_time FROM pg_stat_statements ORDER BY total_time DESC LIMIT 5; metrics: - query: usage: "LABEL" description: "SQL query text" - calls: usage: "COUNTER" description: "Number of executions" - total_time: usage: "GAUGE" description: "Total execution + plan time" # 2. Top users by total execution time top_sql_users: query: > SELECT usename, SUM(total_exec_time + total_plan_time) AS total_exec_time FROM pg_stat_statements JOIN pg_user ON pg_stat_statements.userid = pg_user.usesysid GROUP BY usename ORDER BY total_exec_time DESC LIMIT 5; metrics: - usename: usage: "LABEL" description: "PostgreSQL user" - total_exec_time: usage: "GAUGE" description: "Total execution time by user" # 3. Top client IPs by connection count top_clients: query: > SELECT client_addr, COUNT(*) AS connections FROM pg_stat_activity WHERE client_addr IS NOT NULL GROUP BY client_addr ORDER BY connections DESC LIMIT 5; metrics: - client_addr: usage: "LABEL" description: "Client IP address" - connections: usage: "GAUGE" description: "Number of active connections" # 4. Currently running queries by user and IP active_queries_by_user_ip: query: > SELECT usename, client_addr, COUNT(*) as active_queries FROM pg_stat_activity WHERE state = 'active' GROUP BY usename, client_addr; metrics: - usename: usage: "LABEL" description: "User running queries" - client_addr: usage: "LABEL" description: "Client IP address" - active_queries: usage: "GAUGE" description: "Number of currently active queries" # 5. Query frequency (most called) frequent_sql: query: > SELECT query, calls FROM pg_stat_statements ORDER BY calls DESC LIMIT 5; metrics: - query: usage: "LABEL" description: "SQL query text" - calls: usage: "COUNTER" description: "Number of executions" # 6. Table bloat statistics table_bloat: query: > SELECT current_database() AS current_db, schemaname AS schema_name, tblname AS table_name, (bs * tblpages) / 1024 AS actual_table_size_kb, ((tblpages - est_tblpages) * bs) / 1024 AS wasted_space_kb, CASE WHEN tblpages > 0 AND tblpages - est_tblpages > 0 THEN 100 * (tblpages - est_tblpages) / tblpages::float ELSE 0 END AS wasted_space_percent, fillfactor AS table_fill_factor, CASE WHEN tblpages - est_tblpages_ff > 0 THEN (tblpages - est_tblpages_ff) * bs / 1024 ELSE 0 END AS bloat_size_kb, CASE WHEN tblpages > 0 AND tblpages - est_tblpages_ff > 0 THEN 100 * (tblpages - est_tblpages_ff) / tblpages::float ELSE 0 END AS bloat_size_percent FROM ( SELECT ceil(reltuples / ((bs - page_hdr) / tpl_size)) + ceil(toasttuples / 4) AS est_tblpages, ceil(reltuples / ((bs - page_hdr) * fillfactor / (tpl_size * 100))) + ceil(toasttuples / 4) AS est_tblpages_ff, tblpages, fillfactor, bs, schemaname, tblname FROM ( SELECT (4 + tpl_hdr_size + tpl_data_size + (2 * ma) - CASE WHEN tpl_hdr_size % ma = 0 THEN ma ELSE tpl_hdr_size % ma END - CASE WHEN ceil(tpl_data_size)::int % ma = 0 THEN ma ELSE ceil(tpl_data_size)::int % ma END ) AS tpl_size, (heappages + toastpages) AS tblpages, reltuples, toasttuples, bs, page_hdr, schemaname, tblname, fillfactor, ma, tpl_hdr_size, tpl_data_size FROM ( SELECT ns.nspname AS schemaname, tbl.relname AS tblname, tbl.reltuples, tbl.relpages AS heappages, COALESCE(toast.relpages, 0) AS toastpages, COALESCE(toast.reltuples, 0) AS toasttuples, COALESCE(substring(array_to_string(tbl.reloptions, ' ') FROM 'fillfactor=([0-9]+)')::smallint, 100) AS fillfactor, current_setting('block_size')::numeric AS bs, CASE WHEN version() ~ 'mingw32|64-bit|x86_64|ppc64|ia64|amd64' THEN 8 ELSE 4 END AS ma, 24 AS page_hdr, 23 + CASE WHEN MAX(COALESCE(s.null_frac, 0)) > 0 THEN (7 + count(s.attname)) / 8 ELSE 0 END + CASE WHEN bool_or(att.attname = 'oid' AND att.attnum < 0) THEN 4 ELSE 0 END AS tpl_hdr_size, SUM((1 - COALESCE(s.null_frac, 0)) * COALESCE(s.avg_width, 0)) AS tpl_data_size FROM pg_attribute AS att JOIN pg_class AS tbl ON att.attrelid = tbl.oid JOIN pg_namespace AS ns ON ns.oid = tbl.relnamespace LEFT JOIN pg_stats AS s ON s.schemaname = ns.nspname AND s.tablename = tbl.relname AND s.attname = att.attname LEFT JOIN pg_class AS toast ON tbl.reltoastrelid = toast.oid WHERE NOT att.attisdropped AND tbl.relkind IN ('r', 'm') GROUP BY 1, 2, 3, 4, 5, 6, 7, 8, 9 ) AS inner_subquery ) AS mid_subquery ) AS bloat_subquery WHERE schemaname = 'public' ORDER BY schema_name, table_name; metrics: - schema_name: usage: "LABEL" description: "Schema name" - table_name: usage: "LABEL" description: "Table name" - bloat_size_kb: usage: "GAUGE" description: "Bloat size in KB" - bloat_size_percent: usage: "GAUGE" description: "Bloat size as a percentage" -
データ・ソース環境変数を設定します。
export DATA_SOURCE_NAME="postgresql://postgres_exporter:<password>@<POSTGRES_HOST>:5432/postgres?sslmode=require"ノート:
<POSTGRES_HOST>はプライマリ・エンドポイントFQDNです。これは、OCIコンソールのPostgreSQLクラスタの詳細ページで確認できます。 -
PostgreSQLエクスポータを起動します。
次のコマンドを使用して、カスタム
queries.yamlファイルを使用してPostgreSQLエクスポータを実行します。これにより、ポート9187でエクスポータが起動され、出力がexporter.logに記録されます。nohup /usr/local/bin/postgres_exporter --extend.query-path=/home/opc/queries.yaml --web.listen-address=":9187" > exporter.log 2>&1 &注意:リブート後も動作させるためには、systemdを使用してサービスを設定することを検討してください。
-
エクスポータを確認します。
curl http://localhost:9187/metrics
タスク3: Prometheusのインストールおよび構成
-
Prometheusをインストールします。
wget https://github.com/prometheus/prometheus/releases/download/v2.52.0/prometheus-2.52.0.linux-amd64.tar.gz tar -xvf prometheus-2.52.0.linux-amd64.tar.gz sudo mv prometheus-2.52.0.linux-amd64/prometheus /usr/local/bin/ sudo mv prometheus-2.52.0.linux-amd64/promtool /usr/local/bin/ -
Prometheus構成の作成。
次の内容で
/etc/prometheus/prometheus.ymlファイルを作成します。global: scrape_interval: 15s scrape_configs: - job_name: 'postgres_exporter' static_configs: - targets: ['127.0.0.1:9187'] -
Prometheusを起動します。
nohup prometheus --config.file=/etc/prometheus/prometheus.yml > prometheus.log 2>&1 &注意:リブート後も動作させるためには、systemdを使用してサービスを設定することを検討してください。
-
ターゲットの検証。
http://<instance_ip>:9090/targetsをご覧ください。
タスク4: Grafanaのインストールおよび構成
-
Grafanaをインストールします。
sudo yum install -y https://dl.grafana.com/oss/release/grafana-10.4.2-1.x86_64.rpm sudo systemctl enable grafana-server sudo systemctl start grafana-server -
Grafanaにログインします。
URL
http://<instance_ip>:3000に移動し、adminとして「ユーザー名」、adminとして「パスワード」を入力します。 -
Grafanaにデータ・ソースを追加します。
-
「接続」、「データ・ソース」に移動して、「データ・ソースの追加」をクリックします。
-
「Prometheus」を選択します。
-
「URL」に
http://localhost:9090と入力します。

-
-
PostgreSQLダッシュボードをインポートします。
-
「ダッシュボードのインポート」を選択します。
-
Grafanaダッシュボードから9628ダッシュボードIDをインポートします。

-
Task 5: Explore OCI Database with PostgreSQL Metrics in Grafana
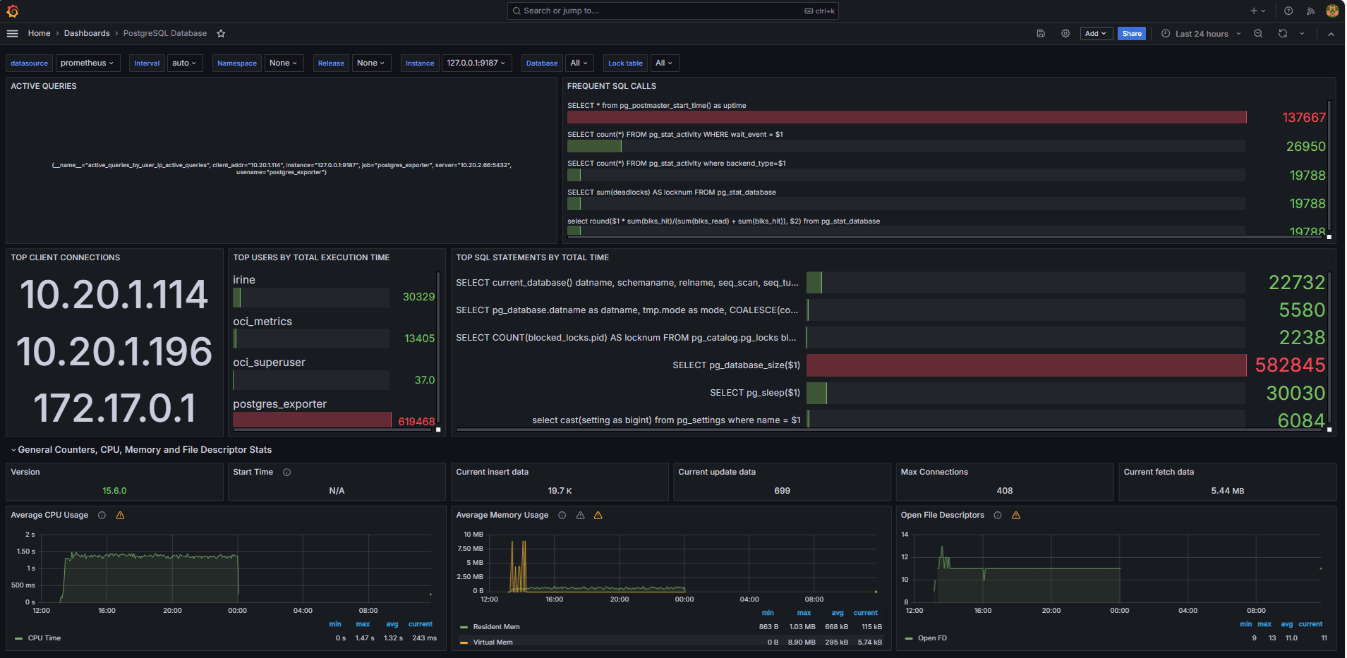
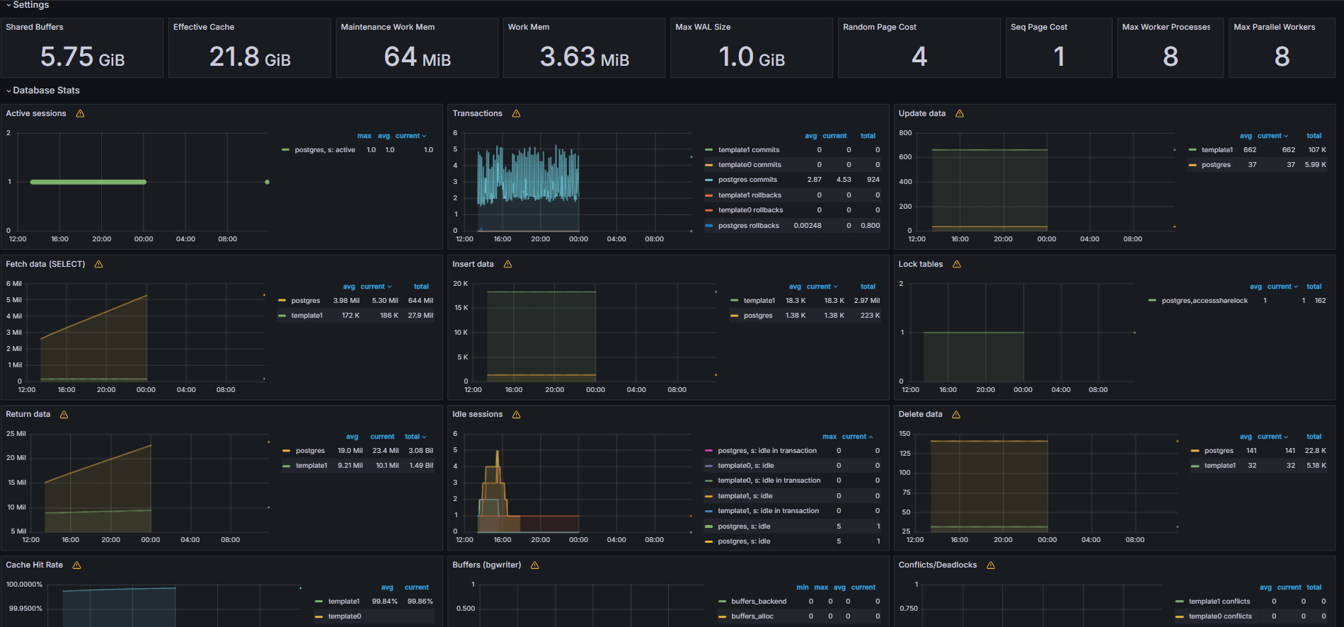
次の図は、最終的なダッシュボードを示しています。


-
Grafanaの「探索」タブから、カスタム
queries.yamlファイルから公開されたメトリックを表示します。 -
次のビジュアライゼーションを追加します。
- 最も遅いSQL文。
- 最上位ユーザー。
- アクティブなクエリー。
- 上位クライアントIP。
- 問合せ頻度(最もコールされた問合せ)。
Task 6: Set Up Alert for OCI Database with PostgreSQL Bloat Metrics in Grafana
-
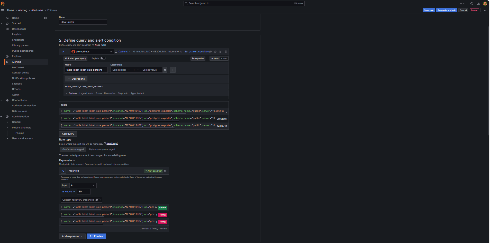
Bloatメトリックの収集。
-
カスタムSQL問合せを使用して、
pg_class、pg_namespace、pg_attribute、pg_statsなどのPostgreSQLシステム・カタログ・ビューに基づいて表の浮動小数点数を推定しました。 -
この問合せは、タスク2.2に示すように、
queries.yamlファイルに追加することでPostgreSQLエクスポータを介してカスタム・メトリックとして公開され、その後Prometheusによってスクレイプされました。
-
-
アラート・ルールの構成。
-
「アラート」にナビゲートし、Grafanaの「アラート・ルール」をクリックします。
-
「+新規アラート・ルール」をクリックします。

-
アラート・ルールの「名前」を入力します。
-
「データ・ソース」として「Prometheus」を選択します。
-
「問合せおよびアラート条件の定義」セクションで、次の情報を入力します。
-
table_bloat_bloat_size_percentメトリックを検索します。 -
「アラート条件」ビルダーで、次の情報を入力します。
-
入力の設定: 「A」を選択します。
-
条件: 「IS ABOVE 30」を選択します。
ノート: 「プレビュー」をクリックして、現在の条件でアラートが起動するかどうかを検証できます。

-
-
-
「評価動作の設定」セクションで、次の情報を入力します。
-
「+新規評価グループ」をクリックします。
-
評価グループ:
postgres-bloat-alertsと入力します。 -
評価間隔:
5mを選択します(これは、Grafanaがアラート・ルールを評価する頻度を定義します)。 -
保留期間:
5mに設定します(アラートがトリガーされる前に、5分間連続してtrueのままにする必要があります)。これは、評価間隔以上である必要があります)。
-
-
「ルールの保存」および「終了」をクリックして、アラートをアクティブ化します。


-
-
SMTP (Gmail)を介した電子メール・アラートの構成。
Grafanaでアラートの電子メール通知を有効にするには、
grafana.iniファイルのsmtpセクションを構成します。-
GrafanaをインストールしたOCIコンピュート・インスタンスのGrafana構成ファイルを編集します。
sudo nano /etc/grafana/grafana.ini -
smtpセクションのコメントを解除し、次の内容で更新します。[smtp] enabled = true host = smtp.gmail.com:587 user = your_email@gmail.com password = *************** skip_verify = true from_address = your_email@gmail.com from_name = Grafana ehlo_identity = localhost startTLS_policy = OpportunisticStartTLS enable_tracing = falseノート: Gmailを使用するには、2ステップ検証を有効にして、Googleアカウント設定からアプリケーション・パスワードを生成する必要があります。通常のGmailパスワードは使用しないでください。
-
構成を保存した後、次のコマンドを使用してGrafanaを再起動し、変更を適用します。
sudo systemctl restart grafana-server
-
-
アラート通知の連絡先の設定。
連絡先は、電子メール、Slack、Webフックなどのルールがトリガーされたときに、Grafanaがアラートを送信する場所と方法を定義します。
-
「アラート」にナビゲートし、Grafanaで「連絡先」をクリックします。
-
「+新規連絡先」をクリックして連絡先を作成するか、既存の連絡先を選択して編集します。
-
「Eメール連絡先」を構成するには、次の情報を入力します。
-
名前:連絡先名(
grafana-default-emailなど)を入力します。 -
統合: 「電子メール」を選択します。
-
アドレス: 1つ以上の電子メール・アドレスを入力します。
-
-
「テスト」をクリックして、電子メールの配信を確認します。
-
「連絡先の保存」をクリックします。

-
-
通知ポリシーの構成。
Grafanaの通知ポリシーは、アラートを連絡先にルーティングする方法とタイミングを制御します。コンタクト・ポイントを設定した後、そのコンタクト・ポイントにアラートを接続する通知ポリシーを作成する必要があります。
-
「アラート」にナビゲートし、Grafanaで「通知ポリシー」をクリックします。
-
デフォルト・ポリシーの「編集」または「+新規ポリシー」をクリックします。
-
「デフォルトの連絡先」で、連絡先(
grafana-default-email)を選択します。 -
「グループ化基準」で、次のようなラベル値に基づいてアラートをグループ化できます。
-
grafana_folder -
alertname
-
-
「タイミング・オプション」をクリックし、次の情報を入力します。
-
グループ待機: 30sを選択します。これは、グループ内の最初のアラートを送信する前に待機する時間です。
-
グループ間隔: 5mを選択します。これは、グループ化されたアラートのバッチ間の時間です。
-
繰返し間隔: 30mを選択します。これは、同じアラートがまだ起動されている場合に再送信されるまでの時間です。
-
-
「デフォルト・ポリシーの更新」をクリックして保存します。

-
-
アラートのトリガーと検証。
-
しきい値違反をシミュレートします(オプション)。
アラート・トリガーをテストするには、次のいずれかを実行します。
-
アラートしきい値を一時的に下げます(たとえば、
bloat_size_percent > 0を設定します)。あるいは、
-
大規模なテスト表でUPDATEまたはDELETE操作を繰り返して実行することで、bloatを導入します。
-
-
評価待ち。
Grafanaは、定義された評価間隔(5分ごとなど)でアラート条件をチェックします。保留期間(5分など)の条件がtrueの場合、アラートが起動します。
-
電子メール配信チェック。
トリガーされると、構成されたSMTP連絡先(Gmailなど)を介してアラートが送信されます。Grafanaからの通知電子メールの受信者アドレスの受信ボックスをチェックします。

-
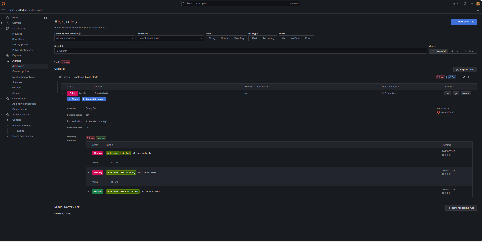
Grafana UIフィードバック。
「アラート」にナビゲートし、「アラート・ルール」をクリックしてアラート・ステータスを表示します。「アラート・ルール」ページに、「起動中」などのステータス・インジケータが表示されます。

-
関連リンク
確認
- 作成者 - Irine Benoy (オープンソース・データ・ブラック・ベルト)
その他の学習リソース
docs.oracle.com/learnで他のラボを確認するか、Oracle Learning YouTubeチャネルで無料のラーニング・コンテンツにアクセスしてください。また、education.oracle.com/learning-explorerにアクセスして、Oracle Learning Explorerになります。
製品ドキュメントについては、Oracle Help Centerを参照してください。
Monitor an OCI Database with PostgreSQL using Prometheus and Grafana
G39869-01
Copyright ©2025, Oracle and/or its affiliates.