耐火性最適化
耐火アプリケーションマシンは、生産のための新しいラインを準備するか、工場のロジスティクスで許可されるときに壁の厚さを増やすためにライニングを修理します。
短時間生産停止時に屈折ライニングの摩耗領域を修復することにより、これらの機械はクリティカルしきい値を上回る壁厚を増加させ、次回壁厚がクリティカルしきい値に達するまで、既存のライニングを使用して追加の鋼鉄バッチを生成できるようにします。このサイクルは、ライニングがライフ終了に達すると総コストが増加するまで続きます。その後、リライニングのためにプロセスを停止する必要があります。
ビジネス・ソリューション
- 耐火アプリケーション・マシンの稼働時間を増やすことで、鉄鋼メーカーの生産性が向上します。
- 耐火材料の使用量と在庫のコストを削減。
- 耐火材のパフォーマンスと使用量の透明性を遅滞なく向上させます。
- 部品の入手可能性と訓練を受けた人員に基づいた交換時間の予測を改善することで、耐火性のあるアプリケーション・マシンのサービス効率を向上させます。
- 二酸化炭素(CO2)排出量の削減による持続可能性のサポート。たとえば、MgOの1トンが1トンのCO2排出を生成できます。
ペルソナ
このアーキテクチャは、耐火性最適化ソリューションのワークフローとターゲット・ペルソナを示しています。

図smart-mfg-personas.pngの説明
この例では、次のリソースがデータを使用します。
- Manufacturing Execution System (MES)、Data Historian、Enterprise Applicationsなど、様々なソースから収集されたデータは、Oracle Autonomous Databaseに流れます。
- プラントセンサーおよび耐火性データから収集されたデータは、データレイクに流れます。
ペルソナは、次のようにデータを使用します。
- Plant Manager: 耐火性の消費とメンテナンスを含むコストを追跡し、予測に基づいて追加の耐火材料の注文を発行します。
- プロセス・エンジニア: 機能テスト(パラメータ相関)を実行し、生産外れ値と運用外れ値を分析し、耐火性分析をレビューします。
- データ・サイエンティスト: 機械学習(ML)モデルを設計して、メンテナンス期間と耐火性を予測します。
技術ソリューション
- マシンの異常を検出し、通知を発行します。
- 屈折消費を取得して、現在のキャンペーンの予測を提供します。
- メンテナンス・ウィンドウに予測を作成します。
- 1kgの耐火材料まで消費を分析し、計画されたキャンペーンの将来の資材オーダーを予測します。
アーキテクチャ
運用データは、接続された耐火性アプリケーション・マシンから顧客の受信します。このデータは、OCIデータ・フローを使用してストリームまたは収集し、Oracle Autonomous Databaseに格納できます。このデータは、OCIデータ・フローを使用して消去され、Manufacturing Lakehouseに送信されて分析されます。耐火性消費データは、OCI データ・サイエンスを使用して開発およびデプロイされたカスタム機械学習アルゴリズムに供給されます。1つのアルゴリズムは、Oracle Fusion Cloud Maintenanceで作業オーダーを生成する耐火性アプリケーション・マシンの予測メンテナンスを行います。もう1つのアルゴリズムは、Supply Chain Managementにフィードする現在または計画されているキャンペーンの将来の屈折消費を予測します。IoT Production MonitoringまたはGrafanaなどのサード・パーティ・ツールを使用して、現在の測定値と運用データの履歴トレンドを可視化できます。

図smart-mfg-architecture.pngの説明
smart-mfg-architecture:oracle.zip
このアーキテクチャには、次の機能と利点があります。
- 耐火消費量の確実な追跡
- すべての関連する耐火性アプリケーション・マシン・センサーを監視
- 屈折消費量を合理的な精度で数週間前に予測
- 耐火性アプリケーション・マシン・コンポーネントを確認または変更するタイミングの推奨
- 屈折量の再オーダーに関する提案
このアーキテクチャでは、次のコンポーネントがサポートされます。
- ストリーミング
Oracle Cloud Infrastructureストリーミングは、リアルタイムで消費および処理できる連続した大量のデータ・ストリームを収集するための、完全に管理されたスケーラブルで耐久性のあるストレージ・ソリューションを提供します。Streamingを使用すると、アプリケーション・ログ、運用テレメトリ、Webクリック・ストリーム・データなど、大量のデータを取り込むことができます。また、パブリッシュ/サブスクライブのメッセージング・モデルで、データが連続して順番に生成され、処理される他のユースケースでも使用できます。
- Oracle Data Integration
Oracle Integrationは、アプリケーションの統合、プロセスの自動化、ビジネス・プロセスに対するインサイトの取得およびビジュアル・アプリケーションの作成を可能にするフルマネージド・サービスです。
OCIデータ統合を使用して、システム間のデータ・フローを最適化します。宣言型、コードなしまたはローコードETLおよびデータ・パイプライン開発をサポートします。
- Oracle GoldenGate Cloud Service
Oracle GoldenGate Cloud Serviceは、クラウド・データベースとクラウド・データベースまたはクラウド以外のデータベース間でデータを移行、統合またはオフロードするためのリアルタイム・クラウド・サービスです。これらのデータベースには、Oracle Base Database Service、Oracle Big Data Cloud Service、Oracle MySQL Cloud ServiceおよびOracle GoldenGateでサポートされているデータベースが含まれます。Oracle GoldenGate Cloud Serviceを使用すると、インフラストラクチャまたはプラットフォームの要件を自分で設定しなくても、クラウドでOracle GoldenGate環境をすばやく構成できます。
- Autonomous Database
Oracle Cloud Infrastructure Autonomous Databaseは、トランザクション処理およびデータ・ウェアハウス・ワークロードに使用できるフルマネージドの事前構成済データベース環境です。ハードウェアの構成や管理、ソフトウェアのインストールを行う必要はありません。Oracle Cloud Infrastructureでは、データベースの作成、およびデータベースのバックアップ、パッチ適用、アップグレードおよびチューニングが処理されます。
- オブジェクト・ストレージ
オブジェクト・ストレージでは、データベースのバックアップ、分析データ、イメージやビデオなどのリッチ・コンテンツなど、あらゆるコンテンツ・タイプの構造化データおよび非構造化データにすばやくアクセスできます。インターネットから直接またはクラウド・プラットフォーム内から、安全かつセキュアにデータを格納し、取得できます。パフォーマンスやサービスの信頼性を損なうことなく、シームレスにストレージを拡張できます。迅速、即時、頻繁にアクセスする必要があるホット・ストレージには、標準ストレージを使用します。長期間保持し、ほとんどまたはほとんどアクセスしないコールド・ストレージには、アーカイブ・ストレージを使用します。
- データ・フロー
Oracle Cloud Infrastructure (OCI) Data Flowは、完全に管理されたApache Sparkサービスであり、非常に大規模なデータセットに対して処理タスクを実行します。デプロイや管理を行うインフラストラクチャはありません。開発者は、Sparkストリーミングを使用して、継続的に生成されたストリーミング・データに対してクラウドETLを実行することもできます。これにより、開発者はインフラストラクチャ管理ではなくアプリケーション開発に集中できるため、迅速なアプリケーション配信が可能になります。
- データ・カタログ
Oracle Cloud Infrastructure Data Catalogは、エンタープライズ・データの完全管理型セルフサービス・データ検出およびガバナンス・ソリューションです。データ・エンジニア、データ・サイエンティスト、データ・スチュワードおよび最高データ担当者に、組織の技術メタデータ、ビジネス・メタデータおよび運用メタデータを管理するための単一のコラボレーション環境を提供します。
- データ・レイクハウス
データ・レイクハウスは、すべてのデータを格納、理解および分析できる最新のオープン・アーキテクチャです。データ・ウェアハウスのパワーとリッチさと、最も人気のあるオープン・ソース・データレイク・テクノロジーの幅と柔軟性を兼ね備えています。Oracle Cloud Infrastructure(OCI)にデータレイクハウスを構築して、最新のAIフレームワークと事前構築済みAIサービスと連携できます。
マネージドSpark、Hadoop、Elasticsearch、およびKafka互換サービスの包括的なプラットフォームを使用して、すべてのデータから新しいインサイトを取得し、クラス最高のデータウェアハウスおよびデータ管理サービスと組み合わせます。
- AI
Oracle Cloud Infrastructure AI Servicesは、OCI AI異常検出および予測サービスを含むサービスの集合であり、開発者がアプリケーションやビジネス業務にAIを簡単に適用できるようにする事前構築された機械学習モデルを備えています。
- データ・サイエンス
Oracle Cloud Infrastructure Data Scienceは、Oracle Cloud Infrastructure (OCI)で機械学習(ML)モデルを作成、トレーニングおよび管理するためにデータ・サイエンス・チームが使用できる、完全に管理されたサーバーレス・プラットフォームです。Oracle Autonomous Data Warehouse、Oracle Cloud Infrastructure Object Storageなどの他のOCIサービスと簡単に統合できます。企業の信頼できるデータを迅速に動作させることでビジネスの柔軟性を向上させる高品質の機械学習モデルを構築および評価し、MLモデルを簡単に導入してデータ主導のビジネス目標をサポートできます。
- 通知
Oracle Cloud Infrastructure Notificationsサービスは、Oracle Cloud Infrastructureでホストされているアプリケーションに対して、セキュア、高信頼性、低レイテンシおよび永続的なメッセージを配信するパブリッシュ/サブスクライブ・パターンを介して、分散コンポーネントにメッセージをブロードキャストします。
- Grafana
Grafanaは、オープン・ソース分析とインタラクティブな視覚化Webアプリケーションです。様々なデータ・ソースを使用して、Web用のチャートおよびグラフを生成します。
- 「アナリティクス」
Oracle Analytics Cloudはスケーラブルで安全なパブリック・クラウド・サービスであり、最新のAI駆動型セルフサービス・アナリティクス機能を使用して、データ準備、ビジュアライゼーション、エンタープライズ・レポート、拡張分析および自然言語処理と生成に対応する機能をビジネス・アナリストに提供します。Oracle Analytics Cloudでは、迅速な設定、容易なスケーリングとパッチ適用、自動ライフサイクル管理など、柔軟なサービス管理機能も利用できます。
ダッシュボード
次に、耐火性最適化ソリューションのダッシュボードの例を示します。
Oracle Analytics Cloudダッシュボードには、機械学習モデルの出力が表示されます。プラント・マネージャはこのダッシュボードを使用して、データから実用的なインサイトを識別できます。
図oac-dashboard-refractory.pngの説明
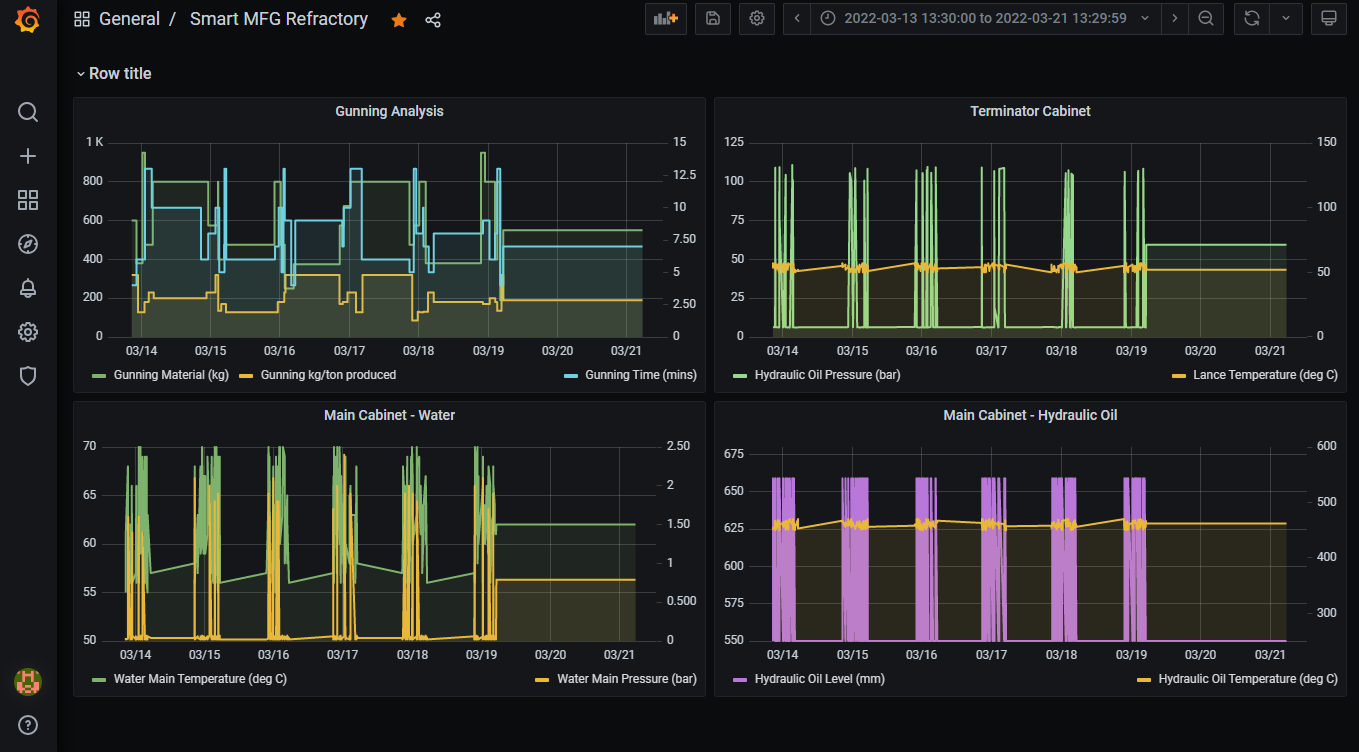
IoTデータは、耐火性のあるアプリケーション・マシンからOCIに流れます。このデータは、Grafanaですばやく表示できます。エンジニアはGrafanaを使用して、耐火性アプリケーション・マシンから運用データをリモートで監視できます。

図grafana-dashboard-refractory.pngの説明