Monitore um Oracle Cloud Infrastructure Database com PostgreSQL usando Prometheus e Grafana
Introdução
PostgreSQL é um dos bancos de dados mais populares entre os desenvolvedores de aplicativos. Além da eliminação da sobrecarga de gerenciamento que o Oracle Cloud Infrastructure Database com PostgreSQL (OCI Database with PostgreSQL) oferece, ele também vai um passo além quando se trata de implementar uma facilidade de monitoramento. Prometheus e Grafana são um par muito popular quando se trata de monitorar o desempenho do aplicativo para armazenamento e visualização de dados de séries temporais, respectivamente.
Neste tutorial, demonstraremos como monitorar um OCI Database with PostgreSQL extraindo métricas no nível da consulta usando o Exportador PostgreSQL, raspando-as com o Prometheus, visualizando-as no Grafana e configurando alertas para métricas inchadas.
Visão Geral da Arquitetura
O esquema a seguir descreve a abordagem geral. Os seguintes componentes são usados:
- OCI Database with PostgreSQL.
- Exportador de Postgres para expor métricas.
- Prometheus para raspar métricas.
- Grafana para visualizar métricas.

Observação: Embora a arquitetura exiba três sub-redes para maior clareza, este tutorial usa apenas duas, e o jump host também é a VM usada para implantar o Prometheus e o Grafana.
Objetivos
-
Extraia métricas PostgreSQL com o Exportador PostgreSQL para Prometheus.
-
Insira essas métricas em Prometheus.
-
Visualize as métricas usando painéis do Grafana.
-
Configure alertas para detectar o inchaço da tabela usando métricas expostas por meio do Exportador PostgreSQL.
Pré-requisitos
-
Acesso a uma tenancy do OCI com um cluster do OCI Database with PostgreSQL. Para obter mais informações, consulte Estabelecer Conexão com o Oracle Cloud Infrastructure Database com PostgreSQL usando DBeaver.
-
Instância do OCI Compute (host de salto) em uma sub-rede pública na mesma VCN que o OCI Database with PostgreSQL.
-
Lista de Segurança do OCI: permite as portas de entrada
9090,9187,3000. -
Execute os comandos a seguir para configurar o firewall na instância.
sudo firewall-cmd --permanent --add-port=9090/tcp sudo firewall-cmd --permanent --add-port=9187/tcp sudo firewall-cmd --permanent --add-port=3000/tcp sudo firewall-cmd --reload
Tarefa 1: Ativar Extensões de Monitoramento no OCI Database with PostgreSQL
-
Ative a Extensão
pg_stat_statements.Adicione
pg_stat_statementsnas configurações do OCI Database with PostgreSQL por meio da Console do OCI. Para obter mais informações, consulte Ativando Extensões para um Banco de Dados. -
Criar Usuário de Monitoramento.
Execute as consultas a seguir para criar e conectar o usuário usando DBeaver por meio do jump host.
CREATE USER postgres_exporter WITH PASSWORD '<password>'; GRANT CONNECT ON DATABASE postgres TO postgres_exporter; GRANT pg_monitor TO postgres_exporter;Observação: a extensão
pg_stat_ioestá disponível no OCI Database with PostgreSQL v16 em diante.
Tarefa 2: Instalar o Exportador PostgreSQL do Prometheus
Observação: Execute os seguintes comandos na sua instância do OCI Compute.
-
Instalar o Exportador PostgreSQL.
wget https://github.com/prometheus-community/postgres_exporter/releases/download/v0.15.0/postgres_exporter-0.15.0.linux-amd64.tar.gz tar -xvf postgres_exporter-0.15.0.linux-amd64.tar.gz sudo mv postgres_exporter-0.15.0.linux-amd64/postgres_exporter /usr/local/bin/ -
Criar
queries.yamlPersonalizado.nano queries.yaml# Custom PostgreSQL Query Metrics for Postgres Exporter # Top 5 slowest SQL statements top_sql_statements: query: > SELECT query, calls, total_exec_time + total_plan_time AS total_time FROM pg_stat_statements ORDER BY total_time DESC LIMIT 5; metrics: - query: usage: "LABEL" description: "SQL query text" - calls: usage: "COUNTER" description: "Number of executions" - total_time: usage: "GAUGE" description: "Total execution + plan time" # 2. Top users by total execution time top_sql_users: query: > SELECT usename, SUM(total_exec_time + total_plan_time) AS total_exec_time FROM pg_stat_statements JOIN pg_user ON pg_stat_statements.userid = pg_user.usesysid GROUP BY usename ORDER BY total_exec_time DESC LIMIT 5; metrics: - usename: usage: "LABEL" description: "PostgreSQL user" - total_exec_time: usage: "GAUGE" description: "Total execution time by user" # 3. Top client IPs by connection count top_clients: query: > SELECT client_addr, COUNT(*) AS connections FROM pg_stat_activity WHERE client_addr IS NOT NULL GROUP BY client_addr ORDER BY connections DESC LIMIT 5; metrics: - client_addr: usage: "LABEL" description: "Client IP address" - connections: usage: "GAUGE" description: "Number of active connections" # 4. Currently running queries by user and IP active_queries_by_user_ip: query: > SELECT usename, client_addr, COUNT(*) as active_queries FROM pg_stat_activity WHERE state = 'active' GROUP BY usename, client_addr; metrics: - usename: usage: "LABEL" description: "User running queries" - client_addr: usage: "LABEL" description: "Client IP address" - active_queries: usage: "GAUGE" description: "Number of currently active queries" # 5. Query frequency (most called) frequent_sql: query: > SELECT query, calls FROM pg_stat_statements ORDER BY calls DESC LIMIT 5; metrics: - query: usage: "LABEL" description: "SQL query text" - calls: usage: "COUNTER" description: "Number of executions" # 6. Table bloat statistics table_bloat: query: > SELECT current_database() AS current_db, schemaname AS schema_name, tblname AS table_name, (bs * tblpages) / 1024 AS actual_table_size_kb, ((tblpages - est_tblpages) * bs) / 1024 AS wasted_space_kb, CASE WHEN tblpages > 0 AND tblpages - est_tblpages > 0 THEN 100 * (tblpages - est_tblpages) / tblpages::float ELSE 0 END AS wasted_space_percent, fillfactor AS table_fill_factor, CASE WHEN tblpages - est_tblpages_ff > 0 THEN (tblpages - est_tblpages_ff) * bs / 1024 ELSE 0 END AS bloat_size_kb, CASE WHEN tblpages > 0 AND tblpages - est_tblpages_ff > 0 THEN 100 * (tblpages - est_tblpages_ff) / tblpages::float ELSE 0 END AS bloat_size_percent FROM ( SELECT ceil(reltuples / ((bs - page_hdr) / tpl_size)) + ceil(toasttuples / 4) AS est_tblpages, ceil(reltuples / ((bs - page_hdr) * fillfactor / (tpl_size * 100))) + ceil(toasttuples / 4) AS est_tblpages_ff, tblpages, fillfactor, bs, schemaname, tblname FROM ( SELECT (4 + tpl_hdr_size + tpl_data_size + (2 * ma) - CASE WHEN tpl_hdr_size % ma = 0 THEN ma ELSE tpl_hdr_size % ma END - CASE WHEN ceil(tpl_data_size)::int % ma = 0 THEN ma ELSE ceil(tpl_data_size)::int % ma END ) AS tpl_size, (heappages + toastpages) AS tblpages, reltuples, toasttuples, bs, page_hdr, schemaname, tblname, fillfactor, ma, tpl_hdr_size, tpl_data_size FROM ( SELECT ns.nspname AS schemaname, tbl.relname AS tblname, tbl.reltuples, tbl.relpages AS heappages, COALESCE(toast.relpages, 0) AS toastpages, COALESCE(toast.reltuples, 0) AS toasttuples, COALESCE(substring(array_to_string(tbl.reloptions, ' ') FROM 'fillfactor=([0-9]+)')::smallint, 100) AS fillfactor, current_setting('block_size')::numeric AS bs, CASE WHEN version() ~ 'mingw32|64-bit|x86_64|ppc64|ia64|amd64' THEN 8 ELSE 4 END AS ma, 24 AS page_hdr, 23 + CASE WHEN MAX(COALESCE(s.null_frac, 0)) > 0 THEN (7 + count(s.attname)) / 8 ELSE 0 END + CASE WHEN bool_or(att.attname = 'oid' AND att.attnum < 0) THEN 4 ELSE 0 END AS tpl_hdr_size, SUM((1 - COALESCE(s.null_frac, 0)) * COALESCE(s.avg_width, 0)) AS tpl_data_size FROM pg_attribute AS att JOIN pg_class AS tbl ON att.attrelid = tbl.oid JOIN pg_namespace AS ns ON ns.oid = tbl.relnamespace LEFT JOIN pg_stats AS s ON s.schemaname = ns.nspname AND s.tablename = tbl.relname AND s.attname = att.attname LEFT JOIN pg_class AS toast ON tbl.reltoastrelid = toast.oid WHERE NOT att.attisdropped AND tbl.relkind IN ('r', 'm') GROUP BY 1, 2, 3, 4, 5, 6, 7, 8, 9 ) AS inner_subquery ) AS mid_subquery ) AS bloat_subquery WHERE schemaname = 'public' ORDER BY schema_name, table_name; metrics: - schema_name: usage: "LABEL" description: "Schema name" - table_name: usage: "LABEL" description: "Table name" - bloat_size_kb: usage: "GAUGE" description: "Bloat size in KB" - bloat_size_percent: usage: "GAUGE" description: "Bloat size as a percentage" -
Definir a Variável de Ambiente de Origem de Dados.
export DATA_SOURCE_NAME="postgresql://postgres_exporter:<password>@<POSTGRES_HOST>:5432/postgres?sslmode=require"Observação:
<POSTGRES_HOST>é o FQDN do ponto final principal. Você pode encontrá-lo na página de detalhes de cluster PostgreSQL na Console do OCI. -
Inicie o Exportador PostgreSQL.
Execute o Exportador PostgreSQL com o arquivo
queries.yamlpersonalizado usando o comando a seguir. Isso inicia o exportador na porta9187e registra a saída emexporter.log.nohup /usr/local/bin/postgres_exporter --extend.query-path=/home/opc/queries.yaml --web.listen-address=":9187" > exporter.log 2>&1 &Observação: para manter as coisas em execução após a reinicialização, considere configurar o serviço usando systemd
-
Verificar o Exportador.
curl http://localhost:9187/metrics
Tarefa 3: Instalar e Configurar o Prometheus
-
Instale o Prometheus.
wget https://github.com/prometheus/prometheus/releases/download/v2.52.0/prometheus-2.52.0.linux-amd64.tar.gz tar -xvf prometheus-2.52.0.linux-amd64.tar.gz sudo mv prometheus-2.52.0.linux-amd64/prometheus /usr/local/bin/ sudo mv prometheus-2.52.0.linux-amd64/promtool /usr/local/bin/ -
Criar Configuração do Prometheus.
Crie o arquivo
/etc/prometheus/prometheus.ymlcom o conteúdo a seguir.global: scrape_interval: 15s scrape_configs: - job_name: 'postgres_exporter' static_configs: - targets: ['127.0.0.1:9187'] -
Inicie o Prometheus.
nohup prometheus --config.file=/etc/prometheus/prometheus.yml > prometheus.log 2>&1 &Observação: para manter as coisas em execução após a reinicialização, considere configurar o serviço usando systemd
-
Verificar Destinos.
Visite aqui:
http://<instance_ip>:9090/targets.
Tarefa 4: Instalar e Configurar o Grafana
-
Instalar Grafana.
sudo yum install -y https://dl.grafana.com/oss/release/grafana-10.4.2-1.x86_64.rpm sudo systemctl enable grafana-server sudo systemctl start grafana-server -
Faça login no Grafana.
Vá para o seguinte URL:
http://<instance_ip>:3000e digite Username comoadmine Password comoadmin. -
Adicione a Origem de Dados no Grafana.
-
Vá para Conexões, Origens de Dados e clique em Adicionar origem de dados.
-
Selecione Prometheus.
-
Informe o URL como
http://localhost:9090.

-
-
Importar Painel de Controle PostgreSQL.
-
Selecione Importar um painel.
-
Importe o ID do painel de controle 9628 dos painéis do Grafana.

-
Tarefa 5: Explorar o OCI Database with PostgreSQL no Grafana
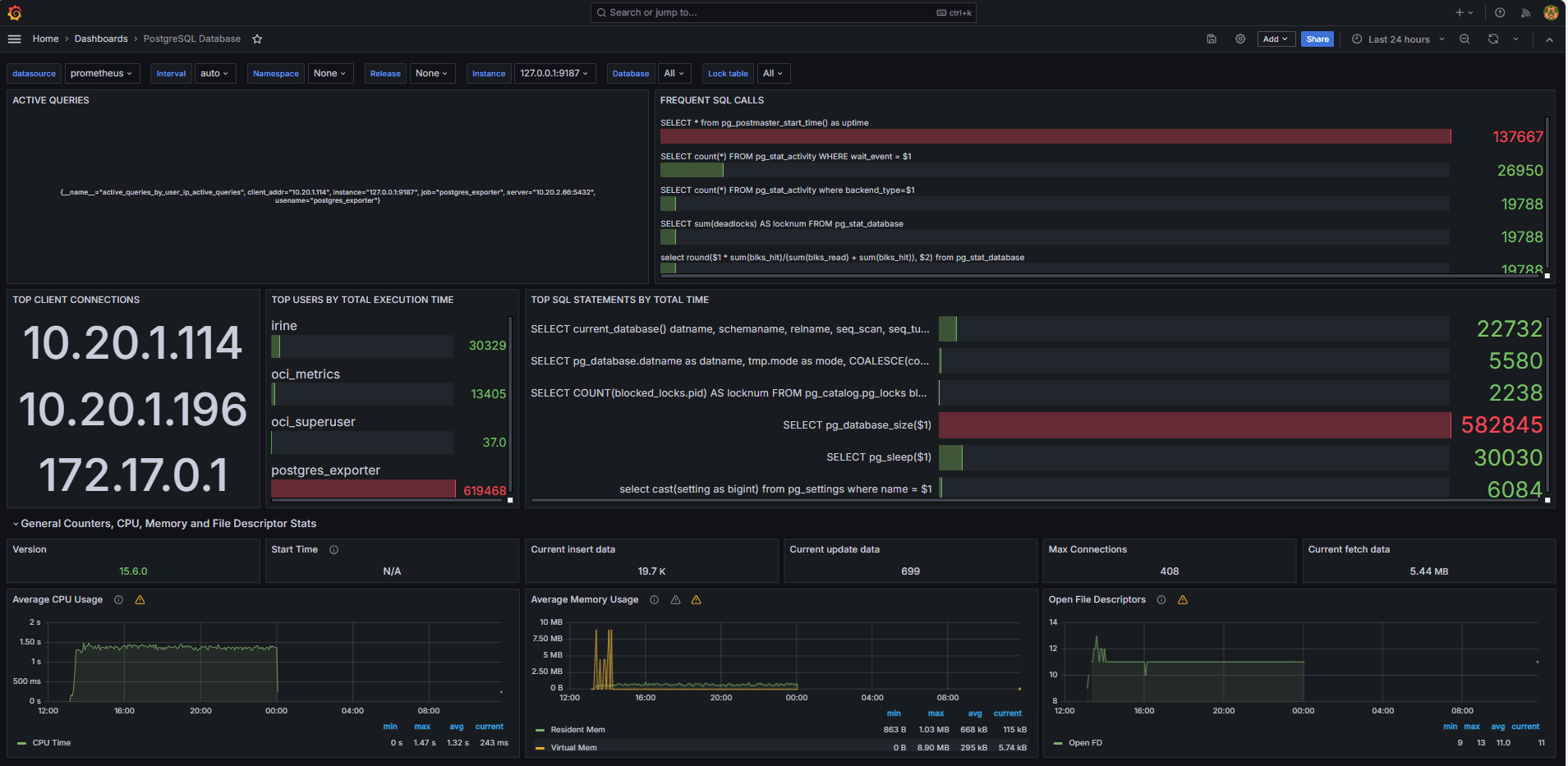
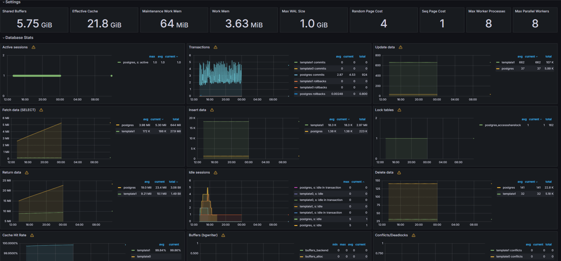
As imagens a seguir mostram os painéis finais.


-
Exiba métricas expostas do seu arquivo
queries.yamlpersonalizado na guia Explorar no Grafana. -
Adicione visualizações para:
- Principais instruções SQL mais lentas.
- Principais usuários.
- Consultas ativas.
- Principais IPs do cliente.
- Frequência de consulta (a maioria das consultas chamadas).
Tarefa 6: Configurar Alerta para o OCI Database with PostgreSQL no Grafana
-
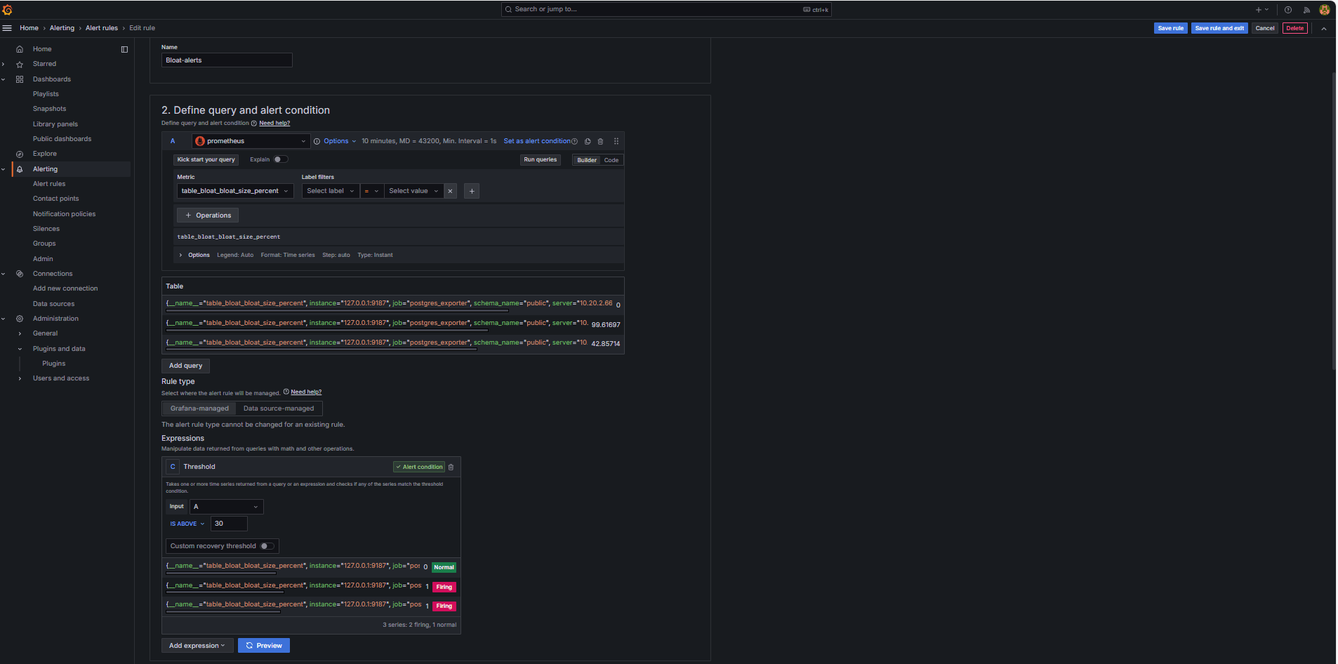
Coletar Métrica de Inchaço.
-
Uma consulta SQL personalizada foi usada para estimar o inchaço da tabela, com base nas views do catálogo do sistema PostgreSQL, como
pg_class,pg_namespace,pg_attributeepg_stats. -
Essa consulta foi exposta como uma métrica personalizada por meio de um Exportador PostgreSQL, adicionando-a ao arquivo
queries.yaml, conforme mostrado na Tarefa 2.2, e foi subsequentemente raspada pelo Prometheus.
-
-
Configurar Regra de Alerta.
-
Navegue até Alerta e clique em Regras de alerta no Grafana.
-
Clique em + Nova regra de alerta.

-
Informe um Nome para a regra do alerta.
-
Selecione Prometheus como a Origem de dados.
-
Na seção Definir condição de consulta e alerta, especifique as informações a seguir.
-
Procure a métrica
table_bloat_bloat_size_percent. -
No construtor de condição de alerta, especifique as informações a seguir.
-
Definir Entrada: Selecione A.
-
Condição: Selecione IS ABOVE 30.
Observação: você pode clicar em Visualizar para validar se o alerta seria acionado nas condições atuais.

-
-
-
Na seção Definir comportamento de avaliação, especifique as informações a seguir.
-
Clique em + Novo grupo de avaliação.
-
Grupo de Avaliações: Informe
postgres-bloat-alerts. -
Intervalo de avaliação: Selecione
5m(isso define a frequência com que o Grafana avalia a regra de alerta). -
Período pendente: Defina como
5m(o alerta deve permanecer verdadeiro por 5 minutos contínuos antes de ser acionado. Deve ser igual ou maior que o intervalo de avaliação).
-
-
Clique em Salvar regra e sair para ativar seu alerta.


-
-
Configurar Alerta de E-mail por meio de SMTP (Gmail).
Para ativar notificações por e-mail para alertas no Grafana, configure a seção
smtpdo seu arquivografana.ini.-
Edite o arquivo de configuração do Grafana na instância do OCI Compute na qual você instalou o Grafana.
sudo nano /etc/grafana/grafana.ini -
Remova o comentário e atualize a seção
smtpcom o conteúdo a seguir.[smtp] enabled = true host = smtp.gmail.com:587 user = your_email@gmail.com password = *************** skip_verify = true from_address = your_email@gmail.com from_name = Grafana ehlo_identity = localhost startTLS_policy = OpportunisticStartTLS enable_tracing = falseObservação: para usar o Gmail, você deve ativar a Verificação em 2 Etapas e gerar uma Senha do Aplicativo com base nas definições da sua conta do Google. Não use sua senha regular do Gmail.
-
Depois de salvar a configuração, reinicie o Grafana para aplicar as alterações usando o comando a seguir.
sudo systemctl restart grafana-server
-
-
Configurar Pontos de Contato para Notificações de Alerta.
Os pontos de contato definem onde e como o Grafana envia alertas quando uma regra é acionada, como e-mail, Slack, webhook etc.
-
Navegue até Alerta e clique em Pontos de contato no Grafana.
-
Clique em + Novo ponto de contato para criar um ou selecione e edite um existente.
-
Para configurar um Ponto de Contato de E-mail, especifique as informações a seguir.
-
Nome: Informe o nome do ponto de contato (por exemplo,
grafana-default-email). -
Integração: Selecione E-mail.
-
Endereços: Informe um ou mais endereços de e-mail.
-
-
Clique em Testar para verificar a entrega de e-mail.
-
Clique em Salvar ponto de contato.

-
-
Configurar Política de Notificação.
As políticas de notificação no Grafana controlam como e quando os alertas são roteados para pontos de contato. Depois de configurar um ponto de contato, você deve criar uma política de notificação para conectar alertas a esse ponto de contato.
-
Navegue até Alerta e clique em Políticas de notificação no Grafana.
-
Clique em Editar na política padrão ou em + Nova política.
-
Em Ponto de contato padrão, selecione seu contato (
grafana-default-email). -
Em Agrupar por, você pode agrupar alertas com base em valores de label, como:
-
grafana_folder -
alertname
-
-
Clique em Opções de tempo e especifique as seguintes informações.
-
Aguardar grupo: Selecione 30s, este é o tempo de espera antes de enviar o primeiro alerta em um grupo.
-
Intervalo do grupo: Selecione 5m. Esse é o tempo entre lotes de alertas agrupados.
-
Intervalo de repetição: Selecione 30m, este é o horário após o qual o mesmo alerta será reenviado se ainda estiver sendo acionado.
-
-
Clique em Atualizar política padrão para salvar.

-
-
Acionar e Verificar Alerta.
-
Simule uma violação de limite (opcional).
Para testar o acionamento de alerta, você pode:
-
Reduza temporariamente o limite de alerta (por exemplo, defina
bloat_size_percent > 0).Ou
-
Introduza o inchaço executando operações UPDATE ou DELETE repetidas em uma tabela de teste grande.
-
-
Aguarde a avaliação.
O Grafana verifica as condições de alerta no intervalo de avaliação definido (por exemplo, a cada 5 minutos). Se a condição for verdadeira para o período pendente (por exemplo, 5 minutos), o alerta será acionado.
-
Verificação do Email Delivery.
Quando acionado, o alerta será enviado através do ponto de contato SMTP configurado (por exemplo, Gmail). Marque a caixa de entrada do endereço do destinatário para um e-mail de notificação do Grafana.

-
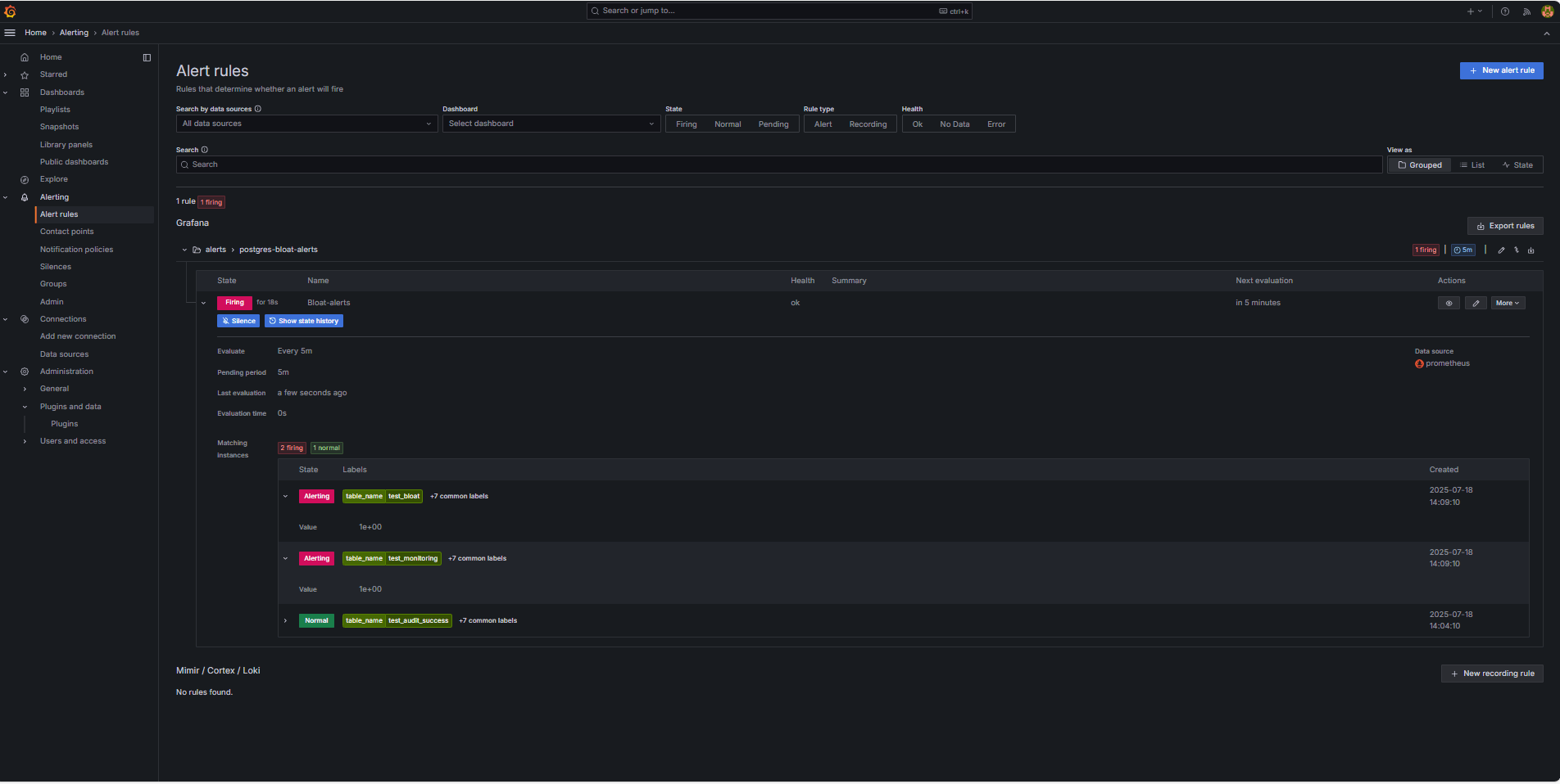
Feedback da Interface do Usuário do Grafana.
Navegue até Alerta e clique em Regras de alerta para exibir o status do alerta. Você verá indicadores de status como Acionamento na página Regras de alerta.

-
Links Relacionados
Confirmações
- Autor - Irine Benoy (Cinturão Preta de Dados de Código Aberto)
Mais Recursos de Aprendizado
Explore outros laboratórios em docs.oracle.com/learn ou acesse mais conteúdo de aprendizado gratuito no canal do Oracle Learning YouTube. Além disso, acesse education.oracle.com/learning-explorer para se tornar um Oracle Learning Explorer.
Para obter a documentação do produto, visite o Oracle Help Center.
Monitor an OCI Database with PostgreSQL using Prometheus and Grafana
G39871-01
Copyright ©2025, Oracle and/or its affiliates.