使用 Prometheus 和 Grafana 使用 PostgreSQL 监视 Oracle Cloud Infrastructure Database
简介
PostgreSQL 是应用程序开发人员中最常用的数据库之一。除了 Oracle Cloud Infrastructure Database with PostgreSQL(OCI Database with PostgreSQL) 提供的管理开销之外,在实施便捷监视方面,它还需要更进一步。Prometheus 和 Grafana 是非常受欢迎的组合,分别用于监视时间序列数据存储和可视化应用的性能。
In this tutorial, we will demonstrate how to monitor an OCI Database with PostgreSQL by extracting query-level metrics using the PostgreSQL Exporter, scraping them with Prometheus, visualizing them in Grafana, and setting up alerts for bloat metrics.
体系结构概览
以下方案描述了整体方法。使用了以下组件:
- OCI Database with PostgreSQL。
- Postgres Exporter :显示度量。
- Prometheus 抓取度量。
- Grafana 可视化指标。

注:虽然体系结构显示三个子网以求清晰,但本教程仅使用两个子网,跳转主机也是用于部署 Prometheus 和 Grafana 的 VM。
目标
-
使用 Prometheus 的 PostgreSQL 导出程序提取 PostgreSQL 度量。
-
在 Prometheus 中摄取这些度量。
-
使用 Grafana 仪表盘可视化指标。
-
使用通过 PostgreSQL 导出程序公开的度量设置警报以检测表膨胀。
Prerequisites
-
使用带有 PostgreSQL 集群的预配 OCI 数据库访问 OCI 租户。有关详细信息,请参阅使用 DBeaver 通过 PostgreSQL 连接到 Oracle Cloud Infrastructure Database 。
-
OCI 计算实例(跳转主机)位于与 OCI 数据库相同的 VCN 中的公共子网中,使用 PostgreSQL。
-
OCI 安全列表:允许入站端口
9090、9187和3000。 -
运行以下命令以在实例上设置防火墙。
sudo firewall-cmd --permanent --add-port=9090/tcp sudo firewall-cmd --permanent --add-port=9187/tcp sudo firewall-cmd --permanent --add-port=3000/tcp sudo firewall-cmd --reload
任务 1:使用 PostgreSQL 在 OCI 数据库上启用监视扩展
-
启用
pg_stat_statements扩展。通过 OCI 控制台在 OCI Database 上添加
pg_stat_statements和 PostgreSQL 配置。有关详细信息,请参阅为数据库启用扩展。 -
创建监视用户。
运行以下查询,通过跳转主机使用 DBeaver 创建和连接用户。
CREATE USER postgres_exporter WITH PASSWORD '<password>'; GRANT CONNECT ON DATABASE postgres TO postgres_exporter; GRANT pg_monitor TO postgres_exporter;注: OCI Database 提供了
pg_stat_io扩展,包括 PostgreSQL v16。
任务 2:安装 Prometheus 的 PostgreSQL 导出程序
注:在 OCI 计算实例上运行以下命令。
-
安装 PostgreSQL 出口商。
wget https://github.com/prometheus-community/postgres_exporter/releases/download/v0.15.0/postgres_exporter-0.15.0.linux-amd64.tar.gz tar -xvf postgres_exporter-0.15.0.linux-amd64.tar.gz sudo mv postgres_exporter-0.15.0.linux-amd64/postgres_exporter /usr/local/bin/ -
创建定制
queries.yaml。nano queries.yaml# Custom PostgreSQL Query Metrics for Postgres Exporter # Top 5 slowest SQL statements top_sql_statements: query: > SELECT query, calls, total_exec_time + total_plan_time AS total_time FROM pg_stat_statements ORDER BY total_time DESC LIMIT 5; metrics: - query: usage: "LABEL" description: "SQL query text" - calls: usage: "COUNTER" description: "Number of executions" - total_time: usage: "GAUGE" description: "Total execution + plan time" # 2. Top users by total execution time top_sql_users: query: > SELECT usename, SUM(total_exec_time + total_plan_time) AS total_exec_time FROM pg_stat_statements JOIN pg_user ON pg_stat_statements.userid = pg_user.usesysid GROUP BY usename ORDER BY total_exec_time DESC LIMIT 5; metrics: - usename: usage: "LABEL" description: "PostgreSQL user" - total_exec_time: usage: "GAUGE" description: "Total execution time by user" # 3. Top client IPs by connection count top_clients: query: > SELECT client_addr, COUNT(*) AS connections FROM pg_stat_activity WHERE client_addr IS NOT NULL GROUP BY client_addr ORDER BY connections DESC LIMIT 5; metrics: - client_addr: usage: "LABEL" description: "Client IP address" - connections: usage: "GAUGE" description: "Number of active connections" # 4. Currently running queries by user and IP active_queries_by_user_ip: query: > SELECT usename, client_addr, COUNT(*) as active_queries FROM pg_stat_activity WHERE state = 'active' GROUP BY usename, client_addr; metrics: - usename: usage: "LABEL" description: "User running queries" - client_addr: usage: "LABEL" description: "Client IP address" - active_queries: usage: "GAUGE" description: "Number of currently active queries" # 5. Query frequency (most called) frequent_sql: query: > SELECT query, calls FROM pg_stat_statements ORDER BY calls DESC LIMIT 5; metrics: - query: usage: "LABEL" description: "SQL query text" - calls: usage: "COUNTER" description: "Number of executions" # 6. Table bloat statistics table_bloat: query: > SELECT current_database() AS current_db, schemaname AS schema_name, tblname AS table_name, (bs * tblpages) / 1024 AS actual_table_size_kb, ((tblpages - est_tblpages) * bs) / 1024 AS wasted_space_kb, CASE WHEN tblpages > 0 AND tblpages - est_tblpages > 0 THEN 100 * (tblpages - est_tblpages) / tblpages::float ELSE 0 END AS wasted_space_percent, fillfactor AS table_fill_factor, CASE WHEN tblpages - est_tblpages_ff > 0 THEN (tblpages - est_tblpages_ff) * bs / 1024 ELSE 0 END AS bloat_size_kb, CASE WHEN tblpages > 0 AND tblpages - est_tblpages_ff > 0 THEN 100 * (tblpages - est_tblpages_ff) / tblpages::float ELSE 0 END AS bloat_size_percent FROM ( SELECT ceil(reltuples / ((bs - page_hdr) / tpl_size)) + ceil(toasttuples / 4) AS est_tblpages, ceil(reltuples / ((bs - page_hdr) * fillfactor / (tpl_size * 100))) + ceil(toasttuples / 4) AS est_tblpages_ff, tblpages, fillfactor, bs, schemaname, tblname FROM ( SELECT (4 + tpl_hdr_size + tpl_data_size + (2 * ma) - CASE WHEN tpl_hdr_size % ma = 0 THEN ma ELSE tpl_hdr_size % ma END - CASE WHEN ceil(tpl_data_size)::int % ma = 0 THEN ma ELSE ceil(tpl_data_size)::int % ma END ) AS tpl_size, (heappages + toastpages) AS tblpages, reltuples, toasttuples, bs, page_hdr, schemaname, tblname, fillfactor, ma, tpl_hdr_size, tpl_data_size FROM ( SELECT ns.nspname AS schemaname, tbl.relname AS tblname, tbl.reltuples, tbl.relpages AS heappages, COALESCE(toast.relpages, 0) AS toastpages, COALESCE(toast.reltuples, 0) AS toasttuples, COALESCE(substring(array_to_string(tbl.reloptions, ' ') FROM 'fillfactor=([0-9]+)')::smallint, 100) AS fillfactor, current_setting('block_size')::numeric AS bs, CASE WHEN version() ~ 'mingw32|64-bit|x86_64|ppc64|ia64|amd64' THEN 8 ELSE 4 END AS ma, 24 AS page_hdr, 23 + CASE WHEN MAX(COALESCE(s.null_frac, 0)) > 0 THEN (7 + count(s.attname)) / 8 ELSE 0 END + CASE WHEN bool_or(att.attname = 'oid' AND att.attnum < 0) THEN 4 ELSE 0 END AS tpl_hdr_size, SUM((1 - COALESCE(s.null_frac, 0)) * COALESCE(s.avg_width, 0)) AS tpl_data_size FROM pg_attribute AS att JOIN pg_class AS tbl ON att.attrelid = tbl.oid JOIN pg_namespace AS ns ON ns.oid = tbl.relnamespace LEFT JOIN pg_stats AS s ON s.schemaname = ns.nspname AND s.tablename = tbl.relname AND s.attname = att.attname LEFT JOIN pg_class AS toast ON tbl.reltoastrelid = toast.oid WHERE NOT att.attisdropped AND tbl.relkind IN ('r', 'm') GROUP BY 1, 2, 3, 4, 5, 6, 7, 8, 9 ) AS inner_subquery ) AS mid_subquery ) AS bloat_subquery WHERE schemaname = 'public' ORDER BY schema_name, table_name; metrics: - schema_name: usage: "LABEL" description: "Schema name" - table_name: usage: "LABEL" description: "Table name" - bloat_size_kb: usage: "GAUGE" description: "Bloat size in KB" - bloat_size_percent: usage: "GAUGE" description: "Bloat size as a percentage" -
设置数据源环境变量。
export DATA_SOURCE_NAME="postgresql://postgres_exporter:<password>@<POSTGRES_HOST>:5432/postgres?sslmode=require"注:
<POSTGRES_HOST>是主要端点 FQDN。您可以在 OCI 控制台的 PostgreSQL 集群详细信息页面中找到它。 -
启动 PostgreSQL 导出器。
使用以下命令使用定制
queries.yaml文件运行 PostgreSQL 导出程序。这将在端口9187上启动出口商,并将输出记录到exporter.log。nohup /usr/local/bin/postgres_exporter --extend.query-path=/home/opc/queries.yaml --web.listen-address=":9187" > exporter.log 2>&1 &注:要使事情在重新引导后继续运行,请考虑使用 systemd 设置服务
-
验证出口方。
curl http://localhost:9187/metrics
任务 3:安装和配置 Prometheus
-
Install Prometheus 。
wget https://github.com/prometheus/prometheus/releases/download/v2.52.0/prometheus-2.52.0.linux-amd64.tar.gz tar -xvf prometheus-2.52.0.linux-amd64.tar.gz sudo mv prometheus-2.52.0.linux-amd64/prometheus /usr/local/bin/ sudo mv prometheus-2.52.0.linux-amd64/promtool /usr/local/bin/ -
创建 Prometheus 配置。
创建包含以下内容的
/etc/prometheus/prometheus.yml文件。global: scrape_interval: 15s scrape_configs: - job_name: 'postgres_exporter' static_configs: - targets: ['127.0.0.1:9187'] -
启动 Prometheus 。
nohup prometheus --config.file=/etc/prometheus/prometheus.yml > prometheus.log 2>&1 &注:要使事情在重新引导后继续运行,请考虑使用 systemd 设置服务
-
验证目标。
访问这里:
http://<instance_ip>:9090/targets。
任务 4:安装和配置 Grafana
-
安装 Grafana 。
sudo yum install -y https://dl.grafana.com/oss/release/grafana-10.4.2-1.x86_64.rpm sudo systemctl enable grafana-server sudo systemctl start grafana-server -
登录 Grafana 。
转到以下 URL:
http://<instance_ip>:3000,然后以admin格式输入 Username ,以admin格式输入 Password 。 -
在 Grafana 中添加数据源。
-
转到连接、数据源,然后单击添加数据源。
-
选择 Prometheus 。
-
输入 URL 作为
http://localhost:9090。

-
-
导入 PostgreSQL 仪表盘。
-
选择导入仪表盘。
-
从 Grafana 仪表盘导入 9628 仪表盘 ID。

-
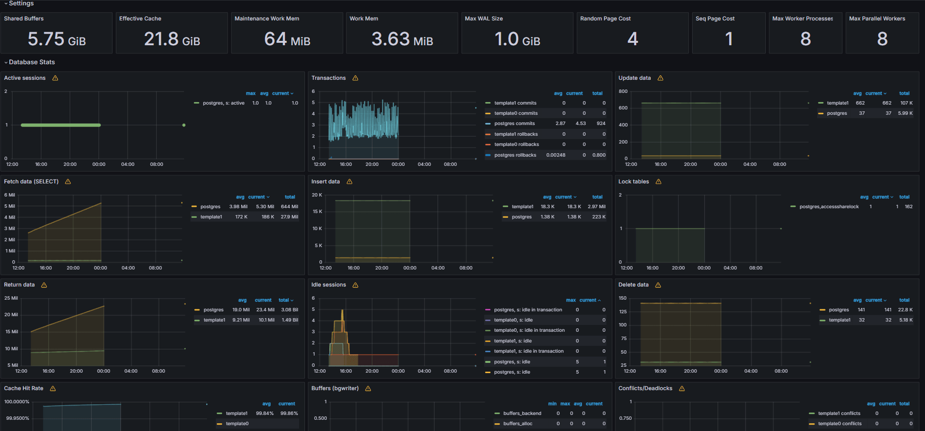
任务 5:使用 Grafana 中的 PostgreSQL 指标了解 OCI 数据库
以下图像显示了最终仪表盘。


-
查看从 Grafana 中的 Explore(浏览)选项卡中的定制
queries.yaml文件公开的度量。 -
为以下项添加可视化:
- 最慢的 SQL 语句。
- 排名前的用户。
- 有效查询。
- 顶级客户机 IP。
- 查询频率(最称为查询)。
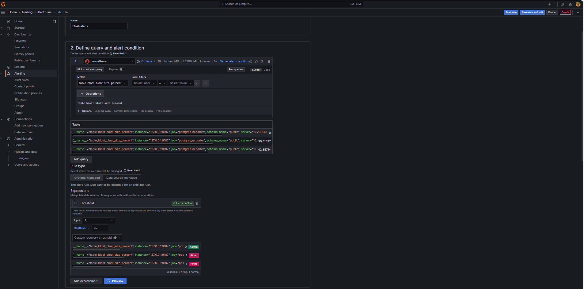
任务 6:使用 Grafana 中的 PostgreSQL Bloat 度量为 OCI 数据库设置预警
-
收集浮点度量。
-
基于 PostgreSQL 系统目录视图(例如
pg_class、pg_namespace、pg_attribute和pg_stats),使用定制 SQL 查询来估计表膨胀。 -
此查询通过 PostgreSQL 导出器作为定制度量公开,方法是将其添加到
queries.yaml文件(如任务 2.2 所示),随后被 Prometheus 报废。
-
-
配置预警规则。
-
导航到预警,然后单击 Grafana 中的预警规则。
-
单击 + 新建预警规则。

-
为预警规则输入名称。
-
选择 Prometheus 作为数据源。
-
在定义查询和预警条件部分中,输入以下信息。
-
搜索
table_bloat_bloat_size_percent度量。 -
在预警条件构建器中,输入以下信息。
-
设置输入:选择 A 。
-
条件:选择 IS ABOVE 30 。
注:您可以单击预览以验证预警是否会在当前条件下触发。

-
-
-
在设置评估行为部分中,输入以下信息。
-
单击 + 新建评估组。
-
评估组:输入
postgres-bloat-alerts。 -
评估间隔:选择
5m(这定义了 Grafana 评估预警规则的频率)。 -
待定期间:设置为
5m(预警在触发前必须连续 5 分钟保持不变)。这应等于或大于评估间隔 )。
-
-
单击保存规则和退出以激活预警。


-
-
Configure Email Alerting through SMTP (Gmail) 。
要在 Grafana 中为警报启用电子邮件通知,请配置
grafana.ini文件的smtp部分。-
编辑已安装 Grafana 的 OCI 计算实例中的 Grafana 配置文件。
sudo nano /etc/grafana/grafana.ini -
取消注释并更新包含以下内容的
smtp部分。[smtp] enabled = true host = smtp.gmail.com:587 user = your_email@gmail.com password = *************** skip_verify = true from_address = your_email@gmail.com from_name = Grafana ehlo_identity = localhost startTLS_policy = OpportunisticStartTLS enable_tracing = false注:要使用 Gmail,必须启用两步验证并从 Google 帐户设置生成应用程序密码。请勿使用您的常规 Gmail 密码。
-
保存配置后,使用以下命令重新启动 Grafana 以应用更改。
sudo systemctl restart grafana-server
-
-
设置警报通知的联系方式。
联系方式定义在触发规则(如电子邮件、Slack、Webhook 等)时,Grafana 在何处以及如何发送警报。
-
导航到预警,然后单击 Grafana 中的联系点。
-
单击 + 新建联系方式以创建联系方式,或者选择并编辑现有联系方式。
-
要配置电子邮件联系方式,请输入以下信息。
-
名称:输入联系方式名称(例如
grafana-default-email)。 -
集成:选择电子邮件。
-
地址:输入一个或多个电子邮件地址。
-
-
单击测试以验证电子邮件传送。
-
单击保存联系方式。

-
-
Configure Notification Policy 。
Grafana 中的通知策略控制警报如何以及何时路由到联系点。设置联系方式后,必须创建通知策略以将警报连接到该联系方式。
-
导航到预警,然后单击 Grafana 中的通知策略。
-
在默认策略或 + 新策略上单击编辑。
-
在默认联系方式下,选择您的联系人 (
grafana-default-email)。 -
在分组依据下,您可以根据标签值对警报进行分组,例如:
-
grafana_folder -
alertname
-
-
单击计时选项并输入以下信息。
-
组等待:选择 30s ,这是在组中发送第一个预警之前等待的时间。
-
组间隔:选择 5m ,这是分组警报的批处理之间的时间。
-
重复间隔:选择 30m ,在此时间之后,如果仍在触发,将重新发送同一预警。
-
-
单击更新默认策略以保存。

-
-
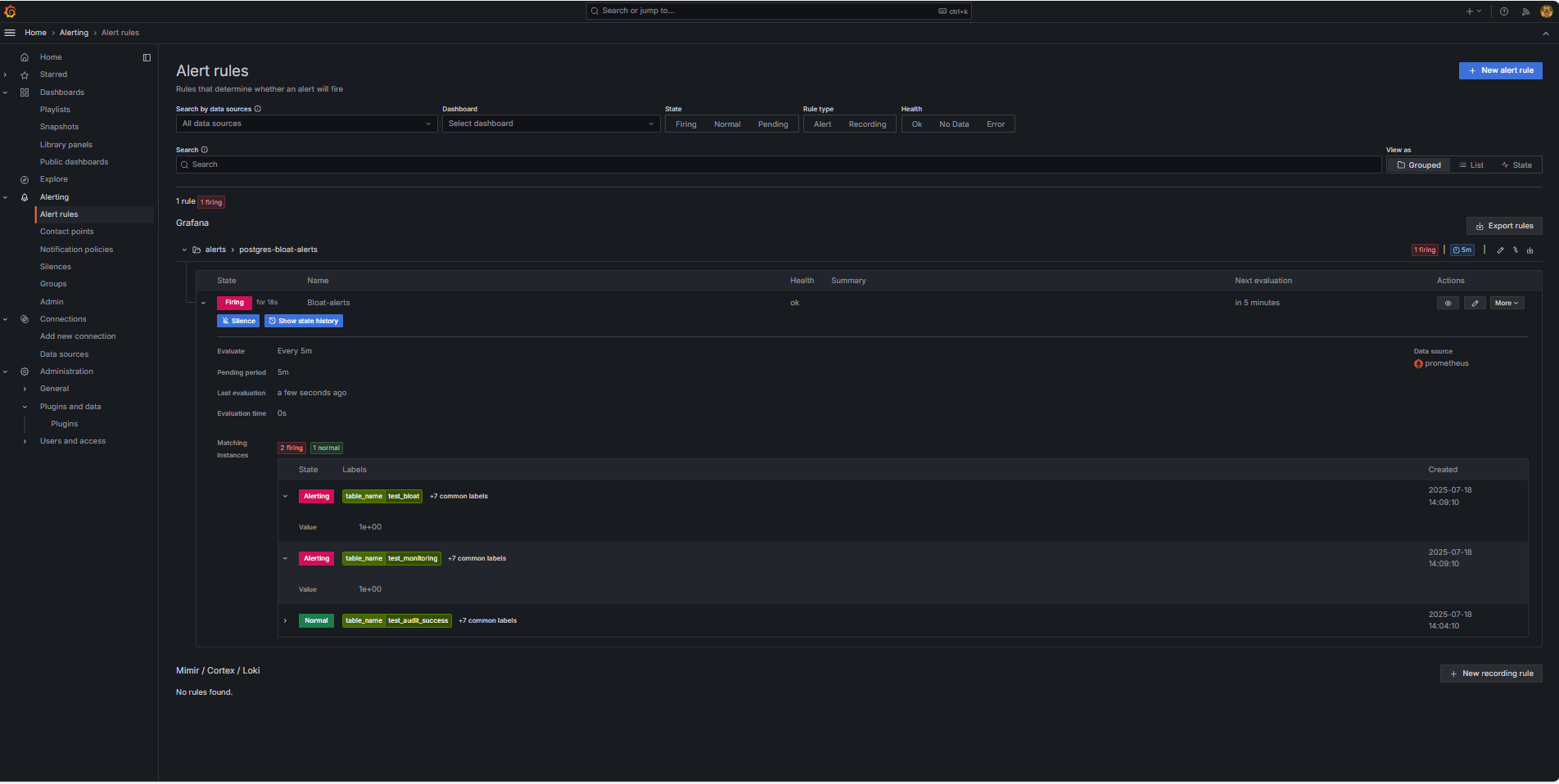
Trigger and Verify Alert 。
-
模拟阈值违规(可选)。
要测试警报触发,您可以:
-
临时降低警报阈值(例如,设置
bloat_size_percent > 0)。或者,
-
通过对大型测试表执行重复的 UPDATE 或 DELETE 操作来引入 bloat。
-
-
等待评估。
Grafana 按您定义的评估间隔(例如,每 5 分钟)检查警报条件。如果条件在暂挂期间为真(例如 5 分钟),则将触发预警。
-
电子邮件传送检查。
触发后,将通过配置的 SMTP 联系点(例如 Gmail)发送警报。选中来自 Grafana 的通知电子邮件的收件人地址收件箱。

-
Grafana UI 反馈。
导航到预警,然后单击预警规则以查看预警状态。您将在预警规则页中看到触发等状态指示符。

-
相关链接
确认
- 作者 - Irine Benoy(开源数据黑带)
更多学习资源
通过 docs.oracle.com/learn 浏览其他实验室,或者通过 Oracle Learning YouTube 频道访问更多免费学习内容。此外,请访问 education.oracle.com/learning-explorer 以成为 Oracle Learning Explorer。
有关产品文档,请访问 Oracle 帮助中心。
Monitor an OCI Database with PostgreSQL using Prometheus and Grafana
G39872-01
Copyright ©2025, Oracle and/or its affiliates.