使用 Prometheus 和 Grafana 使用 PostgreSQL 監控 Oracle Cloud Infrastructure Database
簡介
PostgreSQL 是應用程式開發人員之間最受歡迎的資料庫之一。除了 Oracle Cloud Infrastructure Database with PostgreSQL (OCI Database with PostgreSQL) 提供的管理開銷之外,導入易於監控也更進一步。Prometheus 和 Grafana 是非常受歡迎的配對,分別用於監控時間序列資料儲存和視覺化的應用程式效能。
在本教學課程中,我們將示範如何使用 PostgreSQL 匯出程式擷取查詢層級度量、使用 Prometheus 刮除、在 Grafana 視覺化呈現及設定浮點數度量的警示,以使用 PostgreSQL 監控 OCI 資料庫。
架構概要
下列綱要描述整體方法。使用的元件如下:
- OCI Database with PostgreSQL。
- Postgres Exporter 可顯示測量結果。
- Prometheus 刮除度量。
- Grafana 可將指標視覺化。

注意:雖然架構顯示三個子網路供明確使用,但本教學課程只使用兩個子網路,而跳躍主機也是用來部署 Prometheus 和 Grafana 的 VM。
目標
-
使用 Prometheus 的 PostgreSQL 匯出器擷取 PostgreSQL 度量。
-
在 Prometheus 中擷取這些度量。
-
使用 Grafana 儀表板將指標視覺化。
-
設定警示,使用透過 PostgreSQL 匯出器顯示的測量結果偵測表格浮點。
必備條件
-
使用已佈建的 OCI 資料庫搭配 PostgreSQL 叢集存取 OCI 租用戶。如需詳細資訊,請參閱使用 DBeaver 連線至 Oracle Cloud Infrastructure Database 與 PostgreSQL 。
-
VCN 中公用子網路的 OCI Compute 執行處理 (跳躍主機) 與 PostgreSQL 中的 OCI 資料庫相同。
-
OCI 安全清單:允許內送連接埠
9090、9187、3000。 -
請執行下列命令來設定執行處理的防火牆。
sudo firewall-cmd --permanent --add-port=9090/tcp sudo firewall-cmd --permanent --add-port=9187/tcp sudo firewall-cmd --permanent --add-port=3000/tcp sudo firewall-cmd --reload
工作 1:使用 PostgreSQL 啟用 OCI 資料庫的監督擴充
-
啟用
pg_stat_statements擴充功能。透過 OCI 主控台,使用 PostgreSQL 組態在 OCI 資料庫上新增
pg_stat_statements。如需詳細資訊,請參閱啟用資料庫的擴充功能。 -
建立監督使用者。
執行下列查詢,透過跳躍主機使用 DBeaver 來建立與連線使用者。
CREATE USER postgres_exporter WITH PASSWORD '<password>'; GRANT CONNECT ON DATABASE postgres TO postgres_exporter; GRANT pg_monitor TO postgres_exporter;注意: OCI Database 提供
pg_stat_io擴充功能,且更新版本為 PostgreSQL v16。
工作 2:安裝 Prometheus 的 PostgreSQL 匯出器
注意:請在您的 OCI Compute 執行處理上執行下列命令。
-
安裝 PostgreSQL 匯出程式。
wget https://github.com/prometheus-community/postgres_exporter/releases/download/v0.15.0/postgres_exporter-0.15.0.linux-amd64.tar.gz tar -xvf postgres_exporter-0.15.0.linux-amd64.tar.gz sudo mv postgres_exporter-0.15.0.linux-amd64/postgres_exporter /usr/local/bin/ -
建立自訂
queries.yaml。nano queries.yaml# Custom PostgreSQL Query Metrics for Postgres Exporter # Top 5 slowest SQL statements top_sql_statements: query: > SELECT query, calls, total_exec_time + total_plan_time AS total_time FROM pg_stat_statements ORDER BY total_time DESC LIMIT 5; metrics: - query: usage: "LABEL" description: "SQL query text" - calls: usage: "COUNTER" description: "Number of executions" - total_time: usage: "GAUGE" description: "Total execution + plan time" # 2. Top users by total execution time top_sql_users: query: > SELECT usename, SUM(total_exec_time + total_plan_time) AS total_exec_time FROM pg_stat_statements JOIN pg_user ON pg_stat_statements.userid = pg_user.usesysid GROUP BY usename ORDER BY total_exec_time DESC LIMIT 5; metrics: - usename: usage: "LABEL" description: "PostgreSQL user" - total_exec_time: usage: "GAUGE" description: "Total execution time by user" # 3. Top client IPs by connection count top_clients: query: > SELECT client_addr, COUNT(*) AS connections FROM pg_stat_activity WHERE client_addr IS NOT NULL GROUP BY client_addr ORDER BY connections DESC LIMIT 5; metrics: - client_addr: usage: "LABEL" description: "Client IP address" - connections: usage: "GAUGE" description: "Number of active connections" # 4. Currently running queries by user and IP active_queries_by_user_ip: query: > SELECT usename, client_addr, COUNT(*) as active_queries FROM pg_stat_activity WHERE state = 'active' GROUP BY usename, client_addr; metrics: - usename: usage: "LABEL" description: "User running queries" - client_addr: usage: "LABEL" description: "Client IP address" - active_queries: usage: "GAUGE" description: "Number of currently active queries" # 5. Query frequency (most called) frequent_sql: query: > SELECT query, calls FROM pg_stat_statements ORDER BY calls DESC LIMIT 5; metrics: - query: usage: "LABEL" description: "SQL query text" - calls: usage: "COUNTER" description: "Number of executions" # 6. Table bloat statistics table_bloat: query: > SELECT current_database() AS current_db, schemaname AS schema_name, tblname AS table_name, (bs * tblpages) / 1024 AS actual_table_size_kb, ((tblpages - est_tblpages) * bs) / 1024 AS wasted_space_kb, CASE WHEN tblpages > 0 AND tblpages - est_tblpages > 0 THEN 100 * (tblpages - est_tblpages) / tblpages::float ELSE 0 END AS wasted_space_percent, fillfactor AS table_fill_factor, CASE WHEN tblpages - est_tblpages_ff > 0 THEN (tblpages - est_tblpages_ff) * bs / 1024 ELSE 0 END AS bloat_size_kb, CASE WHEN tblpages > 0 AND tblpages - est_tblpages_ff > 0 THEN 100 * (tblpages - est_tblpages_ff) / tblpages::float ELSE 0 END AS bloat_size_percent FROM ( SELECT ceil(reltuples / ((bs - page_hdr) / tpl_size)) + ceil(toasttuples / 4) AS est_tblpages, ceil(reltuples / ((bs - page_hdr) * fillfactor / (tpl_size * 100))) + ceil(toasttuples / 4) AS est_tblpages_ff, tblpages, fillfactor, bs, schemaname, tblname FROM ( SELECT (4 + tpl_hdr_size + tpl_data_size + (2 * ma) - CASE WHEN tpl_hdr_size % ma = 0 THEN ma ELSE tpl_hdr_size % ma END - CASE WHEN ceil(tpl_data_size)::int % ma = 0 THEN ma ELSE ceil(tpl_data_size)::int % ma END ) AS tpl_size, (heappages + toastpages) AS tblpages, reltuples, toasttuples, bs, page_hdr, schemaname, tblname, fillfactor, ma, tpl_hdr_size, tpl_data_size FROM ( SELECT ns.nspname AS schemaname, tbl.relname AS tblname, tbl.reltuples, tbl.relpages AS heappages, COALESCE(toast.relpages, 0) AS toastpages, COALESCE(toast.reltuples, 0) AS toasttuples, COALESCE(substring(array_to_string(tbl.reloptions, ' ') FROM 'fillfactor=([0-9]+)')::smallint, 100) AS fillfactor, current_setting('block_size')::numeric AS bs, CASE WHEN version() ~ 'mingw32|64-bit|x86_64|ppc64|ia64|amd64' THEN 8 ELSE 4 END AS ma, 24 AS page_hdr, 23 + CASE WHEN MAX(COALESCE(s.null_frac, 0)) > 0 THEN (7 + count(s.attname)) / 8 ELSE 0 END + CASE WHEN bool_or(att.attname = 'oid' AND att.attnum < 0) THEN 4 ELSE 0 END AS tpl_hdr_size, SUM((1 - COALESCE(s.null_frac, 0)) * COALESCE(s.avg_width, 0)) AS tpl_data_size FROM pg_attribute AS att JOIN pg_class AS tbl ON att.attrelid = tbl.oid JOIN pg_namespace AS ns ON ns.oid = tbl.relnamespace LEFT JOIN pg_stats AS s ON s.schemaname = ns.nspname AND s.tablename = tbl.relname AND s.attname = att.attname LEFT JOIN pg_class AS toast ON tbl.reltoastrelid = toast.oid WHERE NOT att.attisdropped AND tbl.relkind IN ('r', 'm') GROUP BY 1, 2, 3, 4, 5, 6, 7, 8, 9 ) AS inner_subquery ) AS mid_subquery ) AS bloat_subquery WHERE schemaname = 'public' ORDER BY schema_name, table_name; metrics: - schema_name: usage: "LABEL" description: "Schema name" - table_name: usage: "LABEL" description: "Table name" - bloat_size_kb: usage: "GAUGE" description: "Bloat size in KB" - bloat_size_percent: usage: "GAUGE" description: "Bloat size as a percentage" -
設定資料來源環境變數。
export DATA_SOURCE_NAME="postgresql://postgres_exporter:<password>@<POSTGRES_HOST>:5432/postgres?sslmode=require"注意:
<POSTGRES_HOST>是主要端點 FQDN。您可以在 OCI 主控台的 PostgreSQL 叢集詳細資訊頁面中找到它。 -
啟動 PostgreSQL 匯出程式。
使用下列命令,以自訂
queries.yaml檔案執行 PostgreSQL 匯出程式。這會啟動連接埠9187的匯出程式,並將輸出記錄至exporter.log。nohup /usr/local/bin/postgres_exporter --extend.query-path=/home/opc/queries.yaml --web.listen-address=":9187" > exporter.log 2>&1 &注意:若要讓事情在重新啟動之後持續執行,請考慮使用 systemd 設定服務。
-
驗證匯出程式。
curl http://localhost:9187/metrics
任務 3:安裝與設定 Prometheus
-
安裝 Prometheus 。
wget https://github.com/prometheus/prometheus/releases/download/v2.52.0/prometheus-2.52.0.linux-amd64.tar.gz tar -xvf prometheus-2.52.0.linux-amd64.tar.gz sudo mv prometheus-2.52.0.linux-amd64/prometheus /usr/local/bin/ sudo mv prometheus-2.52.0.linux-amd64/promtool /usr/local/bin/ -
建立 Prometheus 組態。
使用下列內容建立
/etc/prometheus/prometheus.yml檔案。global: scrape_interval: 15s scrape_configs: - job_name: 'postgres_exporter' static_configs: - targets: ['127.0.0.1:9187'] -
開始 Prometheus 。
nohup prometheus --config.file=/etc/prometheus/prometheus.yml > prometheus.log 2>&1 &注意:若要讓事情在重新啟動之後持續執行,請考慮使用 systemd 設定服務。
-
驗證目標。
請造訪此處:
http://<instance_ip>:9090/targets。
任務 4:安裝與設定 Grafana
-
安裝 Grafana 。
sudo yum install -y https://dl.grafana.com/oss/release/grafana-10.4.2-1.x86_64.rpm sudo systemctl enable grafana-server sudo systemctl start grafana-server -
登入 Grafana 。
移至下列 URL:
http://<instance_ip>:3000,然後輸入使用者名稱作為admin,輸入密碼作為admin。 -
將資料來源新增至 Grafana 。
-
前往連線、資料來源,然後按一下新增資料來源。
-
選取 Prometheus 。
-
輸入 URL 作為
http://localhost:9090。

-
-
匯入 PostgreSQL 儀表板。
-
選取匯入儀表板。
-
從 Grafana 儀表板匯入 9628 儀表板 ID。

-
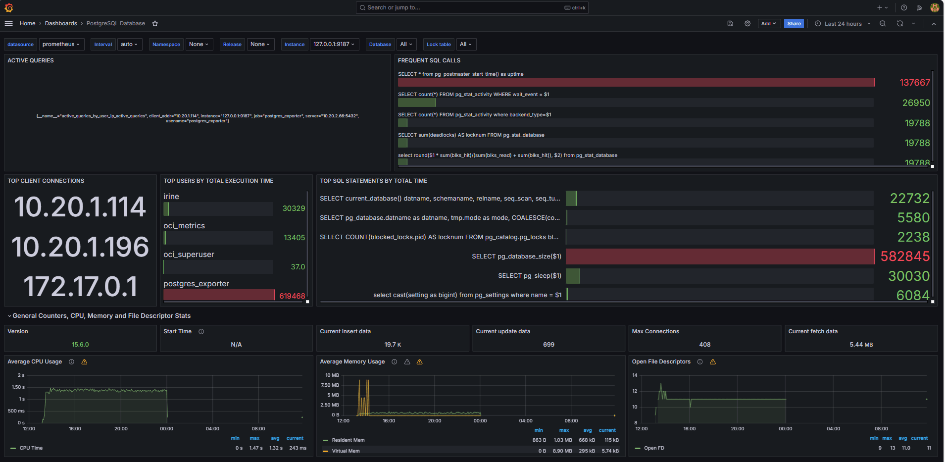
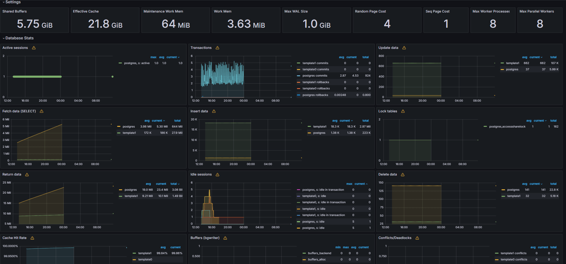
任務 5:使用 Grafana 中的 PostgreSQL 指標探索 OCI 資料庫
下列影像顯示最終儀表板。


-
從 Grafana 的瀏覽頁籤檢視自訂
queries.yaml檔案公開的指標。 -
新增視覺化項目:
- 最慢的 SQL 敘述句排行榜。
- 常用使用者。
- 作用中查詢。
- 常用從屬端 IP。
- 查詢頻率 (大多數稱為查詢)。
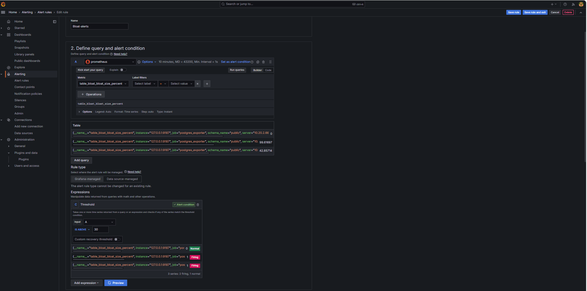
工作 6:在 Grafana 中使用 PostgreSQL Bloat 指標設定 OCI 資料庫的警示
-
收集 Bloat 測量結果。
-
自訂 SQL 查詢是用來根據 PostgreSQL 系統目錄檢視 (例如
pg_class、pg_namespace、pg_attribute和pg_stats) 來預估表格浮點數。 -
此查詢會透過 PostgreSQL 匯出程式將其新增至
queries.yaml檔案 (如任務 2.2 所示) 以顯示為自訂度量,隨後由 Prometheus 刮除。
-
-
設定警示規則。
-
瀏覽至警示,然後按一下 Grafana 中的警示規則。
-
按一下 + 新警示規則。

-
輸入警示規則的名稱。
-
選取 Prometheus 作為資料來源。
-
在定義查詢與警示條件區段中,輸入下列資訊。
-
搜尋
table_bloat_bloat_size_percent測量結果。 -
在警示條件產生器中,輸入下列資訊。
-
設定輸入:選取 A 。
-
條件:選取 IS ABOVE 30 。
注意:您可以按一下預覽來驗證警示是否會在目前的條件下觸發。

-
-
-
在設定評估行為區段中,輸入下列資訊。
-
按一下 + 新評估群組。
-
評估群組:輸入
postgres-bloat-alerts。 -
評估間隔:選取
5m(這定義 Grafana 評估警示規則的頻率)。 -
擱置期間:設為
5m(警示觸發前必須持續 5 分鐘保持真)。這應該等於或大於評估間隔。
-
-
按一下儲存規則和結束以啟用警示。


-
-
透過 SMTP (Gmail) 設定電子郵件警示。
若要在 Grafana 中啟用警示的電子郵件通知,請設定
grafana.ini檔案的smtp區段。-
在您已安裝 Grafana 的 OCI Compute 執行處理中編輯 Grafana 組態檔。
sudo nano /etc/grafana/grafana.ini -
取消註解並以下列內容更新
smtp區段。[smtp] enabled = true host = smtp.gmail.com:587 user = your_email@gmail.com password = *************** skip_verify = true from_address = your_email@gmail.com from_name = Grafana ehlo_identity = localhost startTLS_policy = OpportunisticStartTLS enable_tracing = false注意:若要使用 Gmail,您必須啟用兩步驟驗證,並從您的 Google 帳戶設定值產生 App 密碼。請勿使用一般 Gmail 密碼。
-
儲存組態之後,請使用下列命令重新啟動 Grafana 以套用變更。
sudo systemctl restart grafana-server
-
-
設定警示通知的聯絡點。
聯絡點定義當觸發規則時,Grafana 傳送警示的位置和方式,例如電子郵件、Slack、Webhook 等等。
-
導覽至警示,然後按一下 Grafana 中的聯絡點。
-
按一下 + 新增聯絡點以建立聯絡點,或選取並編輯現有聯絡點。
-
若要設定電子郵件聯絡點,請輸入下列資訊。
-
名稱:輸入聯絡點名稱 (例如,
grafana-default-email)。 -
整合:選取電子郵件。
-
地址:輸入一或多個電子郵件地址。
-
-
按一下測試以驗證電子郵件傳遞。
-
按一下儲存聯絡點。

-
-
設定通知原則。
Grafana 中的通知原則可控制警示遞送至聯絡點的方式與時間。設定聯絡點後,您必須建立通知政策,以將警示連接至該聯絡點。
-
瀏覽至警示,然後按一下 Grafana 中的通知原則。
-
按一下預設原則上的編輯或 + 新原則。
-
在預設聯絡點下,選取您的聯絡資訊 (
grafana-default-email)。 -
在分組依據下,您可以根據標籤值將警示分組,例如:
-
grafana_folder -
alertname
-
-
按一下時機選項,然後輸入下列資訊。
-
群組等待:選取 30s ,這是傳送群組中第一個警示之前等待的時間。
-
群組間隔:選取 5m ,這是分組警示批次之間的時間。
-
重複間隔:選取 30m ,這是在觸發時重新傳送相同警示的時間。
-
-
按一下更新預設原則即可儲存。

-
-
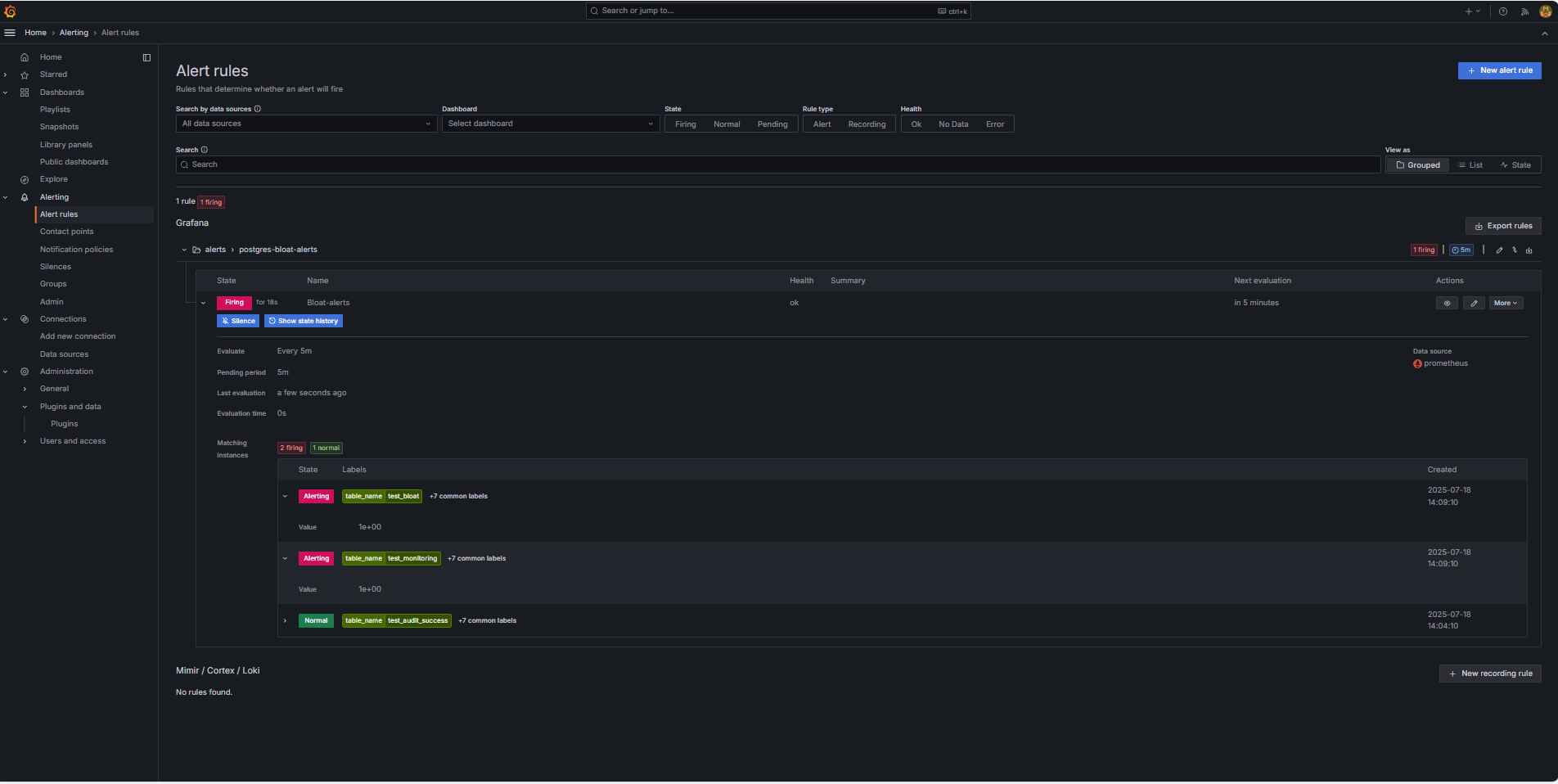
觸發並驗證警示。
-
模擬臨界值違規 (選擇性) 。
若要測試警示觸發,您可以:
-
暫時降低警示臨界值 (例如,設定
bloat_size_percent > 0)。或者,
-
在大型測試表格上執行重複的 UPDATE 或 DELETE 作業,以介紹 bloat。
-
-
等待評估。
Grafana 會在您定義的評估間隔 (例如,每 5 分鐘) 檢查警示條件。如果待處理期間的條件為真 (例如,5 分鐘),將會觸發警示。
-
電子郵件傳遞檢查。
觸發時,將會透過設定的 SMTP 聯絡點 (例如 Gmail) 傳送警示。檢查收件者地址的收件匣,以取得來自 Grafana 的通知電子郵件。

-
Grafana UI 意見。
導覽至警示,然後按一下警示規則以檢視警示狀態。您會在警示規則頁面中看到狀態指標,例如觸發。

-
相關連結
確認
- 作者 - Irine Benoy (開放原始碼資料黑帶)
其他學習資源
在 docs.oracle.com/learn 上探索其他實驗室,或在 Oracle Learning YouTube 頻道上存取更多免費學習內容。此外,請造訪 education.oracle.com/learning-explorer 以成為 Oracle Learning Explorer。
如需產品文件,請造訪 Oracle Help Center 。
Monitor an OCI Database with PostgreSQL using Prometheus and Grafana
G39873-01
Copyright ©2025, Oracle and/or its affiliates.