내화성 최적화
내화 응용 기계 생산을위한 새로운 라이닝을 준비하거나 공장 물류가 허용 할 때 벽 두께를 늘리기 위해 라이닝을 수리하십시오.
짧은 생산 정지 동안 내화성 라이닝의 마모 된 영역을 복구함으로써,이 기계는 다음 시간 벽 두께가 임계 임계값에 도달 할 때까지 기존 라이닝을 사용하여 추가 강철 배치를 생산 할 수 있도록 임계 임계값 위의 벽 두께를 증가시킵니다. 이 주기는 라이닝이 수명 종료 시점에 도달할 때 총 비용이 증가할 때까지 계속되며, 이때 관계식을 위해 프로세스를 종료해야 합니다.
비즈니스 솔루션
- 내화성 적용 기계의 가동 시간을 늘려 강철 제조업체의 생산량을 높입니다.
- 내화 자재 사용 및 재고 비용 절감
- 지연 없이 내화재의 성능 및 사용 투명성을 개선합니다.
- 부품 가용성 및 숙련된 인력을 기반으로 교체 시간을 더 잘 예측하여 내화 응용 프로그램의 서비스 효율성을 개선합니다.
- 이산화탄소(CO2)의 강제 배출을 줄여 지속 가능성을 지원합니다. 예를 들어, MgO의 1톤은 1톤의 CO2 배출량을 생산할 수 있습니다.
페르소나
이 구조는 내화 최적화 솔루션에 대한 워크플로우 및 대상 가상 사용자를 보여줍니다.

그림 smart-mfg-personas.png에 대한 설명
이 예에서 다음 리소스는 데이터를 사용합니다.
- MES(Manufacturing Execution System), Data Historian 및 Enterprise Applications를 포함하여 다양한 소스에서 수집된 데이터는 Oracle Autonomous Database로 흐릅니다.
- Plant Sensors 및 Refractory Data에서 수집된 데이터는 데이터 레이크로 흐릅니다.
가상 사용자는 다음과 같이 데이터를 사용합니다.
- 공장 관리자: 내화 소비 및 유지 관리를 포함한 비용을 추적하고 예측을 기반으로 추가 내화 자재에 대한 주문을 발행합니다.
- 프로세스 엔지니어: 기능 테스트(매개변수 상관관계)를 수행하고, 생산 및 운영 이상치를 분석하고, 내화 분석을 검토합니다.
- 데이터 과학자: 머신 러닝(ML) 모델을 설계하여 유지보수 기간과 내화 소비를 예측합니다.
기술 솔루션
- 머신의 이상을 감지하고 통지를 발행합니다.
- 내화 소비를 수집하여 현재 캠페인에 대한 예측을 제공합니다.
- 유지 관리 윈도우(Maintenance windows)에 대한 예측을 생성합니다.
- 최대 1kg의 내화 자재 소비를 분석하고 계획된 캠페인에 대한 향후 자재 주문을 예측합니다.
구조
운영 데이터는 고객의 연결된 내화 애플리케이션 시스템에서 수신됩니다. 이 데이터는 OCI 데이터 플로우를 사용하여 정리한 후 Oracle Autonomous Database에 저장하여 뱃치로 스트리밍하거나 수집할 수 있습니다. 이 데이터는 OCI 데이터 플로우를 사용하여 정리한 후 분석을 위해 Manufacturing Lakehouse로 전송됩니다. 내화 소비 데이터는 OCI Data Science를 사용하여 개발 및 배포된 사용자정의 머신 러닝 알고리즘에 제공됩니다. 하나의 알고리즘은 Oracle Fusion Cloud Maintenance에서 작업 지시를 생성하는 내화 애플리케이션 머신의 예측 유지 관리를 수행합니다. 다른 알고리즘은 Supply Chain Management에 공급되는 현재 또는 계획된 캠페인에 대한 미래 내화 소비를 예측합니다. IoT Production Monitoring 또는 Grafana와 같은 타사 도구를 사용하여 운영 데이터의 현재 판독값 및 과거 추세를 파악할 수 있습니다.

그림 smart-mfg-architecture.png에 대한 설명
이 구조는 다음과 같은 기능과 이점을 제공할 수 있습니다.
- 내화 소비를 안정적으로 추적
- 모든 관련 내화 애플리케이션 머신 센서 모니터링
- 합리적인 정확도로 몇 주 전에 내화성 소비 예측
- 내화 응용 프로그램 기계 구성 요소를 확인하거나 변경하는 경우 권장
- 내화 수량의 재주문에 대한 제안 작성
이 구조는 다음 구성 요소를 지원합니다.
- 스트리밍
Oracle Cloud Infrastructure Streaming은 거의 실시간으로 소비하고 처리할 수 있는 대용량의 연속 데이터 스트림을 입수하기 위한 확장 가능하며 내구성 있는 전담 관리 스토리지 솔루션을 제공합니다. Streaming을 사용하여 애플리케이션 로그, 운영 원격 측정, 웹 클릭-스트림 데이터와 같은 대용량 데이터의 수집을 수행하거나, 게시-구독 메시징 모델에서 데이터가 연속적, 순차적으로 생성되고 처리되는 다른 사용 사례에 사용할 수 있습니다.
- Oracle Data Integration
Oracle Integration은 애플리케이션을 통합하고, 프로세스를 자동화하고, 비즈니스 프로세스에 대한 통찰력을 얻고, 시각적 애플리케이션을 생성할 수 있는 전담 관리 서비스입니다.
시스템 간의 최적의 데이터 플로우를 위해 OCI 데이터 통합을 사용합니다. 선언적, 코딩이 필요 없는 또는 코딩이 적게 필요한 ETL 및 데이터 파이프라인 개발을 지원합니다.
- Oracle GoldenGate Cloud Service입니다.
Oracle GoldenGate Cloud Service는 클라우드와 클라우드, 클라우드, 비클라우드 데이터베이스 간에 데이터를 마이그레이션, 통합 또는 오프로드하기 위한 실시간 클라우드 서비스입니다. 이러한 데이터베이스에는 Oracle Base Database Service, Oracle Big Data Cloud Service, Oracle MySQL Cloud Service 및 Oracle GoldenGate에서 지원하는 모든 데이터베이스가 포함됩니다. Oracle GoldenGate Cloud Service를 사용하면 인프라 또는 플랫폼 요구사항을 직접 설정하지 않고도 클라우드에서 Oracle GoldenGate 환경을 빠르게 구성할 수 있습니다.
- Autonomous Database
Oracle Cloud Infrastructure Autonomous Database는 트랜잭션 처리 및 데이터 웨어하우징 워크로드에 사용할 수 있는 사전 구성된 전담 관리 데이터베이스 환경입니다. 하드웨어를 구성 또는 관리하거나 소프트웨어를 설치할 필요가 없습니다. Oracle Cloud Infrastructure는 데이터베이스 생성, 데이터베이스 백업, 패치, 업그레이드 및 조정을 처리합니다.
- 객체 스토리지
오브젝트 스토리지를 사용하면 데이터베이스 백업, 애널리틱스 데이터, 이미지 및 비디오와 같은 풍부한 컨텐츠를 비롯하여 모든 컨텐츠 유형의 구조적 및 비구조적 데이터에 신속하게 접근할 수 있습니다. 인터넷 또는 클라우드 플랫폼 내에서 직접 안전하게 데이터를 저장하고 검색할 수 있습니다. 성능 또는 서비스 신뢰성의 저하를 경험하지 않고도 스토리지를 원활하게 확장할 수 있습니다. 빠르고 즉각적이며 자주 액세스하는 데 필요한 "핫" 스토리지에 표준 스토리지를 사용합니다. 장기간 보존하고 거의 액세스하지 않는 "콜드" 스토리지에 아카이브 스토리지를 사용합니다.
- 데이터 흐름
OCI(Oracle Cloud Infrastructure) 데이터 플로우는 배포 또는 관리할 인프라 없이 매우 큰 데이터 세트에서 처리 작업을 수행하는 전담 관리 Apache Spark 서비스입니다. 또한 개발자는 Spark Streaming을 사용하여 지속적으로 생성된 스트리밍 데이터에 대해 클라우드 ETL을 수행할 수 있습니다. 이를 통해 개발자는 인프라 관리가 아닌 앱 개발에 집중할 수 있으므로 신속한 애플리케이션 제공이 가능합니다.
- 데이터 카탈로그
Oracle Cloud Infrastructure Data Catalog는 엔터프라이즈 데이터를 위한 완전 관리형 셀프서비스 데이터 검색 및 거버넌스 솔루션입니다. 데이터 엔지니어, 데이터 과학자, 데이터 관리자 및 최고 데이터 책임자는 조직의 기술, 비즈니스 및 운영 메타데이터를 관리할 수 있는 단일 협업 환경을 제공합니다.
- 데이터 레이크하우스
데이터 레이크하우스는 모든 데이터를 저장, 이해 및 분석할 수 있는 개방형 최신 아키텍처입니다. 데이터 웨어하우스의 성능과 다양성을 가장 널리 사용되는 오픈 소스 데이터 레이크 기술의 광범위하고 유연하게 결합합니다. OCI(Oracle Cloud Infrastructure)에서 데이터 레이크하우스를 구축하여 최신 AI 프레임워크 및 사전 구축된 AI 서비스를 사용할 수 있습니다.
동급 최강의 데이터 웨어하우스 및 데이터 관리 서비스와 결합된 관리형 Spark, Hadoop, Elasticsearch 및 Kafka 호환 서비스의 포괄적인 플랫폼을 통해 모든 데이터에 대한 새로운 통찰력을 확보할 수 있습니다.
- 인공 지능
Oracle Cloud Infrastructure AI Services는 OCI AI 이상 감지 및 예측 서비스를 비롯한 서비스 모음으로, 개발자가 애플리케이션 및 비즈니스 운영에 AI를 더 쉽게 적용할 수 있도록 사전 구축된 머신 러닝 모델을 제공합니다.
- 데이터 과학
Oracle Cloud Infrastructure Data Science는 데이터 과학 팀이 Oracle Cloud Infrastructure(OCI)에서 머신 러닝(ML) 모델을 구축, 교육 및 관리하는 데 사용할 수 있는 완전 관리형 서버 미사용 플랫폼입니다. Oracle Autonomous Data Warehouse, Oracle Cloud Infrastructure Object Storage 등의 다른 OCI 서비스와 쉽게 통합할 수 있습니다. 기업에서 신뢰할 수 있는 데이터를 신속하게 작동하도록 함으로써 비즈니스 유연성을 높이는 고품질 머신 러닝 모델을 구축하고 평가할 수 있으며, ML 모델을 보다 쉽게 배포하여 데이터 기반 비즈니스 목표를 지원할 수 있습니다.
- 통지
Oracle Cloud Infrastructure Notifications 서비스는 게시-구독 패턴을 통해 분산된 구성요소로 메시지를 브로드캐스트하며, Oracle Cloud Infrastructure에서 호스트된 애플리케이션에 대해 안전하고 신뢰성이 높으며 대기 시간, 지속 가능한 메시지를 제공합니다.
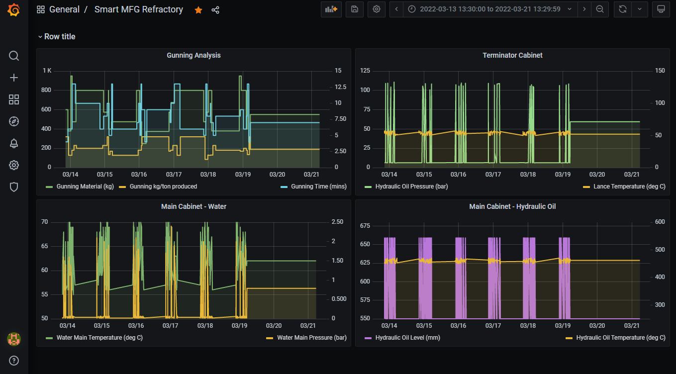
- Grafana
Grafana는 오픈 소스 분석 및 대화형 시각화 웹 애플리케이션입니다. 다양한 데이터 소스를 사용하여 웹에 대한 차트 및 그래프를 생성합니다.
- 분석
Oracle Analytics Cloud는 데이터 준비, 시각화, 엔터프라이즈 보고, 증강 분석, 자연어 처리 및 생성을 위한 최신 AI 기반 셀프 서비스 분석 기능을 통해 비즈니스 분석가를 지원하는 확장 가능하고 안전한 퍼블릭 클라우드 서비스입니다. Oracle Analytics Cloud를 사용하면 빠른 설정, 손쉬운 확장 및 패치 적용, 자동화된 라이프사이클 관리 등 유연한 서비스 관리 기능을 이용할 수 있습니다.
대시보드
다음은 내화 최적화 솔루션의 대시보드 예입니다.
Oracle Analytics Cloud 대시보드에는 머신 러닝 모델의 출력이 표시됩니다. Plant Manager는 이 대시보드를 사용하여 데이터에서 실행 가능한 통찰력을 식별할 수 있습니다.
그림 oac-dashboard-refractory.png에 대한 설명
IoT 데이터는 내화 애플리케이션 시스템에서 OCI로 흐릅니다. 이 데이터는 Grafana에서 신속하게 표시할 수 있습니다. 엔지니어는 Grafana를 사용하여 내화 애플리케이션 시스템에서 운영 데이터를 원격으로 모니터링할 수 있습니다.

그림 grafana-dashboard-refractory.png에 대한 설명