注意:
ここをクリックすると、Enterprise Manager Cloud Control 12cを使用して、クラウド・セルフ・サービス・ポータルを通じた新しいデプロイメント・リクエストの作成、リクエストしたデプロイメントの管理、メータリングとチャージバックの情報の追跡、およびクラウド・ポリシーの作成と強制を可能にする方法について、視覚的デモンストレーションを参照できます。
「リクエスト」タブに、SSAユーザーの実行したすべてのリクエストが表示されます。
図7-3 リクエスト

リクエストの名前、ステータス、開始日と終了日、リクエストのタイプ、サーバーの数、合計CPU、メモリーが表示されます。「名前」をクリックして、リクエストの詳細を示すリクエスト詳細ページにドリルダウンします。
次の操作を実行できます。
リクエストの編集: 次のタイプのリクエストを編集できます。
スケジュール済: 「スケジュール済」のリクエストを選択し、「編集」をクリックしてリクエスト構成の詳細を変更します。サーバーのリクエスト・ウィザードが表示され、必要に応じてリクエスト・サーバー構成を変更できます。詳細は、「サーバーのリクエスト」を参照してください。
実行済: 正常に実行されたリクエストを選択し、「編集」をクリックします。表示されるウィンドウで、リクエストの新しい終了日を指定し、「編集」をクリックしてリクエストを編集します。
リクエストの削除: スケジュール済または実行済のリクエストを選択し、「削除」をクリックしてリクエストを削除します。
「サーバー」タブをクリックして、ゾーンに従ってグループ化されたサーバーのリストが表示されます。このページで、セルフ・サービス・ユーザーは、特定のアセンブリおよびテンプレートのデプロイメント、層および各層のサーバーを表示できます。リクエストしたサーバーのリストを参照し、サーバー名またはタグに基づいて検索を実行できます。
図7-4 マイ・サーバー

アセンブリまたは層インスタンスのホームページにドリルダウンするか、サーバー名をクリックしてサーバーの詳細ページにドリルダウンできます。このページから、次の操作を実行できます。
サーバーのリクエスト: 特定の期間、サーバーをリクエストまたは予約します。詳細は、「サーバーのリクエスト」を参照してください。
アセンブリ: アセンブリ・インスタンスの起動、停止、削除および層の追加ができます。リストからアセンブリ・インスタンスを選択し、「アクション」メニューから適切なオプションを選択します。「アセンブリの操作の実行」を参照してください。
層: 層インスタンスの起動、停止、スケール・アップおよびスケール・ダウンができます。リストから層インスタンスを選択し、「アクション」メニューから適切なオプションを選択します。「層の操作」を参照してください。
サーバー: サーバーの構成変更、サーバーの停止、起動または再起動、サーバーのクローニング、VNCコンソールのテンプレートとして保存、一時停止、再開および起動ができます。「サーバーの操作」を参照してください。
ゾーンの詳細ページには、SSAゾーンのすべてのアセンブリ、層およびサーバーの詳細が表示されます。
図7-5 ゾーンの詳細ページ

このページでは、選択したエンティティに応じて次のオプションを実行できます。
層インスタンス、アセンブリ・インスタンスまたはサーバー・リンクをクリックして、「詳細」ページにドリルダウンできます。
アセンブリ・インスタンスに次の操作を実行できます。
起動: アセンブリ・インスタンスを選択し、「アクション」メニューから「起動」を選択します。確認メッセージが表示されます。「起動」をクリックすると、「アセンブリのインスタンスの開始」ジョブが発行されます。アセンブリ・インスタンスは、停止している場合にのみ起動できます。
停止: アセンブリ・インスタンスを選択し、「アクション」メニューから「停止」を選択します。確認メッセージが表示されます。「停止」をクリックすると、「アセンブリ・インスタンスの終了」ジョブが発行されます。アセンブリ・インスタンスは、起動している場合にのみ停止できます。
削除: アセンブリ・インスタンスを選択し、「アクション」メニューから「削除」を選択します。確認メッセージが表示されます。「削除」をクリックすると、「アセンブリ・インスタンスの削除」ジョブが発行されます。
層の追加: アセンブリ・インスタンスを選択し、「アクション」メニューから「層の追加」を選択します。
このページには、SSAのアセンブリ・インスタンスの詳細が表示されます。
図7-6 アセンブリの詳細ページ

内容は次のとおりです。
一般: このセクションには、アセンブリの名前、所属するゾーン、アセンブリによってデプロイされたサーバーまたはゲストVMの合計数、およびアセンブリの作成日が表示されます。
メンバー: ここには、アセンブリ内のメンバーの階層ビューが表示されます。リンクをクリックすると、メンバーのホームページにドリルダウンします。
リクエスト: このセクションには、アセンブリとそのメンバーに対応するすべてのリクエストがリストされます。リクエストのリンクをクリックすると、リクエスト詳細ページにドリルダウンします。
アセンブリ・インスタンスに対して「起動」、「停止」、「削除」、「層の追加」などの操作を実行できます。「アセンブリ」メニューから必要なオプションを選択し、確認ページで「OK」をクリックして選択した操作を実行します。
アセンブリ層インスタンスに次の操作を実行できます。
起動: 層インスタンスを選択し、「アクション」メニューから「起動」を選択します。確認メッセージが表示されます。「起動」をクリックすると、「層インスタンスの開始」ジョブが発行されます。層インスタンスは、停止している場合にのみ起動できます。
停止: 層インスタンスを選択し、「アクション」メニューから「停止」を選択します。確認メッセージが表示されます。「停止」をクリックすると、「層インスタンスの終了」ジョブが発行されます。層インスタンスは、起動している場合にのみ停止できます。
スケール・アップ: 層インスタンスをスケール・アップするか、それに別のサーバーを追加できます。「層インスタンスのスケール・アップ」を参照してください。
スケール・ダウン: 層に含まれるサーバーをスケール・ダウンまたは停止できます。「層インスタンスのスケール・ダウン」を参照してください。
拡張可能な層では、複数のサーバーを作成できます(上限と下限があります)。層のスケーラビリティは、アセンブリでの層の定義方法によって異なります。詳細は、「Oracle Virtual Assemblies (OVA)を使用したゲスト仮想マシンのプロビジョニング」を参照してください。層インスタンスをスケール・アップするには、次の手順に従います。
層に属するサーバーをスケール・ダウンできます。層をスケール・ダウンするには、次の手順に従います。
EM_SSA_USERロールを持つユーザーとして、Enterprise Managerにログインします。このページには、SSAの層インスタンスの詳細が表示されます。内容は次のとおりです。
一般: このセクションには、層の名前、所属するゾーン、デプロイされたサーバーまたはゲストVMの合計数、および層の作成日が表示されます。
メンバー: ここには、層内のメンバーの階層ビューが表示されます。リンクをクリックすると、メンバーのホームページにドリルダウンします。
リクエスト: このセクションには、層とそのメンバーに対応するすべてのリクエストがリストされます。リクエストのリンクをクリックすると、リクエスト詳細ページにドリルダウンします。
層インスタンスに対して、「起動」、「停止」、「スケール・アップ」、「スケール・ダウン」などの操作を実行できます。「層」メニューから必要なオプションを選択し、確認ページで「OK」をクリックして選択した操作を実行します。
サーバーに次の操作を実行できます。
構成の変更: 変更するサーバーを選択し、「アクション」メニューから「構成の変更」を選択します。構成を変更する場合、サーバーのステータスは「停止中」である必要があることに注意してください。
クローン: クローニングするサーバーを選択し、「アクション」メニューから「クローン」を選択します。次を参照してください。
削除: 「停止中」または「一時停止中」のサーバーを削除できます。削除するサーバーを選択し、「アクション」メニューから「削除」を選択します。確認メッセージが表示されます。「削除」をクリックすると、「サーバーの削除」ジョブが発行されます。
テンプレートとして保存: 将来使用するために「停止中」または「一時停止中」のサーバーをテンプレートとして保存できます。サーバーを選択し、「アクション」メニューから「テンプレートとして保存」を選択します。「テンプレートとして保存」ページが表示されます。次の詳細を指定できます。
テンプレート名: テンプレートの一意の名前を入力します。
リクエスト名: 「テンプレートとして保存」リクエストの名前を入力します。
キーマップ: サーバーのキーボード・タイプを選択します。
構成: このリージョンで、デフォルトおよび最大のメモリーとCPU数を指定できます。
「OK」をクリックするとテンプレートとして保存されます。
起動: 「停止中」のサーバーを選択し、「アクション」メニューから「起動」 を選択します。確認メッセージが表示されます。「起動」をクリックすると、「サーバーの起動」ジョブが発行されてサーバーが起動します。
停止: 起動して実行中のサーバーを選択し、「アクション」メニューから「停止」を選択します。確認メッセージが表示されます。「停止」をクリックすると、「サーバーの停止」ジョブが発行されてサーバーが停止します。
再起動: 起動して実行中のサーバーを再起動できます。
一時停止: 起動して実行中のサーバーを選択し、「アクション」メニューから「一時停止」を選択します。確認メッセージが表示されます。「一時停止」をクリックすると、「サーバーの中断」ジョブが発行されます。
再開: 「一時停止中」のサーバーを選択し、「アクション」メニューから「再開」を選択します。確認メッセージが表示されます。「再開」をクリックすると、「サーバーの再開」ジョブが発行されてサーバーが起動します。
VNCコンソールの起動: 「アクション」メニューからこのオプションを選択すると、VNCコンソールが起動します。このオプションは、サーバーが起動して実行中の場合にのみ使用できます。
変更するサーバーを選択し、「アクション」メニューから「構成の変更」を選択します。「構成の変更」ページが表示されます。「サーバー・サイズ」、「キーマップ」、「タグ」、「ネットワーク」および「記憶域」などの詳細を変更できます。「OK」をクリックして、構成を保存します。
注意:
サーバーが起動して実行中の場合、「最大メモリー」、「最大CPU数」、「ネットワーク」および「ストレージ」は変更できません。これらのパラメータを変更するには、サーバーを停止してから「構成の変更」オプションを選択する必要があります。
サーバーをクローニングして、1つ以上のサーバーを作成できます。サーバーを選択し、「アクション」メニューから「クローン」を選択します。「クローン・サーバー・リクエスト: 一般」ページが表示されます。クローン・リクエストの名前を入力します。クローニングされるソース・サーバーの名前と、クローニングされるサーバーが出現するゾーンが表示されます。「次へ」をクリックして「クローン・サーバー・リクエスト: デプロイメント構成」ページに移動します。このページで、クローニングするサーバーの数と、リソース構成パラメータを指定できます。これらのパラメータは、クローニング対象のすべてのサーバーに適用されます。スケジュールを指定して詳細を確認し、「終了」をクリックして「クローン・サーバー」操作を発行します。
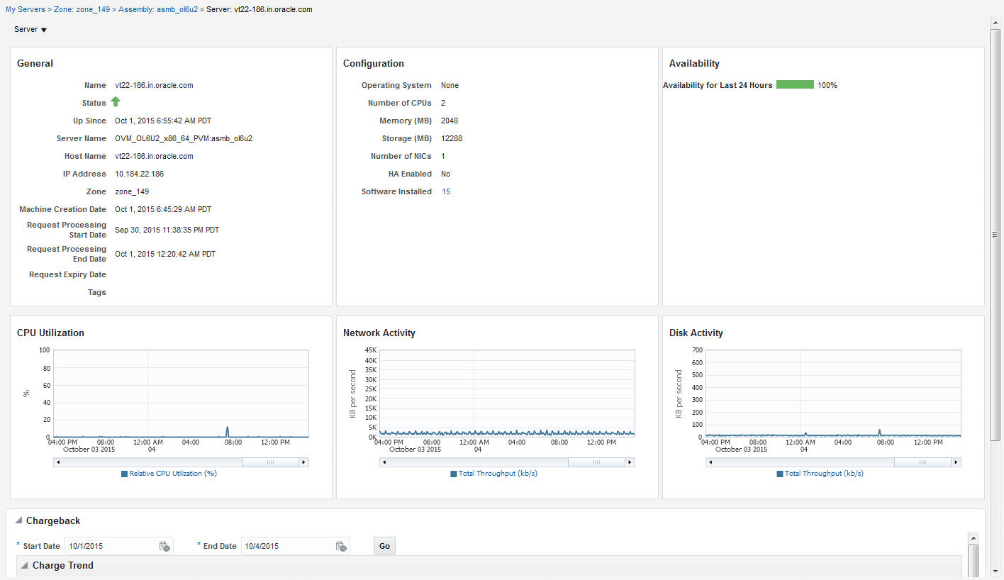
サーバーの詳細ページには、サーバーの詳細情報が表示されます。このページから、VNCコンソールの構成変更、クローニング、停止、再起動、一時停止、再開および起動ができます。
このページには、次のセクションが含まれています。
図7-7 サーバーの詳細ページ

一般: サーバーのステータス、関連ゾーン、使用可能開始日および有効期限などの情報が表示されます。
構成: CPU数、メモリー、記憶域、オペレーティング・システム、およびサーバーにインストールされたその他のソフトウェアなど、サーバーの構成詳細が表示されます。
可用性: 過去24時間のサーバーの可用性ステータスが表示されます。
グラフ: 過去24時間のサーバーのステータスが表示された可用性のグラフ、および、CPU、メモリーおよび記憶域の使用率のグラフを確認できます。
チャージバック詳細: このセクションには、サーバーのすべてのチャージバックの分割データが表示されます。発生したチャージは、サーバーのリクエスト日付から現在の日付まで計算されます。
「記憶域」タブをクリックして、関連付けられているゲストVMによってグループ化された、すべての記憶域要素を表示します。「記憶域」タブには、EM_SSA_USERの所有するすべてのサーバーが、すべての記憶域リソースとともにツリー形式で表示されます。最上位レベルのノードはユーザーの所有するサーバーを表し、サブノードはそのサーバーに属するストレージ・ディスクを表します。次の操作を実行できます。
記憶域のリクエスト: このアクションにより、ユーザーは共有または非共有ストレージ・ディスクをサーバーに追加できます。1つ以上のサーバーを選択し、「記憶域のリクエスト」をクリックします。ディスク名、サイズ、モードを入力します。共有ディスクを追加するには、「共有ディスク」チェック・ボックスを選択します。非共有のストレージ・ディスクを作成すると、それを作成したサーバーでのみ使用可能となります。共有ストレージ・ディスクは、その他のサーバーに割当て可能です。複数のサーバーを選択すると、非共有のストレージ・ディスクのみが作成できます。
記憶域の割当て: このアクションにより、ユーザーは、共有ストレージ・ディスクを、EM_SSA_USERの所有するその他の任意のサーバーに割り当てることができます。サーバーを選択し、「記憶域の割当て」をクリックします。使用可能な共有ストレージ・ディスクのリストが表示されます。リストからディスクを選択し、「OK」をクリックして共有ストレージ・ディスクをサーバーに割り当てます。
記憶域の解放: サーバーを選択し、「記憶域の解放」をクリックします。このアクションにより、ユーザーは、既存の共有または非共有ストレージ・ディスクを解放できます。
「チャージバック」タブをクリックし、チャージバックの詳細を表示します。このタブには、次のセクションがあります。
チャージ傾向: 日付範囲で、様々なメトリックのチャージが表示されます。日付範囲を設定でき、「実行」をクリックするとチャージが再計算されます。
詳細: このセクションには、指定した日付範囲のチャージの詳細が表示されます。「詳細レベル」ドロップダウン・メニューからオプションを選択することで、データの並替えが可能です。「エクスポート」をクリックすると、チャージ・プランの詳細がCSVファイルにエクスポートされます。
チャージ・プラン: このアクションにより、ユーザーは、ゾーンを選択し、チャージ・プランがそのターゲット・タイプに効果的かどうかを確認できます。
Oracle VMゲスト(デフォルト): 拡張チャージ・プランを使用する場合は、OracleゲストVMターゲット・タイプの基本プランがここに表示されます。
「ライブラリ」タブをクリックして、アクセス可能なアセンブリ、テンプレートおよびデプロイ・プランのリストを表示します。次のビューを選択できます。
パブリック: ロールのSSA管理者が公開したリスト。表示権限を持つ対象のアセンブリ、テンプレートおよびデプロイ・プラン。EM_SSA_ADMINISTRATORによって公開されている場合、または別のEM_SSA_USERによって共有可能になっている場合は、アセンブリ、テンプレートまたはデプロイ・プランが表示されます。
プライベート: 所有するアセンブリ、テンプレートおよびデプロイ・プランが含まれます。一般的に、SSAユーザーはアセンブリを所有せず、テンプレートおよびデプロイ・プランを所有する場合がほとんどです。
このページからサーバーをリクエストできます。詳細は、「サーバーのリクエスト」を参照してください。
ソフトウェアのアップロード、所有するソフトウェア・コンポーネントの共有、削除または共有の停止を行うことができます。リストからコンポーネントを選択し、「共有」をクリックします。エンティティを共有するユーザーを1人以上選択し、「共有」をクリックします。
エンティティを共有解除するには、共有されているエンティティをリストから選択し、「共有を停止」をクリックします。このコンポーネントを共有しているユーザーのリストが表示されます。1つ以上のユーザーをリストから選択し、「共有を停止」をクリックします。
ソフトウェアをアップロードするには、「アップロード」をクリックします。表示されるダイアログ・ボックスで、アップロードされるソース・ファイルを選択し、名前および説明を入力し、アップロードするコンポーネントのタイプ(アセンブリまたはテンプレート)を指定します。「アップロード」をクリックして、ソフトウェアをマイ・ライブラリにアップロードします。
「ポリシー」タブをクリックして、定義したポリシーのリストを表示します。ポリシーまたはポリシー・グループに基づいて、新規パフォーマンスまたはスケジュールを作成できます。たとえば、CPUの使用率が90を超えることが5回連続して発生した場合に、自動的に層のスケール・アップを開始するポリシーを定義できます。
ポリシーの作成および使用の詳細は、「クラウド・ポリシーについて」を参照してください。
プリファレンスを変更することで、セルフ・サービス・ポータルの設定をカスタマイズできます。ページの右上のユーザー・メニューから、「プリファレンス」→「SSAポータル設定」を選択します。SSAを使用してリソースをリクエストする前に、次の詳細を指定してユーザー・プロファイルを設定できます。
一般プリファレンス
電子メール・アドレス: 通知の受信に使用されるデフォルトの電子メール・アドレス。
ロケール: クラウド通知を受信するデフォルトのロケール。
リクエスト通知: リクエストの各種ステータスの通知を受信する場合は、このチェック・ボックスを選択します。
リクエスト・ステータス: 「リクエスト通知」チェック・ボックスを選択した場合は、通知を受信することを希望するステータスをこのドロップダウン・リストから選択します。
最初の通知までの日数/2回目の通知までの日数: 「インスタンス期限切れ通知」チェック・ボックスを選択した場合は、最初または2回目の通知が送信されるまでの日数を指定します。
割当ての通知: このチェック・ボックスを選択すると、割当て制限が指定されたしきい値に達したときに通知が送信されます。
割当てしきい値(%): 「割当ての通知」チェック・ボックスを選択した場合は、このフィールドで割当て制限のしきい値を指定します。
セルフ・サービス・ポータル: セルフ・サービス・ポータルにログインしたときに表示されるデフォルトのセルフ・サービス・ポータル・ページを選択します。